블로그

SMS, APM, ITSM, SIEM, NMS, DBMS 등 끊임없이 진화하는 브레인즈컴퍼니 동료들의 솔직담백한 이야기를 들어보세요.


오늘날 많은 기업들이 AWS, 구글, 마이크로소프트 등의 클라우드 서비스를 적극 활용하고 있습니다. 클라우드 서비스는 데이터의 안정성과 가용성을 보장하고, 비용을 절감하며, 자원을 최적화하는 등 다양한 이점을 제공하기 때문인데요.


2024년 클라우드 서비스 시장 전망도 매우 밝습니다. 시장조사기관에 따르면 2024년 클라우드 시장 규모는 약 727.9억 달러에 이를 것으로 예상됩니다. 2023년과 대비하면 16.2% 증가한 수치이죠.


하지만 클라우드 서비스의 이용률이 증가하고 클라우드 인프라가 복잡해짐에 따라, 체계적이고 효율적인 클라우드 관리가 필요한데요.


클라우드 환경에서는 사용한 만큼 비용을 지불하기 때문에 자원을 효율적으로 관리할 수 있어야 하며, 실시간으로 이상 징후를 감지하여 보안을 강화할 수 있는 시스템이 필요합니다.


이러한 관리를 가능하게 해주는 시스템이 바로 CMS(Cloud Service Management System)입니다. 그래서 이번 시간에는 대표적인 CMS 솔루션인 Zenius CMS 사례를 통해, 클라우드 서비스를 관리하는 방법을 자세히 살펴보겠습니다.




│CMS를 이용해 클라우드 서비스 관리하는 법


실시간 성능 모니터링

우선 클라우드 서비스 관리를 할 때 꼭 확인해야 할 첫 번째는, 클라우드 서비스의 세부 성능을 실시간으로 모니터링할 수 있어야 합니다. 클라우드 환경에서는 작은 문제가 큰 장애로 이어질 수 있기 때문에, 실시간 모니터링을 통해 이상 징후를 빠르게 감지하고 대응할 수 있어야 하죠.



external_image

[그림] (왼)AWS EC2 (오)AWS EBS


좀 더 이해하기 쉽게 Zenius CMS를 통해 살펴볼게요. Zenius CMS는 각 서비스에 맞는 주요 지표를 상세히 모니터링할 수 있도록 해줍니다. 예를 들어 AWS EC2와 EBS에서 제공하는 서비스에 맞춰 각각의 구성과 성능 정보를 수집하여, 실시간 모니터링이 가능하죠.



external_image

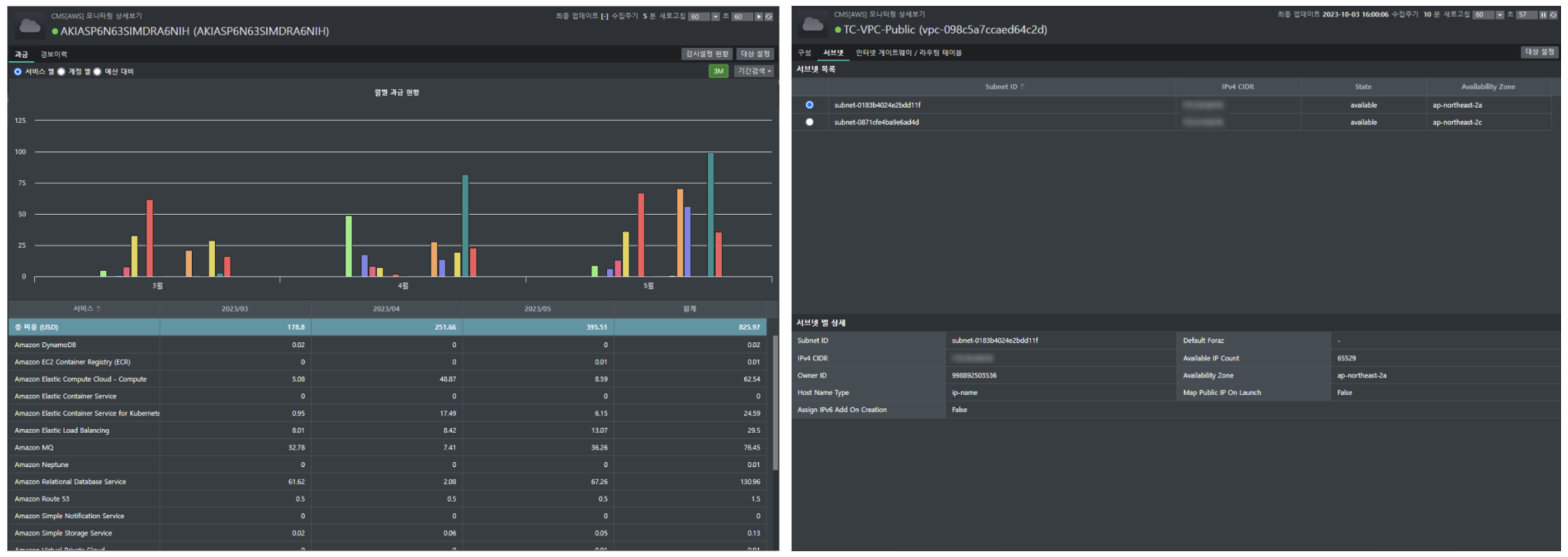
[그림] (왼)Amazon Billing, (오)Amazon VPC


특히 과금 정보를 실시간으로 모니터링할 수 있는 AWS Billing을 통해, 지출 현황을 직관적으로 파악하고 관리할 수 있도록 도와줍니다.


클라우드에서 네트워크를 분리하고 안정하게 관리할 수 있는 VPC(Virtual Private Cloud) 서비스에 대한 상세한 정보도 제공해 주죠. 서비스마다 다른 차트와 그래프를 시각화해서 보여주기 때문에, 직관적으로 확인할 수 있습니다.



[그림] (왼) 관심 서비스 그룹 모니터링 (오) 서비스 그룹 별 대상/항목 설정


또한 Zenius-CMS는 클라우드와 연관된 서비스와 특성에 맞게 그룹핑하여, 한 화면에서 성능 비교를 분석할 수 있습니다. 서비스 그룹 별 대상이나 항목 설정을 할 때도 유용하죠.



클라우드 인프라 구성 시각화

클라우드 서비스 관리를 할 때 꼭 확인해야 할 두 번째는, 복잡한 클라우드 환경을 한눈에 파악할 수 있어야 합니다. 다양한 클라우드 인프라의 복잡한 구성과 서비스 간의 연결 구조를 시각적으로 보여줘야 하죠. 이는 문제 발생 시 신속하게 원인을 파악할 수 있고 해결할 수 있기 때문이죠.



[그림] 클라우드 서비스 맵


Zenius CMS를 통해 다시 한번 살펴볼게요. Zenius CMS는 구성도를 자동으로 생성하여, 클라우드 서비스 맵을 쉽게 확인할 수 있습니다. 현재 사용하고 있는 각 계정에 연결된 클라우드의 구성 현황을 한눈에 파악할 수 있습니다.


또한 이러한 Map 구성을 직접 편집할 수도 있는데요. 손쉬운 Map 구성 편집을 위한 아이콘, 이미지, 폰트 등 다양한 기능을 제공하고 있습니다. 이를 통해 클라우드 환경의 복잡한 구성을 쉽게 이해하고 관리할 수 있습니다.



중앙 통합 관리 시스템

CMS로 클라우드 서비스 관리를 할 때 꼭 확인해야 할 세 번째는, 다양한 클라우드 서비스를 중앙에서 통합 관리할 수 있어야 합니다. 각 서비스의 상태의 성능을 한곳에서 모니터링하고 관리할 수 있어, 관리의 편의성과 효율성이 크게 향상되기 때문인데요.



[그림] 하이브리드 토폴로지 맵


Zenius CMS는 클라우드와 온프레미스 환경(On-Premise)을 통합하여 모니터링이 가능합니다. 이 시스템은 AWS, Azure, GCP 등 멀티 클라우드 서비스의 구성/성능/장애 정보를 직관적으로 모니터링할 수 있죠. 이를 통해 전체 인프라의 연관 관계와 상태를 직관적으로 파악할 수 있습니다.



[그림] 오버뷰


또한 Zenius CMS는 사용자의 관점에 맞게 클라우드 서비스를 한 화면에 구성하여 관리할 수 있습니다. 사용자의 운영 목적이나 환경에 맞춰, 클라우드 서비스 현황/관련 지표/이벤트/토폴로지 등 선택적으로 구성할 수 있습니다. 이를 통해 클라우드 환경을 보다 효율적으로 운영할 수 있죠.








이번 시간에는 CMS 도구를 활용해, 클라우드 서비스 관리 방법을 알아보았습니다.


앞으로 클라우드 서비스는 기업에서 더욱 필수적이며, 그 수요는 지속적으로 증가할 것입니다. 이제는 클라우드 자원을 효율적으로 운영하고 다양한 클라우드 환경에서도 통합 관리할 수 있는 Zenius CMS를 통해 효과적으로 관리해 보세요!





?더보기

Zenius CMS로 효율적으로 클라우드 관리하기



이승현 Technical Consulting팀 사진
이승현Technical Consulting팀

Technical Consulting팀에서 구축 및 제품 전반에 대한 기술 컨설팅을 담당하고 있습니다.

추천 콘텐츠