반복영역 건너뛰기
주메뉴 바로가기
본문 바로가기
제품/서비스
EMS Solution
Features
클라우드 관리
서버관리
데이터베이스 관리
네트워크 관리
트래픽 관리
설비 IoT 관리
무선 AP 관리
교환기 관리
운영자동화
실시간 관리
백업 관리
스토리지 관리
예방 점검
APM Solution
애플리케이션 관리
URL 관리
브라우저 관리
ITSM Solution
서비스데스크
IT 서비스 관리
Big Data Solution
SIEM
AI 인공지능
Dashboard
대시보드
Consulting Service
컨설팅 서비스
고객
레퍼런스
고객FAQ
문의하기
가격
자료실
카탈로그
사용자매뉴얼
회사소개
비전·미션
연혁
2016~현재
2000~2015
인증서·수상
투자정보
재무정보
전자공고
IR자료
새소식
공고
보도자료
오시는 길
채용
피플
컬처
공고
FAQ
블로그
열기
메인 페이지로 이동
블로그
최신이야기
블로그
최신이야기
사람이야기
회사이야기
기술이야기
다양한이야기
최신이야기
검색
기술이야기
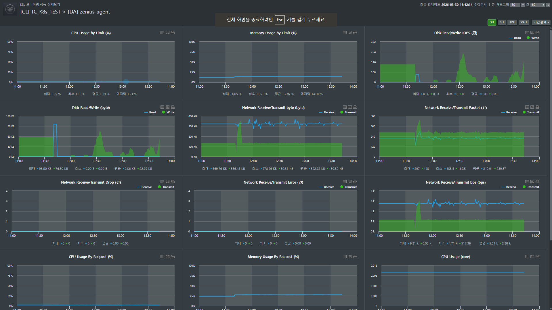
쿠버네티스 워커노드, Zenius K8s로 효과적으로 관리하는 법
기술이야기
쿠버네티스 워커노드, Zenius K8s로 효과적으로 관리하는 법
최근 많은 기업이 클라우드 네이티브 환경으로 전환하며 쿠버네티스(K8s)를 도입하고 있지만, 복잡한 클러스터 내부를 관리하는 것은 결코 쉬운 일이 아닙니다. 특히 담당자가 변경되거나 CLI(명령어 기반 인터페이스)에 익숙하지 않은 운영자라면, 수많은 파드(Pod)와 워커노드의 상태를 일일이 명령어로 확인하다가 중요한 장애 시점을 놓치기도 합니다. 쿠버네티스 모니터링 툴 Zenius K8s의 워커노드 관리 기능은 이러한 운영의 복잡성을 획기적으로 낮춰주는 핵심 기능입니다. 데몬셋(DaemonSet)과 디플로이먼트(Deployment)의 구성 현황부터 과거 설정 변경 이력까지 직관적인 GUI로 제공하여, 누구나 숙련된 엔지니어처럼 인프라를 관리할 수 있게 돕습니다. Zenius K8s를 활용해 워커노드 운영 체계를 표준화하고 가시성을 확보하는 방법을 단계별로 자세히 알아보겠습니다. 기능 구성 및 확인 절차 장애 대응의 시작은 현재 운영 중인 워커노드의 상세 구성을 정확히 파악하는 것입니다. Zenius K8s는 복잡한 YAML 설정을 일일이 분석하지 않아도 GUI 환경에서 모든 정보를 직관적으로 확인할 수 있게 구성되어 있습니다. 쿠버네티스 운영의 핵심인 데몬셋과 디플로이먼트의 상태를 점검하고, 문제가 발생했을 때 원인을 추적하는 과정을 살펴보겠습니다. Step 1. DaemonSet(데몬셋) 정보 확인 [EMS > K8s > 모니터링 > 요약 > 특정 클러스터 클릭 > Workload > DaemonSet] 데몬셋은 클러스터의 모든 노드에 특정 파드가 반드시 실행되도록 보장하는 컨트롤러입니다. 주로 로그 수집기나 모니터링 에이전트처럼 '인프라 관리용' 프로그램을 운영할 때 사용됩니다. 전체 데몬셋의 요약 정보를 확인하고 특정 항목을 클릭하여 상세 분석을 시작합니다. - 기본정보: 데몬셋의 뼈대라고 할 수 있는 어노테이션, 셀렉터, 레이블을 확인합니다. 파드들이 어떤 규칙으로 각 노드에 배포되었는지 파악하는 가장 기초적인 데이터입니다. - 메타 정보: Metadata, Spec, Status 등 상세 설계를 확인하는 곳입니다. 수동 동기화를 통해 정보를 실시간으로 누적할 수 있으며, 이렇게 쌓인 데이터는 나중에 변경 이력을 분석하여 장애 원인을 찾는 소중한 단서가 됩니다. - 성능: CPU, 메모리 등 다양한 성능 지표를 실시간 그래프로 확인합니다. 특히 '성능 팝업' 기능을 이용하면 특정 데몬셋 전용 현황판을 별도로 띄워 집중 관제할 수 있어 매우 편리합니다. - 파드: 해당 데몬셋에 속해 현재 각 노드에서 구동 중인 파드 목록을 확인합니다. 개별 파드가 정상적으로 자원을 소모하고 있는지 요약 정보를 함께 제공합니다. - K8s 이벤트: 시스템 레벨에서 발생한 최근 메시지들을 통해 파드 생성 실패나 이미지 풀링 오류 등 숨겨진 장애 징후를 추적합니다. Step 2. Deployment(디플로이먼트) 정보 확인 [EMS > K8s > 모니터링 > 요약 > 특정 클러스터 클릭 > Workload > Deployment] 애플리케이션의 배포와 업데이트 전략을 관리하는 디플로이먼트 역시 상세한 관리 기능을 제공합니다. 전체 Deployment의 구성 정보를 확인하고 상세 정보를 하단에서 분석합니다. - 기본정보: 서비스 식별과 관리에 필요한 레이블 및 어노테이션 정보를 확인합니다. - 조건(Condition): 현재 디플로이먼트의 상태를 한눈에 요약한 플래그 정보입니다. 배포가 정상적으로 진행 중인지, 완료되었는지, 혹은 어떤 이상이 발생했는지 컨트롤러가 판단한 로그를 통해 현재 컨디션을 즉시 진단할 수 있습니다. - 메타정보: 디플로이먼트의 전체 구성 코드 정보를 확인합니다. 설정값 변경 시마다 이력이 남으므로 업데이트 이후 발생한 예기치 못한 성능 저하 등을 분석할 때 필수적인 데이터입니다. - 성능: 애플리케이션 리소스 사용 추이를 분석합니다. 팝업 현황판을 활용해 특정 서비스의 부하 상태를 정밀하게 모니터링할 수 있습니다. - 파드: 디플로이먼트가 관리하는 복제본(Replicas) 파드들의 리스트와 성능 상태를 점검합니다. - K8s 이벤트: 롤링 업데이트 과정이나 파드 생성/삭제 시 발생하는 시스템 로그를 확인하여 배포의 성공 여부를 객관적으로 판단합니다. Zenius K8s 활용 가이드: 실무 장애 대응 시나리오 운영 현장에서는 1분 1초가 급박합니다. Zenius K8s를 활용해 장애의 원인을 '추측'하지 않고 '데이터'로 확인하는 실무 운영팁을 살펴보겠습니다. Case 1. 파드(Pod) 목록 및 상태 확인: "서비스가 왜 안 뜨지?" 어플리케이션 배포 직후나 트래픽 급증 시, 서비스가 간헐적으로 끊긴다면 가장 먼저 확인해야 할 '골든 타임' 점검 가이드입니다. - 경로: Workload > DaemonSet or Deployment 선택 후 하단 '파드' 탭으로 이동 실무자 핵심 체크리스트: - 준비 상태(Ready): 단순히 파드가 켜져 있는지가 아니라, 실제 서비스 트래픽을 받을 준비가 되었는지를 나타냅니다. 'Running' 상태인데도 이 값이 False라면 노드밸런서가 해당 파드를 서비스에서 제외하고 있다는 뜻이므로 즉시 원인을 파악해야 합니다. - 파드 상태(Status): 현재 Running 상태인지, 아니면 이미지 주소를 못 찾거나 설정 오류로 인해 Pending/Error에 머물러 있는지 체크합니다. - 리소스 한도 대비 사용률(CPU/MEM Usage by Limit): 쿠버네티스 장애의 단골 손님인 'OOM(Out Of Memory) Kill'을 예방하는 지표입니다. 설정된 제한값(Limit) 근처에서 자원이 요동치고 있다면, 더 큰 장애가 터지기 전에 리소스 증설이나 코드 최적화 타이밍을 잡아야 합니다. - 재시작 횟수(Restarts): 가장 치명적인 '침묵의 신호'입니다. 겉보기엔 멀쩡한 'Running'이라도 재시작 횟수가 높다면, 어플리케이션이 내부 오류로 인해 끊임없이 죽고 살아나기를 반복하며 서비스 품질을 갉아먹고 있다는 증거입니다. - 상세 분석: 지표에서 이상 징후가 발견되면 망설이지 말고 파드 명칭을 클릭하세요. 자원 사용량의 추이와 시스템 로그를 심층 분석할 수 있는 화면으로 즉시 연결되어 원인 파악의 속도를 높여줍니다. 이 기능을 통해서 장애 인지 시점부터 원인 파악까지의 시간(MTTR)을 단축할 수 있습니다. 특히 재시작 횟수와 리소스 제한치 근접 여부를 시각적으로 확인함으로써, 대형 장애로 번지기 전 선제적 조치가 가능해집니다. Case 2. 메타 정보 변경 이력 확인: "어제까진 됐는데, 뭐가 바뀌었지?" "분명히 아무것도 안 건드렸다"는 말은 운영 현장에서 가장 믿기 어려운 말 중 하나입니다. Zenius K8s는 사람의 기억이 아닌 '기록'으로 진실을 말해줍니다. 경로: 워커노드 상세 화면 내 '메타정보' 탭 이동 - 상세비교 (Visual Diff): '상세비교' 기능을 실행하면 장애가 없던 과거 시점과 현재의 YAML 데이터를 나란히 대조합니다. 변경된 코드 라인이 하이라이트 처리되어 나타나므로, 운영자는 화살표를 눌러가며 이미지 태그가 바뀌었는지, 혹은 누군가 실수로 환경 변수를 삭제했는지 단 몇 초 만에 찾아낼 수 있습니다. - 수동 동기화: K8s 클러스터의 변화를 실시간으로 반영하고 싶을 때 '동기화 요청' 기능을 사용하세요. 최신 데이터를 기반으로 비교할 수 있어 분석의 정확도를 높여줍니다. (작업 중 중복 요청 방지 기능이 포함되어 시스템 안정성까지 고려했습니다.) - 내보내기 (Export): 규제 준수(Compliance)나 장애 사후 보고를 위해 특정 시점의 설정값이 필요하다면 TXT 파일로 다운노드하세요. 단순 모니터링을 넘어 중요한 IT 자산을 영구 보관하는 아카이빙이 가능해집니다. 설정 오류로 인한 장애 발생 시 '범인 찾기'가 아닌 '원인 찾기'에 집중할 수 있게 합니다. 또한, 운영 노하우가 담당자의 머릿속이 아닌 시스템 이력으로 남게 되어 조직의 기술적 자산이 축적됩니다. 실제로 NS 홈쇼핑은 신규 서비스를 K8s로 구축하면서 Zenius K8s를 도입해 큰 효과를 거두었습니다. 도입 전에는 관리자들이 K8s 관리 명령어를 직접 입력하며 워커노드를 추적해야 했고, 관련 지식 부족으로 운영에 어려움을 겪었습니다. 하지만 Zenius 도입 이후 자동 모니터링이 가능해졌고, 관리자가 인지하지 못했던 파드의 지속적인 재기동이나 리소스 제한 설정 누락 등을 기반 지식이 적은 상태에서도 손쉽게 관리할 수 있게 되었습니다. 이처럼 Zenius K8s는 단순히 '살아있는지'만 확인하는 모니터링을 넘어, 개별 요소의 메타 정보와 조건 정보를 체계적으로 관리합니다. 장애 발생 시 누가 업무를 맡더라도 표준화된 절차대로 대응할 수 있게 돕고, 소중한 운영 경험을 시스템에 축적하는 유용한 도구입니다.
2026.04.14
기술이야기
Spring MVC: 반복되는 검증 로직 한 번에 끝내기
기술이야기
Spring MVC: 반복되는 검증 로직 한 번에 끝내기
인프라 관리 도메인에서 API 설계 시 가장 빈번하게 등장하는 파라미터는 단연 targetId입니다. 하지만 이 식별자는 비즈니스 로직이 실행되기 전, 반드시 통과해야 하는 '삼중 관문'을 가지고 있습니다. 유효성 검사, 도메인 객체 변환, 그리고 권한 확인이 그것입니다. 초기 구현 단계에서는 이 관문들을 각 컨트롤러 메서드 내부에서 직접 제어하는 방식을 택했습니다. 하지만 인프라 규모가 커지고 API 엔드포인트가 늘어날수록, 이 직관적인 방식은 코드 중복과 유지보수 효율성 저하라는 아키텍처적 부채로 돌아오기 시작했습니다. API 엔드포인트가 수십 개로 늘어남에 따라, 동일한 검증 코드가 여러 컨트롤러에 산재하게 되는 구조적 문제가 발생했습니다. 이는 단순한 코드 중복(Boilerplate Code)을 넘어, 타겟 검증 정책이 변경될 때마다 관련된 모든 API를 수정해야 하는 유지보수의 취약점으로 이어졌습니다. 또한 비즈니스 로직과 검증 로직이 한 곳에 혼재됨에 따라 코드의 가독성이 저하되고, 수정 과정에서 누락이 발생할 경우 장애로 직결될 위험이 높습니다. 반복되는 검증 로직과 분산된 수정 포인트(N개의 지점) 문제를 근본적으로 해결하기 위해, 다음과 같은 명확한 엔지니어링 목표를 수립했습니다. “타겟 검증, 변환을 메서드 파라미터 주입 시점에 끝낸다” Spring MVC는 이미 @PathVariable, @RequestParam, @AuthenticationPrincipal과 같이 요청 데이터를 가공하여 컨트롤러 메서드 파라미터에 바인딩하는 표준화된 메커니즘을 제공하고 있습니다. 이 아키텍처 패턴에 착안하여, [ URL에서 타겟 ID 추출 → 유효성 검증 → 도메인 객체 변환 ]으로 이어지는 일련의 과정을 비즈니스 로직 진입 전인 '파라미터 주입 단계'에서 완결짓도록 HandlerMethodArgumentResolver를 적용했습니다. 이 아키텍처를 실제 코드로 구현하기 위해, 프로세스를 크게 세 가지 단계로 나누어 진행했습니다. 1. 메타데이터 정의 (Annotation): 어떤 파라미터를 검증할지 식별하고 정책을 부여 2. 로직 구현 (Resolver & Helper): 실제 값을 추출하고 도메인 객체로 변환하는 바인딩 로직 작성 3. 설정 등록 (Configuration): Spring MVC가 해당 리졸버를 인식하도록 설정 가장 먼저, 컨트롤러 파라미터에 검증 요구사항을 명시할 커스텀 어노테이션을 정의합니다. 1. 커스텀 어노테이션 정의 - @ToTargetInfoRecords 구현의 첫 단계로, 파라미터에 메타데이터를 부여할 커스텀 어노테이션을 정의합니다. 타겟에 대한 모든 정보를 TargetInfoRecord라는 도메인 객체로 캡슐화하여 관리하고 있습니다. 따라서 '해당 파라미터를 TargetInfoRecord 객체로 변환하라'는 명시적인 의미를 담아 @ToTargetInfoRecords라는 어노테이션을 설계했습니다. 이 어노테이션은 런타임 시점에 Resolver가 식별할 수 있어야 하므로 RUNTIME 정책을 사용하며, 파라미터 레벨에 적용되도록 타겟을 한정했습니다. - VALUE_PARAMETER로 메서드 파라미터에서만 사용하도록 제한합니다. - RUNTIME 보존으로 요청 처리 시점에 리졸버가 어노테이션 값을 읽습니다. 2. ArgumentResolver 구현 다음으로 Spring MVC의 HandlerMethodArgumentResolver 인터페이스를 구현하여 실질적인 바인딩 로직을 처리하는 ToTargetInfoRecordResolver를 작성합니다. HandlerMethodArgumentResolver를 상속한 ToTargetInfoRecordsResolver를 생성합니다. 3. 리졸버 등록 방법 구현한 리졸버가 실제로 동작하기 위해서는 Spring MVC의 Argument Resolver 체인에 등록해야 합니다. WebMvcConfigurer를 구현하여 우리가 만든 리졸버를 추가해주면, 이후 들어오는 요청에 대해 Spring이 자동으로 개입하게 됩니다. 이 리졸버를 등록한 후에 클라이언트로부터 요청이 들어오면, 컨트롤러 메서드 호출 직전에 파라미터 단위로 다음 순서가 진행됩니다. 1. Spring이 컨트롤러 메서드의 각 파라미터에 대해 등록된 리졸버 리스트를 순서대로 확인합니다. 2. supportsParameter(...)가 true인 첫 번째 리졸버를 선택합니다. 3. 선택된 리졸버의 resolveArgument(...)를 호출하여 값을 만들고, 그 반환값을 해당 파라미터에 주입합니다. 자세한 구현은 다음과 같습니다. 1) 어떤 파라미터를 내가 담당하는가 — supportsParameter 파라미터에 @ToTargetInfoRecords가 붙어 있으면 자신의 책임으로 판단합니다. 2) 값을 어떻게 만들고 주입하는가 — resolveArgument 3) URL에서 값은 어떻게 추출하는가 — 쿼리 vs 경로 - 쿼리스트링은 webRequest.getParameterValues()로, 경로 변수는HandlerMapping.URI_TEMPLATE_VARIABLES_ATTRIBUTE로 추출합니다. - 메서드 파라미터 타입이 List인지도 구분하고 검증합니다. 이렇게 헬퍼 클래스를 통해 요청 위치나 데이터 타입에 구애받지 않고 무결성이 검증된 데이터가 준비되면, 변환된 객체가 마침내 컨트롤러 메소드의 파라미터에 주입됩니다. 결과적으로 컨트롤러는 HTTP 요청의 복잡한 세부 사항을 전혀 모른 채, 안전하게 가공된 도메인 객체를 즉시 사용할 수 있게 됩니다. 실제 적용 사례 가장 눈에 띄는 변화는 컨트롤러의 간결함입니다. 기존에는 비즈니스 로직과 섞여 있던 '타겟 ID 추출', '유효성 검사', '도메인 변환', '권한 체크' 등의 횡단 관심사(Cross-cutting Concerns)가 완벽하게 분리되었습니다. 덕분에 개발자는 신규 API를 작성할 때 불필요한 반복 코드(Boilerplate)를 작성하는 수고를 덜고, 핵심 비즈니스 로직 구현에만 온전히 집중할 수 있게 되었습니다. 또한, 유지보수 측면에서도 강력한 이점을 가집니다. 만약 타겟 검증 정책이 변경되더라도 수십 개의 컨트롤러를 일일이 수정할 필요 없이, ArgumentResolver의 로직 한 곳만 수정하면 전사적으로 변경 사항이 반영됩니다. 다수의 API에서 [URL로부터 값 추출 → 검증 → 도메인 객체 변환]의 패턴이 반복되는 프로젝트라면, HandlerMethodArgumentResolver를 적극적으로 도입하여 코드의 품질과 생산성을 높여보시는 것을 권장합니다.
2026.03.06
기술이야기
스토리지 모니터링 솔루션, Zenius STMS의 주요기능과 특장점
기술이야기
스토리지 모니터링 솔루션, Zenius STMS의 주요기능과 특장점
최근 기업의 IT 인프라는 데이터의 폭발적 증가와 함께 그 복잡성도 빠르게 심화되고 있습니다. 특히 AI와 빅데이터 분석, GPU 기반 워크로드 확산은 스토리지를 단순한 저장 장치가 아니라 서비스 연속성과 업무 안정성을 좌우하는 핵심 인프라로 변화시키고 있습니다. 최근 스토리지 환경에서는 NVMe-oF와 같은 초고속 인터페이스, SDS(Software Defined Storage), 오브젝트 스토리지, GPU 최적화 스토리지 등 새로운 아키텍처가 빠르게 등장하고 있습니다. 하지만 이러한 다양한 스토리지가 혼재된 환경에서는 제조사별 관리 도구와 포인트가 제각각이어서, 운영자가 여러 개별 콘솔을 오가며 상태를 확인해야 하는 비효율성이 발생합니다. 이는 관리 복잡도를 높일 뿐만 아니라 장애 대응 지연이나 용량 부족 문제로 이어져 서비스 중단이라는 위험까지 초래할 수 있습니다. 따라서 오늘날 스토리지 관제의 핵심은 단순히 얼마나 많은 데이터를 저장할 수 있는가가 아니라, 얼마나 안정적으로 전체 스토리지를 통합 관리하고 장애를 사전에 예측·대응할 수 있는가로 바뀌고 있습니다. 이러한 변화의 흐름 속에서 브레인즈컴퍼니는 Zenius STMS를 통해 다양한 벤더의 스토리지 장비를 통합적으로 관리할 수 있는 환경을 제공하고 있습니다. Zenius STMS는 스토리지의 성능을 실시간으로 모니터링하고, 장애를 신속하게 감지·통보하여 안정적인 인프라 운영을 지원하며 널리 활용되고 있습니다. 스토리지 모니터링 솔루션, Zenius STMS의 4가지 주요기능 Zenius STMS는 단순히 데이터를 수집·표시하는 수준을 넘어, 운영자가 직면한 문제를 실제로 해결할 수 있도록 설계된 솔루션입니다. 이기종 스토리지의 성능·용량·장애·구성 정보를 한곳에서 관리할 수 있으며, 직관적인 UI와 자동화된 관제 체계를 통해 운영 복잡도를 획기적으로 줄여줍니다. 지금부터 Zenius STMS가 제공하는 주요 기능과 특장점을 네 가지 측면에서 구체적으로 살펴보겠습니다. [1] 직관적인 이기종 스토리지 통합 모니터링 기능 기업의 스토리지 환경은 Hitachi, Dell EMC, HPE 등 다양한 벤더 장비가 뒤섞여 운영되는 경우가 많습니다. 이때 장비마다 제공하는 관리 콘솔과 지표 체계가 다르기 때문에, 운영자는 동일한 문제를 확인하기 위해 여러 화면을 오가야 하는 비효율에 직면합니다. Zenius STMS는 REST API를 통해 이기종 장비 데이터를 표준화하여 수집하고, 이를 단일 플랫폼에서 통합 제공합니다. 운영자는 한 화면에서 전체 스토리지 현황을 직관적으로 파악할 수 있으며, 보유 현황과 사용률 상위 자원, 점검 필요 여부 등 핵심 정보를 종합적으로 확인할 수 있습니다. 또한 특정 장비의 성능·용량·장애 내역까지 드릴다운하여 살펴볼 수 있어, 복잡한 멀티 벤더 환경에서도 관리의 일관성과 효율성을 확보할 수 있습니다. 시각화 기반 UI 역시 강점입니다. 도형과 색상, 표를 활용한 모니터링 뷰는 각 스토리지의 상태를 명확히 구분해 보여주며, 관리자가 위험 신호를 빠르게 식별하고 우선순위를 정해 대응할 수 있도록 돕습니다. 이는 단순히 현황을 확인하는 단계를 넘어, 이상 징후를 조기에 감지하고 선제적으로 조치할 수 있는 기반을 마련해 줍니다. 또한 이러한 통합 모니터링은 단순한 편의성을 넘어 운영 조직 전체의 의사결정 속도와 품질을 끌어올립니다. 예를 들어, 주간 점검이나 용량 계획 회의에서 STMS의 요약 뷰를 근거 자료로 활용하면, 담당자 간의 정보 격차가 줄어들고 신속하게 공통된 판단을 내릴 수 있습니다. 이는 곧 장애 대응 속도를 높이고, 리스크 관리와 비용 최적화에도 직접적으로 기여합니다. [2] 성능 및 용량 관리의 정밀화 스토리지 운영에서 가장 큰 위험 요소 중 하나는 예기치 못한 용량 부족으로 인한 서비스 중단입니다. Zenius STMS는 이를 방지하기 위해 Volume, Pool, Drive 단위까지 세분화된 모니터링을 수행하며, 일·주·월 단위의 용량 추이 그래프를 제공해 장기적인 사용 패턴을 한눈에 파악할 수 있도록 합니다. 관리자는 단순히 현재 사용량을 확인하는 데 그치지 않고, 데이터 증가 추세를 근거로 증설 계획을 세우거나 자원을 재분배할 수 있어 안정적인 서비스 운영을 보장할 수 있습니다. 또한 성능 저하나 장애로 이어질 수 있는 네트워크 이상을 조기에 탐지하기 위해 포트 단위 모니터링 기능을 제공합니다. Port ID별로 Protocol, Speed, Link Status, Failover 여부 등을 실시간으로 감시하여 작은 이상 징후를 빠르게 식별할 수 있습니다. 더불어 제조사별 특화 항목까지 반영해 Dell EMC의 경우 RAID 구성, SRP, Thin Pool 사용률 등 상세 지표를 모니터링할 수 있습니다. 이러한 기능은 스토리지의 구조적 특성과 운영 상태를 동시에 분석할 수 있게 해주며, 다양한 환경에서도 정밀하고 일관된 성능 관리가 가능하도록 합니다. 결과적으로 Zenius STMS의 성능 및 용량 관리 기능은 단순한 현황 확인을 넘어, 예측 기반의 선제적 운영 관리를 가능하게 합니다. 이를 통해 기업은 리스크를 줄이고, 데이터 증가와 워크로드 변화에도 흔들림 없는 안정성을 유지할 수 있습니다. [3] 자동화된 장애 관리 및 실시간 장애 인지 스토리지 장애는 사전 예방이 가장 이상적이지만, 실제 운영 환경에서는 예기치 못한 문제가 발생할 수 있습니다. 이때 중요한 것은 얼마나 빠르게 장애를 감지하고 대응하느냐입니다. Zenius STMS는 트랩(TRAP) 연동을 통한 실시간 이벤트 감지 기능을 제공하여, 장애 발생 순간부터 즉각적으로 상황을 파악할 수 있도록 합니다. 또한 임계치 기반의 감시 정책을 세밀하게 설정할 수 있어, 특정 성능 지표가 기준치를 벗어나는 순간 자동으로 이벤트가 발생하도록 함으로써 사전 대응력을 높입니다. 알림 기능 역시 다층적으로 설계되어 있습니다. SMS, 이메일, 푸시 알림, 메신저 앱 연계 등 다양한 통보 채널을 지원하며, 1차에서 3차까지 단계별 수신자 체계를 두어 미조치 시간이 길어질수록 더 상위 관리자에게 경보가 전달됩니다. 이를 통해 조직 내 장애 대응의 책임성을 강화하고, 대응 지연으로 인한 리스크를 최소화할 수 있습니다. 또한 Zenius STMS는 이벤트 발생부터 처리 완료까지의 전 과정을 추적·기록할 수 있는 이력 관리 기능을 갖추고 있습니다. 장애 조치 내역은 Knowledge DB로 축적되어, 향후 유사한 장애가 재발했을 때 즉시 참고할 수 있는 자산으로 활용됩니다. 이는 단순한 장애 알림을 넘어, 장애 대응 프로세스를 체계화하고 재발 방지를 위한 학습 효과까지 제공하는 구조입니다. [4] 관리자의 업무효율을 고려한 구성관리 스토리지 관리 환경은 시간이 지날수록 장비와 사용자, 권한 체계가 복잡해지기 마련입니다. Zenius STMS는 이러한 현실을 반영해 관리자의 운영 부담을 줄이고, 체계적인 관리가 가능하도록 다양한 기능을 제공합니다. 우선 관리자는 스토리지 접속 정보를 등록·수정하고 수집 주기를 유연하게 설정할 수 있어, 신규 장비가 추가되거나 구성이 변경되더라도 안정적으로 연동할 수 있습니다. 이는 특히 멀티 벤더 장비가 혼재된 대규모 환경에서 운영 일관성을 유지하는 데 효과적입니다. 또한 사용자·그룹별로 모니터링 권한을 세밀하게 설정할 수 있는 기능은 보안성과 운영 효율을 동시에 보장합니다. 예를 들어 운영팀, 보안팀, 개발팀 등 각 부서의 역할에 따라 필요한 범위만 권한을 부여함으로써 불필요한 정보 접근을 제한하고, 관리 책임을 명확히 할 수 있습니다. 이는 권한 오남용 방지를 넘어, 감사 및 보안 규제 대응 측면에서도 중요한 가치를 가집니다. 확장성 역시 STMS의 큰 장점입니다. 서버, 네트워크, DBMS 등 다양한 관리 대상 솔루션과의 연동을 지원해, 단순히 스토리지 전용 도구에 머무르지 않고 전사적 IT 인프라 관제 플랫폼으로 발전할 수 있습니다. 관리자는 필요에 따라 Add-On 형태로 기능을 확장해 새로운 요구사항이나 환경 변화에 빠르게 대응할 수 있으며, 결과적으로 운영 효율성과 확장 가능성을 동시에 확보할 수 있습니다. 스토리지 모니터링 솔루션, Zenius STMS의 주요 기능 특장점 Zenius STMS는 다양한 제조사의 스토리지 장비가 혼재된 환경에서도 안정적이고 체계적인 통합 모니터링을 제공하는 고도화된 솔루션입니다. 기존처럼 벤더별 관리 콘솔에 의존하는 방식은 단편적이고 비효율적일 수밖에 없지만, STMS는 이를 하나의 플랫폼으로 집약해 운영자가 모든 스토리지의 성능, 용량, 장애 현황을 실시간으로 가시화할 수 있도록 합니다. HTML5 기반의 UI는 별도의 설치 과정 없이 웹 환경에서 즉시 접근 가능하며, 직관적인 도형·컬러·표 형식의 시각화 뷰는 방대한 데이터를 빠르고 명확하게 이해할 수 있게 지원합니다. 이는 단순한 편의성을 넘어, 운영자의 대응 속도와 의사결정 품질을 근본적으로 향상시키는 요소입니다. 더 나아가 Zenius STMS는 EMS 통합 플랫폼 아키텍처를 기반으로 서버, 네트워크, 애플리케이션, DBMS 등 다양한 관리 대상을 유기적으로 연결할 수 있습니다. Add-On 방식으로 확장 가능한 구조 덕분에 스토리지 관제에 국한되지 않고, 전사적 인프라의 성능 및 장애 데이터를 하나의 플랫폼에서 종합적으로 수집·분석할 수 있습니다. 이는 곧 단일 자원 관리에서 서비스 전체 레벨의 안정성 관리로 확장되는 관점 전환을 가능하게 하며, 조직은 장기적인 운영 안정성과 예측 가능성을 확보할 수 있습니다. 이처럼 Zenius STMS는 다양한 벤더 장비가 혼재된 복잡한 스토리지 환경에서도 운영자가 전체 자원을 일관되게 관리할 수 있도록 지원하는 통합 관리 솔루션입니다. 단일 플랫폼에서 성능·용량·장애 정보를 실시간으로 확인할 수 있어 불필요한 관리 복잡도를 줄이고, 직관적인 UI와 자동화된 기능을 통해 대응 속도를 높입니다. 또한 서버, 네트워크, DBMS와 같은 다른 인프라 관리 영역과 유연하게 연동될 수 있는 확장성을 갖추고 있어, 변화하는 IT 환경 속에서도 장기적인 운영 안정성을 확보할 수 있습니다. 공공기관, 금융, 의료, 제조 등 다양한 산업 현장에서 이미 다수의 구축 경험을 통해 검증된 만큼, Zenius STMS는 단순한 모니터링 도구를 넘어 조직 전체의 인프라 운영 수준을 한 단계 높이는 실질적인 관리 체계로 자리 잡고 있습니다. 앞으로도 데이터 증가와 아키텍처 다변화가 가속화되는 상황에서, STMS는 기업과 기관이 안정적이고 효율적인 스토리지 운영을 이어갈 수 있도록 든든한 기반이 될 것입니다.
2025.10.27
기술이야기
Zenius EMS 솔루션으로 IT 인프라를 통합 모니터링 해야하는 4가지 이유
기술이야기
Zenius EMS 솔루션으로 IT 인프라를 통합 모니터링 해야하는 4가지 이유
최근 IT 인프라는 과거보다 훨씬 복잡하고 빠르게 변화하고 있습니다. 예전에는 서버, 네트워크 장비, 데이터베이스, 몇 가지 핵심 애플리케이션만 관리하면 되었지만, 이제는 VMware·Hyper-V 같은 가상화 플랫폼과 Kubernetes 기반의 컨테이너 환경이 기본이 되었고, AWS·Azure·NCP 등 퍼블릭 클라우드까지 결합되며 온프레미스와 클라우드가 혼합된 하이브리드 클라우드 환경이 일반화되었습니다. 이처럼 다양한 요소로 구성된 인프라를 개별 도구로 관리하면, 장애 발생 시 원인 파악과 해결에 많은 시간과 노력이 필요합니다. 운영자는 수많은 로그와 모니터링 화면을 오가며 원인을 추적해야 하고, 복구 역시 수작업에 의존하는 경우가 많습니다. 작은 장애 하나도 전체 서비스 가용성에 영향을 미칠 수 있는 환경에서, 통합적이고 지능적인 IT 인프라 관리 체계가 꼭 필요합니다. 브레인즈컴퍼니의 Zenius EMS는 이러한 복잡한 환경에서 안정성과 효율성을 동시에 확보할 수 있도록 설계된 통합 IT 인프라 관리 솔루션입니다. 서버, 네트워크, 데이터베이스, 애플리케이션, 가상화, 컨테이너, 클라우드를 한 화면에서 관리할 수 있으며, AI·SIEM·OAM 등 다양한 모듈을 연계하면 운영 자동화, 예측 분석, 보안, 규제 준수까지 한 번에 대응할 수 있습니다. 이제, Zenius EMS로 IT 인프라를 통합 관리해야 하는 네 가지 핵심 이유를 살펴보겠습니다. 1. 모든 IT 인프라를 아우르는 진정한 통합 모니터링 기업의 IT 환경은 온프레미스 서버, 스토리지, 네트워크 장비, 데이터베이스, 애플리케이션을 비롯해 가상화와 컨테이너, 퍼블릭 클라우드까지 다층적으로 구성됩니다. 이렇게 다양한 구성 요소가 혼재된 환경에서는 개별 도구만으로 전체 상태를 파악하기 어렵고, 장애 발생 시 원인 분석에 많은 시간이 소요됩니다. 예를 들어 웹 애플리케이션의 응답이 느려지면, 서버의 CPU·메모리, 네트워크 트래픽, 데이터베이스 세션, 컨테이너 Pod 상태를 각각 확인해야 하며, 이 과정에서 근본 원인 파악이 늦어질 수 있습니다. Zenius EMS는 이러한 복잡한 환경을 단일 플랫폼에서 완전히 통합해 관리할 수 있도록 설계되었습니다. 단순히 서버와 네트워크 상태를 나열하는 수준이 아니라, 모든 인프라 데이터를 연관 관계 기반으로 실시간 시각화합니다. 토폴로지 맵과 서비스 맵은 각 구성 요소 간의 연결 상태와 서비스 흐름을 직관적으로 보여주어, 장애나 성능 저하가 발생했을 때 어느 구간에서 문제가 시작되었는지를 빠르게 파악할 수 있습니다. 또한 다차원 대시보드와 Top N 현황을 통해 자원 사용률, 트래픽, 세션 수, 이벤트 발생 빈도 같은 핵심 지표를 종합적으로 살펴볼 수 있습니다. [ Zenius EMS 솔루션 예시화면_ 대시보드/오버뷰 구성 ] 이를 통해 운영자는 한 화면에서 전체 인프라의 상태와 성능을 동시에 확인할 수 있으며, 필요한 경우 특정 서비스나 장비까지 드릴다운하여 상세 정보를 확인할 수 있습니다. 예를 들어 웹 서비스 응답 지연이 발생하면, 대시보드에서 서버 부하, 네트워크 트래픽, DB 세션, 컨테이너 Pod 상태까지 유기적으로 연결된 데이터를 기반으로 근본 원인을 신속하게 도출할 수 있습니다. 이처럼 통합 관제 환경이 제공하는 가장 큰 장점은 운영 효율성의 향상입니다. 더 이상 여러 모니터링 도구를 전환하며 데이터를 수집하고 조합할 필요가 없고, 이벤트 발생과 분석, 원인 파악, 대응까지의 시간이 크게 단축됩니다. 2. 장애 예방과 신속한 대응 지원 Zenius EMS는 IT 인프라 운영에서 중요한 과제인 장애 예방과 신속한 대응을 위해 설계되었습니다. AI 모듈과 연계해 서버, 네트워크, 데이터베이스, 컨테이너 등에서 발생하는 성능 지표를 분석하며, CPU·메모리 사용률, 네트워크 트래픽, DB 세션 등 핵심 지표를 기반으로 병목이나 이상 징후를 사전에 감지합니다. 또한 임계치에 도달하기 전 알림을 제공해 운영자가 미리 조치를 준비할 수 있어 서비스 중단 위험을 크게 줄일 수 있습니다. [ Zenius EMS 솔루션 예시화면_ AI 연계 ] Zenius EMS는 인프라 전반에서 발생하는 이벤트를 실시간으로 수집·연계해 비정상 패턴을 탐지하며, 문제 발생 시 통합 대시보드와 서비스 맵을 통해 상태 변화를 직관적으로 확인할 수 있습니다. 장애가 실제로 발생하면 OAM(운영 자동화) 모듈과 연계해 탐지부터 복구, 정상화 확인, 결과 통보까지 전 과정을 자동화하고, 모든 조치 이력은 기록으로 남아 추후 분석과 정책 개선에 활용됩니다. 또한 SIEM 모듈과 함께 사용하면 로그 수집·저장·분석·시각화를 한 곳에서 처리해 서비스 이상 징후를 보다 정밀하게 파악할 수 있으며, 장애 재발 방지와 사후 분석에도 효과적입니다. 이렇게 Zenius EMS는 사전 예방과 신속 대응을 하나의 체계로 연결하여 운영자는 반복적인 긴급 대응에서 벗어나 전략적 운영에 집중할 수 있고, 기업은 서비스 가용성과 안정성을 높이며 운영 효율성까지 함께 확보할 수 있습니다. 3. 대규모·클라우드 환경에서도 안정적인 확장성과 성능 대규모 환경과 멀티 클라우드 아키텍처에서는 서버, 네트워크, 데이터베이스, 가상화, 컨테이너, 클라우드 리소스를 동시에 안정적으로 관리할 수 있는 능력이 필요합니다. 관리 범위가 넓어질수록 이벤트 발생량과 성능 데이터의 양은 급격히 증가하며, 이를 제때 수집하고 분석하지 못하면 장애 징후를 놓치거나 대응이 늦어질 수 있습니다. Zenius EMS는 이러한 환경을 안정적으로 운영할 수 있도록 설계되었습니다. 다양한 인프라에서 발생하는 이벤트와 성능 지표를 실시간으로 수집하고, 이를 기반으로 상태 변화를 빠르게 감지합니다. CPU·메모리·스토리지 사용률, 네트워크 트래픽, 세션 수 등 주요 지표를 통합 대시보드에서 한눈에 확인할 수 있어, 대규모 환경에서도 일관된 관제 체계를 유지할 수 있습니다. 또한 SIEM 모듈과 연계하면 대용량 로그까지 함께 수집·분석할 수 있어, 방대한 환경에서도 통합 모니터링과 실시간 관제를 강화할 수 있습니다. [ Zenius EMS 솔루션 예시화면_ K8s] Zenius EMS는 컨테이너와 멀티 클라우드 환경에도 최적화되어 있습니다. Docker와 Kubernetes 기반 환경에서는 Pod, Node, Container 단위까지 세밀하게 모니터링할 수 있으며, AWS·Azure·NCP 같은 퍼블릭 클라우드와 온프레미스를 유기적으로 연결해 하이브리드 환경 전반을 일관성 있게 관리할 수 있습니다. 이와 같은 구조를 통해 Zenius EMS는 서버 수가 많고 복잡도가 높은 환경에서도 안정적인 서비스 운영을 지원합니다. 운영자는 인프라 전반의 상태를 명확하게 파악하고, 문제 발생 시 빠르게 대응할 수 있어 서비스 가용성과 안정성을 유지할 수 있습니다. 4. 보안·컴플라이언스까지 통합 지원하는 플랫폼 Zenius EMS는 운영 효율화를 넘어 보안과 규제 준수까지 한 번에 대응할 수 있는 통합 플랫폼입니다. 서버와 네트워크 장비의 보안 취약점은 SMS·NMS·GPM 모듈과 연계해 행정안전부 권고 기준으로 자동 점검하며, 점검 결과를 기반으로 한 보안 조치 가이드도 제공합니다. 이를 통해 운영자는 복잡한 점검 업무를 간소화하고, 인프라 전반의 보안 수준을 체계적으로 유지할 수 있습니다. 접근 제어와 감사 기능 역시 강화되어 있습니다. 비인가 사용자의 접근은 IP·기간·시간 단위로 제한할 수 있으며, 금지 명령어 실행을 차단하고, 모든 세션 수행 이력을 녹화해 감사 추적이 가능합니다. 공공기관이나 금융권처럼 높은 수준의 보안이 요구되는 환경에서도 안정적으로 운영할 수 있는 이유입니다. 또한 SIEM 모듈을 통해 로그 수집·저장·분석·시각화를 일원화하고, Zenius AI 모듈과 결합하면 잠재적 보안 위협과 서비스 이상 징후를 사전에 식별할 수 있습니다. 모니터링, 보안, 규제 준수를 통합적으로 제공하는 Zenius EMS는 IT 운영 리스크를 최소화하고, 기업의 IT 거버넌스를 한 단계 높여줍니다. [ Zenius EMS 솔루션 예시화면_ DBMS ] Zenius EMS 솔루션은 국내외 약 1,500여 고객사에서 활용되고 있으며, 공공기관, 금융권, 의료기관, 대기업, 국방, 해외 사업장 등 다양한 환경에서 안정성과 확장성을 이미 검증받았습니다. 하이브리드와 멀티 클라우드가 혼재된 복잡한 인프라에서도 예측 가능한 운영과 높은 효율성, 그리고 보안 신뢰성을 확보해 서비스 품질을 안정적으로 유지할 수 있습니다. 이러한 검증된 경험과 성능을 기반으로 Zenius EMS는 운영자에게는 일관되고 편리한 관리 환경을, 기업에는 안정성과 경쟁력을 제공하며, 현재도 여러 산업 현장에서 안정적인 IT 인프라 운영을 지원하고 있습니다.
2025.08.07
기술이야기
트래픽 관리 솔루션, Zenius TMS의 주요기능과 특장점
기술이야기
트래픽 관리 솔루션, Zenius TMS의 주요기능과 특장점
복잡한 네트워크 인프라 환경에서 안정적으로 서비스를 운영하려면 실시간 트래픽 모니터링과 정확한 성능 분석이 필요합니다. 특히 네트워크 장비가 다양해지고 데이터 흐름이 복잡해지면서 여러 장비에서 발생하는 트래픽을 한눈에 파악할 수 있는 통합 관리 체계가 점점 중요해지고 있습니다. 트래픽 데이터를 체계적으로 수집하고 직관적으로 시각화하면, 이상 징후를 빠르게 찾아 대응할 수 있어 기업과 공공기관의 네트워크 관리 효율성을 높일 수 있습니다. 이러한 필요성에 맞춰 브레인즈컴퍼니는 Zenius TMS를 통해 다양한 장비에서 발생하는 트래픽 데이터를 통합적으로 관리할 수 있는 환경을 제공하고 있습니다. Zenius TMS는 실시간으로 데이터를 수집하고 시각화할 뿐만 아니라, 장애 상황이나 성능 저하와 같은 이상 징후를 신속하게 탐지하고 상세히 분석할 수 있도록 지원합니다. 지금부터 Zenius TMS가 제공하는 구체적인 기능과 주요 장점을 보다 자세히 알아보겠습니다. 트래픽 관리 솔루션, Zenius TMS의 5가지 주요 기능 최근 네트워크 환경은 다양한 장비가 혼재하고, 외부 공격의 위험성 또한 점점 증가하면서, 단편적인 관리 방식으로는 충분한 대응이 어려운 상황입니다. 트래픽 관리 솔루션, Zenius TMS는 이와 같은 변화와 요구사항에 맞춰, 단일 플랫폼에서 트래픽의 수집부터 시각화, 정밀 분석, 이상 징후 탐지와 장애 대응까지 효과적으로 지원할 수 있도록 설계된 솔루션입니다. Zenius TMS의 주요 기능을 5가지로 나누어 하나씩 자세히 살펴보겠습니다. [1] 실시간 트래픽 모니터링 및 시각화 기능 Zenius TMS는 다양한 네트워크 장비에서 발생하는 트래픽 데이터를 실시간으로 수집하여, 직관적이고 이해하기 쉬운 방식으로 시각화하는 기능을 제공합니다. 네트워크 관리자는 복잡한 구성이나 사전 지식 없이 HTML5 기반의 웹 UI를 통해 현재 네트워크의 전체적인 상태를 빠르게 파악할 수 있습니다. 구체적으로 특정 시간대나 특정 구간에서 트래픽 사용량이 급증하는 IP, 포트, 어플리케이션을 Top-N 형태로 즉각적으로 표시해, 문제의 우선순위를 빠르게 판단할 수 있도록 합니다. 송수신 bps/pps(초당 비트/패킷 수), Byte/Packet과 같은 세부적인 트래픽 지표 역시 장비 및 인터페이스 단위로 명확히 제공되어, 운영자가 네트워크 병목 현상이나 이상 트래픽 흐름을 신속하게 탐지할 수 있도록 돕습니다. 특히 IP 주소를 사용자명이나 서버명과 연계하여 표시하는 기능을 통해, 관리자가 추상적인 숫자가 아니라 구체적인 트래픽 유발 주체를 손쉽게 인지하고 문제의 근본 원인을 빠르게 분석할 수 있도록 지원합니다. [2] 성능 분석 및 Drill Down 기능 효과적인 네트워크 관리는 단순히 트래픽 현황을 모니터링하는 것에서 한 단계 나아가, 트래픽 증가의 원인과 맥락을 정확히 이해하는 데 달려 있습니다. Zenius TMS는 이를 위해 강력한 성능 분석 및 Drill Down 기능을 제공합니다. 트래픽 분석 기준은 IP, 어플리케이션, 프로토콜, 포트, QoS 등 다양한 카테고리로 구성되며, 각 카테고리별로 트래픽 점유율 Top-N 데이터를 한눈에 볼 수 있도록 시각화합니다. 특정 IP 주소를 중심으로 어떤 출발지 및 목적지와 주로 연결되는지, 사용된 포트와 어플리케이션 종류는 무엇인지 등을 다차원적으로 분석할 수 있으며, 이를 통해 관리자는 트래픽이 증가한 이유와 그 영향 범위를 명확히 이해할 수 있습니다. 또한, Drill Down 방식을 통해 전체 트래픽 데이터에서 상세한 항목으로 심층 분석이 가능하여, 트래픽 병목 현상의 원인과 특정 서비스나 구간에 집중된 비정상적 트래픽 패턴까지 정밀히 진단할 수 있습니다. [3] 유해 트래픽 탐지 및 패턴 기반 분석 기능 기업과 공공기관의 네트워크는 외부 공격이나 내부에서 발생하는 비인가 트래픽 같은 다양한 보안 위협에 항상 노출되어 있습니다. Zenius TMS는 네트워크 보안 강화를 위해 다양한 유해 트래픽 탐지 및 분석 기능을 내장하고 있습니다. TCP SYN Flood, UDP Flood와 같은 일반적인 공격 유형을 자동으로 감지하고, 공격의 근원지와 피해 대상을 매트릭스 형태로 직관적으로 표시하여 관리자가 신속하게 문제 상황을 파악할 수 있도록 합니다. 사용자는 공격이 집중된 IP, 공격이 이루어진 시점과 지속 시간, 공격 유형별 빈도 등 세부적인 데이터를 통해 즉각적인 방어 전략 수립은 물론 장기적인 보안 정책 개선을 위한 구체적 인사이트도 얻을 수 있습니다. 더 나아가 일정 기간 축적된 유해 트래픽 패턴 분석 결과를 기반으로 조직 내 보안 대응책이 실제로 잘 작동하는지 객관적으로 평가할 수 있습니다. [4] 장애 감지 및 다단계 통보 기능 네트워크 환경에서는 트래픽 장애나 성능 저하와 같은 문제가 빈번히 발생할 수 있으며, 이때 얼마나 신속히 대응하느냐가 운영 안정성에 큰 영향을 미칩니다. Zenius TMS는 사전에 설정된 트래픽 임계값을 기준으로 장애나 이상 상황을 실시간으로 탐지하며, 설정된 알림 채널을 통해 문제를 즉시 통보합니다. 관리자는 IP 단위 혹은 IP 그룹 단위로 장애감시 정책을 세분화하여 설정할 수 있으며, 서비스 유형(HTTP, HTTPS, FTP, DNS 등)에 따라 감시 템플릿을 미리 구성해 보다 체계적으로 관리할 수 있습니다. 트래픽 장애가 감지되면 SMS, 이메일, 푸시 알림 등 다단계 통보 방식이 활성화되어, 문제의 심각성이나 지속 기간에 따라 차등적으로 경고 메시지를 전송합니다. 이는 관리자가 즉각적인 조치를 취할 수 있도록 돕는 동시에, 장애 이력 및 상세 이벤트 로그를 자동 기록하여 추후 장애 재발 방지를 위한 근거 자료로 활용될 수 있습니다. [5] 운영관리 자동화 및 보고서 생성 기능 지속적으로 증가하는 네트워크 규모와 복잡성 속에서 효율적인 운영 관리를 위해서는 반복적이고 수작업이 많은 업무를 자동화하는 것이 필요합니다. Zenius TMS는 이를 고려해, 트래픽 데이터를 수집하는 대상 장비와 인터페이스 정보를 자동으로 탐색하여 등록하는 기능을 지원합니다. 장비 추가나 변경 시 설정 절차가 간편해지면서 관리자는 네트워크 환경 변화에 빠르게 대응할 수 있습니다. IP 자원 관리를 위해서는 B Class, C Class 등 IP 그룹 단위 설정 및 개별 IP 직접 입력 방식이 제공되어, 조직의 실제 운영 환경에 맞는 관리 체계를 쉽게 구축할 수 있습니다. 또한 각 IP 주소에 사용자 정보를 연계하여 트래픽 데이터와 사용자 간의 명확한 연결성을 확보할 수 있어, 트래픽 데이터를 보다 효율적이고 의미 있게 관리할 수 있습니다. 트래픽 모니터링 데이터를 기반으로 보고서를 손쉽게 생성할 수 있는 기능도 중요한 장점입니다. 관리자는 원하는 분석 기간과 보고서 유형을 간단히 선택하여 Excel 형태로 보고서를 출력할 수 있으며, 성능 지표, 트래픽 변화 추이 등 핵심 지표들이 명확히 정리되어 네트워크 운영 성과 보고나 자원 증설 계획, 운영 효율 개선 전략 수립 등의 다양한 업무에 즉시 활용 가능합니다. 트래픽 관리 솔루션, Zenius TMS의 주요 기능 특장점 Zenius TMS는 단순히 트래픽을 보여주는 모니터링 도구를 넘어, 네트워크 운영 환경에서 실제 발생하는 다양한 트래픽 흐름을 체계적으로 관리하고 능동적으로 대응할 수 있게 지원하는 솔루션입니다. 설치 및 초기 구축이 빠르고 간편하며, 도입 단계부터 기술 지원과 사용자 교육이 함께 제공되어 관리자의 도입 부담을 크게 덜어줍니다. 사용자 인터페이스(UI)는 현장 운영자의 실무 관점에서 설계되어, 복잡한 설정 없이 필요한 트래픽 정보를 빠르고 직관적으로 파악할 수 있도록 간결하게 구성되어 있습니다. HTML5 기반의 웹 인터페이스는 별도의 클라이언트 프로그램 설치 없이 브라우저 환경에서 즉시 사용할 수 있으며, 실시간으로 변화하는 트래픽 현황을 시각적인 그래프나 차트 등을 통해 명확히 제공합니다. 또한 IP와 사용자명 또는 서버명을 매핑하여 직관적으로 표시함으로써, 운영자가 데이터를 보다 의미 있는 형태로 쉽게 이해하고 신속히 대응할 수 있도록 돕습니다. Zenius TMS의 또 다른 강점은 EMS 통합 플랫폼 기반의 아키텍처를 통해 네트워크뿐만 아니라 서버, 애플리케이션, 데이터베이스 등 전체 인프라를 종합적으로 관리할 수 있다는 점입니다. SMS, NMS, ITSM 등 다른 인프라 관리 시스템과도 쉽게 연동되어, 하나의 플랫폼에서 다양한 운영 정보를 통합적으로 수집하고 관리할 수 있습니다. 이러한 유연한 통합 구조는 운영 환경이 지속적으로 변화하는 기업이나 기관에 특히 유리하며, 장기적으로 관리 효율성을 높이고 확장성을 확보하는 데에도 큰 이점을 제공합니다. Zenius TMS 공공기관, 금융권, 의료기관, 제조업 등 폭넓은 산업 분야에서 1,000건 이상의 풍부한 구축 경험과 실제 운영 사례를 통해 그 성능과 안정성을 검증 받았습니다. 또한 GS 인증 1등급 획득, 조달청 우수제품 지정 등 엄격한 공공 부문 요구 사항을 충족하는 신뢰성까지 갖추고 있어, 까다로운 운영 환경에서도 충분히 안정적인 성능을 발휘합니다. 이처럼 Zenius TMS는 네트워크 관리에 요구되는 효율성, 확장성, 직관적인 사용자 환경, 그리고 안정성이라는 필수 요소를 두루 갖추고 있으며, 복잡한 네트워크 환경에서 신속하고 정확한 운영 관리를 원하는 기업과 공공기관에 가장 적합한 솔루션입니다. 네트워크 트래픽을 안정적으로 관리하고자 하는 기업이나 기관이라면, Zenius TMS를 통해 한 단계 더 효율적이고 신뢰할 수 있는 네트워크 운영 환경을 경험해 보시기 바랍니다.
2025.07.24
회사이야기
브레인즈컴퍼니 신년회, 힘차게 2025년을 시작하다.
회사이야기
브레인즈컴퍼니 신년회, 힘차게 2025년을 시작하다.
브레인즈컴퍼니의 모든 구성원이 모여 2024년을 돌아보고, 2025년의 새로운 도약을 다짐하는 신년회가 지난 2일 진행됐습니다. 각 본부별 회고 및 계획 발표, CEO의 총평, 장기근속자 및 우수 구성원 시상과 승진자 발표 순으로 진행된 '2025년 신년회'를 지금부터 자세히 돌아보겠습니다. 각 본부별 발표의 시간 전략사업본부 서은숙 님의 발표로 2025년 신년회가 본격적으로 시작됐습니다. 은숙 님은 2024년을 돌아보며 "지난해는 Zenius EMS가 가지고 있는 기본적인 경쟁력에 Zenius K8s, AI가 더해지면서 의미 있는 성과를 거둘 수 있었다. 특히 신규 고객사가 꾸준히 늘어남과 동시에 기존 고객의 증설도 증가하고 있는 점, 그리고 SIEM과 ITSM의 매출도 꾸준히 오름세를 보이고 있다는 점도 고무적인 부분"이라고 말했습니다. 은숙 님은 이어서 "클라우드 네이티브 전환이 더욱 가속화되고, 공공 부문에서 안정적인 인프라 관리에 대한 수요가 지속적으로 증가할 것으로 예상된다. 시장의 요구에 신속히 대응하고 있는 Zenius의 우수한 역량을 더욱 적극적으로 알리며 또 다른 성과를 만들수 있도록 멈추지 않고 노력하겠다"면서 올해의 다짐을 전했습니다. 이어서 마케팅/홍보을 담당하고 있는 차정환 님의 발표가 진행됐습니다. 정환 님은 "지난해에 K-ICT Week와 같은 전시회에서 Zenius에 대한 시장에서의 높은 관심을 확인할 수 있었다. 올해도 브레인즈컴퍼니와 Zenius의 가치를 더욱 효과적으로 전달하기 위한 다양한 온/오프라인 활동이 진행될 계획이다. 이를 통해 브랜드 인지도를 높이고, 고객과의 접점을 확대하겠다."이라고 전했습니다. 이어진 발표에서 품질증팀의 장규은 님은, "지난해 성능 테스트를 수행하면서 점점 더 Zenius의 성능이 안정화되고 있는 것을 확인할 수 있었다. 올해는 신규 모듈 점검에 중점을 두고, 대외 공신력을 강화하기 위한 다양한 인증 획득 활동을 적극 추진할 계획이다. 또한, 주요 프로젝트의 성공적인 수행을 위한 지원도 활발히 진행할 예정"이라고 말했습니다. 전략사업본부 발표에 이어서 연구개발본부의 김자환 님의 발표가 진행됐습니다. 자환 님은, "2024년에는 클라우드, K8s, NPM 등의 모듈 및 Zenius APM 기능 고도화를 중심으로 연구 개발이 진행됐다. Zenius가 지속해서 시장에서의 우위를 유지하고 경력을 더 높일 수 있도록 인적 투자를 확대하고 새로운 버전의 Zenius 개발을 빠르게 추진할 계획"이라고 밝혔습니다. 이후 개발2그룹 김상래 님의 발표가 이어졌습니다. 상래 님은, "24년에는 Zenius AI 개발과 Zenius SIEM의 UI개선 및 사용자 대시보드를 중심으로 프로젝트가 진행됐다. 올해에도 Zenius SIEM과 Zenius AI의 기능을 안정화하고 고도화하여 고객들에게 더욱 향상된 경험을 제공할 수 있도록 노력하겠다"고 밝혔습니다. 마지막 순서의 발표를 맡은 경영지원실 심현보 님은, "2024년에는 패밀리데이, 가을 문화 행사, 해외연수단 파견 등 의미 있고 다채로운 행사들도 진행됐다. 올해에도 안정적이고 효율적인 회사 운영을 위한 노력을 이어나갈 예정이다. 특별히 이번 창립기념일에는 모든 구성원이 크게 만족할 수 있는 특별한 이벤트도 준비되어 있다"고 발표하며 기대를 높였습니다. 총평의 시간 각 본부별 발표 후 브레인즈컴퍼니의 부사장 심재걸 님의 총평이 진행됐습니다. 재걸 님은 우선 2024년을 돌아보며, "모든 구성원의 노력이 더해져서 연초에 세웠던 목표를 달성할 수 있었다. 특히 교육행정데이터통합사업 등 대규모 사업에 Zenius가 활용되고, Zenius AI, NPM, K8s, CMS를 통해 Zenius의 경쟁력이 강화된 것이 긍정적인 부분이다. 또한 SIEM과 ITSM도 시장에서 꾸준히 좋은 반응을 얻고 있고 원주사무소 개설을 통해 더 원활하게 고객지원을 할 수 있게 된 부분도 기쁘게 생각한다"고 말했습니다. 또한 재걸 님은 2025년을 전망하면서, "공공 분야를 중심으로 AI와 클라우드에 대한 수요는 지속적으로 증가할 예정이다. 이제 발 맞춰 Zenius의 기능을 더욱 강화하고 적극적으로 알리면 올해에도 의미 있는 성과를만들 수 있을 것이라고 확신한다. 다함께 계속해서 한 방향을 바라보면서 힘을 합치자"며 총평을 마무리했습니다. 장기근속자 및 우수직원 시상, 승진자 발표의 시간 재걸 님의 총평에 이어서 장기근속자 및 우수직원 시상 및 승진자 발표가 진행됐습니다. 먼저 오랜 기간 동안 꾸준히 브레인즈컴퍼니에서 최선을 다해주신 장기 근속자에 대한 시상이 진행됐습니다. 올해는 20년 근속 포상, 15년 근속 포상, 10년 근속 포상, 5년 근속 포상이 수여됐습니다. 20년 근속 포상을 받은 연구개발본부 김기상 님은, "그 동안의 일들을 돌아보니 좋았던 일들이 참 많았던 것 같다. 무엇보다 좋은 동료들과 함꼐하고 있는 점이 가장 감사하다. 이번 신년회를 계기로 새로운 목표를 세우고 더 열심히 노력하겠다"고 소감을 전했습니다. 또한 지난해 가장 뛰어난 활약을 보여준 최우수부서와 우수직원, 그리고 협력 과정에서 돋보이는 공헌을 한 직원에 대한 시상이 이어졌습니다. 우수 부서로 선정된 개발2그룹에는 100만원의 포상이, 우수 직원으로 선정된 전략사업본부 이승현 님에게는 50만원의 포상이 수여됐습니다. 이어서 협력 우수직원에게는 각 30만원의 포상이 수여됐습니다. 우수 직원과 협력 우수직원 모두에 선정된 전략사업본부 이승현 님은, "연초부터 큰 상을 받게 되어서 기쁘고 감사하게 생각한다. 다른 구성원분들이 잘 도와주셨기에 이 상을 받을 수 있었다고 생각한다. 이 상의 더욱 큰 의미 있는 결과로 이어질 수 있도록 올해도 최선을 다하겠다"고 소감을 남겼습니다. 마지막으로 승진자 발표가 이어졌습니다. 올해 진급하신 모든 구성원 분들께 다시 한번 축하의 말을 전합니다. 이어서 단체사진 촬영을 통해 한 해의 시작을 기념한 뒤, 저녁 식사를 나누며 신년회를 마무리 했습니다. 브레인즈컴퍼니는 모든 구성원이 협력하여 보다 나은 기술과 서비스를 제공할 수 있도록 2025년에도 최선을 다하겠습니다.
2025.01.06
기술이야기
서버 모니터링 툴, Zenius SMS의 주요기능과 특장점
기술이야기
서버 모니터링 툴, Zenius SMS의 주요기능과 특장점
최근 서버 환경은 온프레미스 시스템에서 가상화, 컨테이너 기반 인프라, 하이브리드 및 멀티 클라우드까지 다양해지며 점점 더 복잡해지고 있습니다. 이러한 변화는 단순히 서버 상태를 확인하는 것을 넘어서 문제가 발생하기 전에 예방하고, 데이터를 효율적으로 관리할 수 있는 통합 솔루션의 필요성을 크게 높이고 있습니다. Zenius SMS는 이런 복잡한 환경에서 온프레미스 시스템뿐만 아니라 가상화된 서버, 이중화 구성, Docker와 같은 컨테이너 기반 기술까지 폭넓게 지원하며 효과적으로 활용되고 있습니다. 또한, 서버 상태를 실시간으로 모니터링하고, 장애를 예측해 빠르게 대응하며, 운영 현황을 분석해 정밀한 리포트를 제공하는 기능을 통해 IT 인프라 운영의 효율성과 안정성을 동시에 높입니다. 서버 모니터링 툴 Zenius SMS가 제공하는 주요 기능과 차별화된 장점을 구체적으로 살펴보겠습니다 서버 모니터링 툴, Zenius SMS의 주요기능 [1] 가시성 높은 실시간 모니터링 Zenius SMS는 서버를 안정적으로 운영하기 위해 실시간 모니터링과 직관적인 시각화 도구를 제공하는 통합 솔루션입니다. 운영자는 CPU, 메모리, 디스크 사용량 등 서버 자원의 상태를 실시간으로 확인할 수 있어 문제가 발생하기 전에 빠르게 대처할 수 있습니다. 또한, 이러한 데이터를 그래프, 차트, 색상 코드 등으로 시각화해, 서버의 상태나 문제 원인을 한눈에 파악할 수 있습니다. 특히, Topology Map 기능을 통해 서버 구성 요소와 장애 정보를 한 화면에서 통합적으로 확인할 수 있어, 복잡한 환경에서도 효율적인 관리가 가능합니다. 이 기능은 서버 간 연결 상태와 장애 지점을 시각적으로 보여주기 때문에 운영자가 문제를 신속히 해결하는 데 도움을 줍니다. 또한 Zenius SMS의 오버뷰와 대시보드는 전체 서버의 운영 상태와 장애 상황을 요약해 한눈에 보여주는 화면을 제공합니다. 이를 통해 운영자는 서버의 전반적인 상태를 빠르게 파악하고, 안정성을 유지할 수 있는 중요한 통찰력을 얻을 수 있습니다. Zenius SMS는 이러한 기능들로 운영 효율성과 서버 안정성을 동시에 높이고 있습니다. [2] 다양한 항목에 대한 모니터링 Zenius SMS는 서버 운영의 핵심인 리소스 상태 추적과 안정적인 서비스 지원을 위해 다양한 항목에 대한 세밀한 모니터링 기능을 제공합니다. CPU, 메모리, 디스크 사용률 등 기본적인 서버 자원을 실시간으로 모니터링함으로써 성능 저하를 사전에 방지할 수 있으며, 서버에서 실행 중인 프로세스와 Microsoft 특화 서비스(WPM), Apache 웹 서버 상태까지 확인하여 주요 서비스가 안정적으로 운영되도록 지원합니다. 또한 GPU와 같은 고성능 하드웨어 자원이나 EC2와 같은 클라우드 인스턴스를 포함한 복합적인 서버 환경에서도 높은 안정성을 제공하며, Docker 컨테이너 자원 사용 현황을 추적하여 현대적인 서버 환경에서도 유연하고 효과적으로 대응할 수 있습니다. 이러한 포괄적인 모니터링 기능을 통해 Zenius SMS는 서버 운영 효율성을 극대화하며 안정적이고 신뢰할 수 있는 환경을 제공합니다. [3] 효율적인 장애 감지 및 관리 Zenius SMS는 서버 관리에서 가장 중요한 요소인 장애 예측과 신속한 복구를 위한 체계적인 관리 기능을 통해 안정적인 서버 운영을 보장합니다. 동적 임계치 기반의 장애 예측 기능은 서버 리소스 사용량 변화에 따라 임계치를 자동으로 조정하여 잠재적인 장애를 사전에 감지하고 효과적으로 대응할 수 있도록 지원하며, 사전에 설정된 복구 스크립트를 통해 장애 발생 시 자동으로 복구 작업을 실행하여 다운타임을 최소화합니다. 또한, 장애 발생 당시의 서버 상태를 Snapshot으로 기록하고 처리 이력을 체계적으로 관리해 원인 분석 및 향후 장애 예방에 활용할 수 있는 데이터를 제공합니다. 장애 상황은 단문자, 이메일, Push 알림 등 다양한 채널로 운영자에게 실시간 통보되어 즉각적인 대응이 가능하며, 파일 로그 및 서비스 상태를 실시간으로 감시하여 시스템 무결성을 유지합니다. 이러한 종합적인 장애 관리 기능을 통해 Zenius SMS는 안정적이고 효율적인 서버 운영 환경을 제공합니다. [4] 정밀한 분석 및 리포팅 기능 Zenius SMS는 서버 최적화와 운영 의사결정에 필수적인 데이터를 체계적으로 분석하고 보고하는 정밀한 리포팅 기능을 제공합니다. 주요 서버 성능 지표에 대한 정밀 분석 기능을 통해 성능 변화를 세부적으로 파악할 수 있으며, 성능 비교, 시간대별 분석, 증설 필요성 평가 등 다양한 성능 및 트렌드 분석 도구를 활용해 서버 리소스를 최적화할 수 있습니다. 또한, 네트워크 연결 상태를 정밀히 분석하여 서버 간 통신에서 발생하는 병목 현상을 식별하고 개선 방안을 도출할 수 있는 TCP 상태 분석 기능도 제공합니다. 사용자 요구에 따라 정기 보고서와 성능 보고서 등을 자동으로 생성해 운영 데이터를 명확하고 효율적으로 전달하며, 이를 통해 Zenius SMS는 서버 운영의 투명성과 효율성을 높여줍니다. 서버 모니터링 툴 Zenius SMS만의 장점은?! IT 환경이 기존 온프레미스를 넘어 클라우드, VM(가상머신), MSA(마이크로서비스 아키텍처) 등으로 확장되며 복잡성이 증가함에 따라 서버 관리의 난이도 역시 높아지고 있습니다. 이질적인 환경이 공존하면서 자원을 통합적으로 관리하거나 다양한 플랫폼 간의 연계를 효과적으로 수행하는 데 어려움이 늘어나고 있습니다. 클라우드나 VM과 같은 동적으로 생성·폐기되는 자원의 특성상 자원 과부하, 네트워크 병목 현상, 비효율적인 자원 배분 등의 문제를 실시간으로 모니터링하고 대응하기가 점점 더 어려워지고 있습니다. 또한, 마이크로서비스와 분산 시스템의 확산으로 서비스 간 의존성이 복잡해지면서, 특정 서비스 장애가 전체 시스템에 영향을 미치거나 장애 원인을 추적하는 데 오랜 시간이 걸리는 사례가 빈번히 발생하고 있습니다. Zenius SMS는 이러한 문제를 해결하고 안정적인 서버운영을 지원하는 솔루션입니다. Zenius SMS는 온프레미스뿐 아니라 클라우드, VM, 컨테이너 기반 환경에 대한 모니터링을 지원합니다. 또한 Framework 구조로 구성되어 있기 때문에 서버와 연관된 네트워크, 애플리케이션, 데이터베이스 등을 실시간으로 통합해서 모니터링할 수 있습니다. 이를 통해 운영자는 장애 가능성을 조기에 파악하고, 서비스 중단을 예방할 수 있으며, 네트워크 병목 현상이나 비효율적인 자원 활용으로 인한 성능 저하를 미리 방지할 수 있습니다. 또한, 장애 발생 시 신속한 원인 분석과 대응이 가능해 복구 시간을 단축할 수 있고, 운영 전반의 가시성을 확보함으로써 의사결정의 정확성과 속도를 동시에 향상시킬 수 있습니다. 이를 바탕으로 복잡한 IT 환경에서도 안정적이고 효율적인 서버 운영을 지속적으로 유지할 수 있습니다. 단일 Manager로 최대 1,500개의 장비를 동시에 관리할 수 있는 고성능 설계와 C/C++ 기반의 경량 구조도 Zenius SMS의 강점입니다. 이 구조는 서버의 자원 소모를 줄이고, Kernel 수준에서 최적화되어 시스템이 안정적으로 작동하도록 지원합니다. 특히, 대규모 IT 환경에서도 필요한 장비를 손쉽게 추가하거나 확장할 수 있어 변화하는 요구사항에 빠르게 대응할 수 있습니다. 서버 모니터링 툴 Zenius SMS는 대규모 서버 관리 프로젝트를 포함해 약 1,000여 개의 성공적인 구축 사례를 보유하고 있습니다. GS 인증(1등급) 및 조달청 우수제품으로 지정된 이력은 제품의 품질과 안정성을 입증하며, IT 인프라 관리 시장에서 가장 신뢰받는 솔루션 중 하나로 자리 잡고 있습니다.
2024.12.13
기술이야기
서버 모니터링 솔루션의 필수조건과 최신 트렌드
기술이야기
서버 모니터링 솔루션의 필수조건과 최신 트렌드
안정적인 IT 서비스 운영을 위해서 서버 모니터링 솔루션을 도입, 운영하는 경우가 많습니다. 디지털 전환과 클라우드 컴퓨팅의 확산, IoT와 AI 기술의 발전으로 인해서 더욱 다양한 IT 서비스가 운용되고 그를 뒷받침할 서버 시스템의 수도 점증하면서 서버 모니터링 솔루션의 중요성은 더욱 높아질 것으로 예상됩니다. │서버 모니터링 솔루션이 갖춰야 할 필수조건은? 서버 모니터링 솔루션 활용의 가장 큰 목적은 서버의 성능, 안정성을 실시간으로 파악해서 이상 상황이나 장애를 사전에 예방하거나 빠르게 대응하는 것입니다. 그리고 이 목적을 이루기 위해서는 아래와 같은 조건을 반드시 갖추고 있어야 합니다. · 실시간 모니터링 서버의 성능, 가용성, 보안 상태를 실시간으로 모니터링할 수 있는 기능은 서버 모니터링 솔루션의 핵심 요소입니다. 실시간 모니터링을 통해 관리자는 서버의 현재 상태를 즉시 파악하고, 시스템에서 발생하는 문제를 조기에 발견할 수 있습니다. 예를 들어, CPU 사용률이 급격히 증가하거나 네트워크 트래픽이 비정상적으로 많아지는 경우, 실시간 모니터링을 통해 문제를 즉시 감지하고 대응할 수 있습니다. 이를 통해 다운타임을 최소화하고, 서비스를 중단없이 제공할 수 있습니다. · 광범위한 성능 데이터 수집 서버 모니터링 솔루션은 다양한 성능 지표를 수집할 수 있어야 합니다. 여기에는 CPU 사용률, 메모리 사용량, 디스크 I/O, 네트워크 트래픽 등의 하드웨어관련 데이터뿐만 아니라 애플리케이션과 관련한 데이터도 포함됩니다. 예를 들어, 데이터베이스 쿼리 응답 시간, 웹 서버의 요청 처리 시간 등 애플리케이션의 성능을 상세히 분석할 수 있는 데이터가 여기에 포함됩니다. 이러한 데이터를 통해 시스템의 전반적인 상태를 정확히 파악하고, 서버의 병목 현상을 식별하며 성능을 최적화할 수 있습니다. · 경고 및 알림 기능 서버 모니터링 솔루션은 설정된 임계 값을 초과하거나 이상 징후가 발견되었을 때 즉시 관리자에게 알림을 보내는 기능을 갖춰야 합니다. 이메일, SMS, 푸시 알림 등 다양한 경고 수단을 지원하여, 문제가 발생했을 때 신속하게 대응할 수 있도록 해야 합니다. 예를 들어, 서버의 디스크 사용량이 90%를 초과하거나 네트워크 지연 시간이 급격히 증가할 때, 서버 모니터링 시스템의 경고 알림을 통해 관리자는 즉시 문제를 인지하고 조치를 취할 수 있습니다. 이를 통해 심각한 장애로 발전하기 전에 문제를 해결할 수 있습니다. · 확장성과 유연성 기업의 성장에 따라 추가되는 서버와 애플리케이션을 신속히 모니터링할 수 있도록 확장성이 있어야 합니다. 이는 특히 클라우드 환경에서 중요합니다. 클라우드 인프라를 사용 중인 기업이 수시로 서버를 추가하거나 제거하는 상황이 빈번하게 발생하기 때문입니다. 또한, 대규모 환경에서도 안정적으로 작동하며, 여러 데이터 센터와 클라우드 리전에서 발생하는 데이터도 효율적으로 처리할 수 있어야 합니다. · 대시보드 및 시각화 도구 서버의 상태를 직관적으로 이해할 수 있도록 다양한 대시보드와 시각화 도구를 제공해야 합니다. 이는 관리자가 시스템 상태를 한눈에 파악하고, 문제의 원인과 영향을 빠르게 분석할 수 있게 합니다. 예를 들어, 실시간 대시보드를 통해 서버의 현재 상태를 모니터링하고, 트렌드 분석을 통해 장기적인 성능 변화를 파악할 수 있습니다. 세부적이고 다양한 차트와 그래프는 데이터를 시각적으로 표현하여, 복잡한 데이터를 쉽게 이해하고 분석할 수 있도록 도와줍니다. 대시보드 및 시각화도구 예시(Zenius SMS) · 로그 관리 및 분석 서버와 애플리케이션 로그를 수집하고 분석할 수 있는 기능은 문제의 근본 원인을 파악하고 보안 위협을 탐지하는 데 필수적입니다. 로그 데이터는 실시간 모니터링과 보완되어, 시스템 이벤트의 연속성과 이슈 발생의 맥락을 이해하는 데 도움을 줍니다. 예를 들어, 서버의 로그를 통해 특정 시간에 발생한 오류를 분석하고, 이를 통해 시스템의 취약점을 식별하고 개선할 수 있습니다. 또한, 로그 데이터를 기반으로 보안 위협을 탐지하고 대응할 수 있습니다. · 자동화된 대응 서버 모니터링 솔루션은 문제가 발생했을 때 자동으로 대응하는 기능을 제공해야 합니다. 예를 들어, 서버 재부팅, 서비스 재시작, 자원 확장 등의 자동화된 조치를 지원하여, 인적 오류를 줄이고 문제 해결 시간을 단축할 수 있습니다. 이러한 자동화된 대응은 설정된 조건에 따라 다양한 조치를 자동으로 수행하여, 관리자의 개입 없이도 문제를 해결할 수 있도록 합니다. 이는 시스템의 안정성과 신뢰성을 높이는 데 기여합니다. · 유연한 통합 서버 모니터링 솔루션은 다른 IT 관리 도구와 쉽게 통합할 수 있어야 합니다. 예를 들어, CI(지속적 통합)/CD(지속적 배포) 프로세스, ITSM(Information Technology Service Management), 클라우드나 마이크로 서비스 아키텍처 관리 솔루션 등과의 연동이 필요합니다. 이는 모니터링 데이터의 활용 범위를 넓히고, 전체 IT 환경의 효율성을 높이는 데 도움을 줍니다. 또한 서버 뿐 아니라 네트워크, DB, 애플리케이션 모니터링 툴과의 통합도 가능해야 합니다. · 보안 서버 모니터링 솔루션을 통해 비정상적인 활동을 실시간으로 감지하여 보안위협을 예방할 수 있어야 합니다. 이와 동시에 서버 모니터링 솔루션 자체의 보안도 중요합니다. 데이터 암호화, 접근 제어, 감사 로그 등의 보안 기능을 갖추고 있어야 합니다. 이를 통해 모니터링 시스템이 외부 위협으로 부터 안전하게 운영될 수 있습니다. 이와 더불어 각 사용자의 필요에 맞추어 세부적인 기능을 조정할 수 있는 기능과 지속적인 원활한 업그레이드와 기술 지원도 서버 모니터링 솔루션이 갖춰야할 중요한 조건입니다. │서버 모니터링 솔루션의 최신 트렌드는? 서버 모니터링 솔루션은 기술의 발전과 변화하는 비즈니스 요구에 발맞추어 빠르게 진화하고 있습니다. 대표적인 최근의 변화와 트렌드를 알아보겠습니다. · 클라우드 네이티브 기반 모니터링 클라우드 네이티브 기반의 서버 모니터링 솔루션은 클라우드 인프라의 복잡성과 변화하는 특성을 효과적으로 관리할 수 있습니다. 클라우드 서비스 제공업체의 API와 통합되어 인프라 상태를 실시간으로 파악하고 자동으로 조정할 수 있어, 서비스 중단을 최소화하고 사용자 경험을 높여주기 때문에, 많은 기업이 클라우드 네이티브 기반의 서버 모니터링 솔루션을 채택하고 있습니다. · 인공지능 및 머신러닝 기반 모니터링 인공지능과 머신러닝 기술이 서버 모니터링 솔루션에 적용되고 있습니다. 이를 통해 대용량 로그 데이터를 빠르게 분석하여 문제의 근본 원인을 빠르게 파악하고 자동으로 대응할 수 있습니다. 서버 모니터링 솔루션은 AI와 ML을 기반으로 정확하고 자동화된 예측과 분석, 대응이 가능한 효과적이고 신뢰도 높은 IT 인프라 관리 솔루션으로 발전하고 있습니다. · 마이크로서비스 아키텍처(MSA) 환경 모니터링 MSA 환경에서의 서버 모니터링 솔루션은 분산 시스템 내 각 마이크로서비스를 개별적으로 모니터링하고, 실시간 데이터 수집 및 분석을 통해 문제를 즉시 발견 및 대응하며, 자동화된 경고 시스템으로 빠른 문제 해결을 지원하고 있습니다. 또한 Docker와 Kubernetes 같은 컨테이너 및 오케스트레이션 도구와의 통합도 중요한 트렌드로 자리잡고 있습니다. · 자동화된 대응 및 자가 치유 문제가 발생했을 때 자동으로 대응하는 시스템이 도입되고 있습니다. 예를 들어, 서버가 과부하 상태일 때 자동으로 서버를 확장하거나, 특정 오류가 발생했을 때 자동으로 재부팅하는 등의 기능이 포함됩니다. 이러한 자동화된 대응은 시스템의 가용성과 안정성을 높이는 데 기여합니다. 또한 자가 치유 기능은 시스템이 자동으로 문제를 감지하고 수정하는 능력을 갖추게 하여, 관리자의 개입 없이도 안정적인 운영을 가능하게 합니다. · 통합 모니터링 다양한 모니터링 툴과 시스템을 통합하여 중앙 집중형 대시보드에서 모든 인프라와 애플리케이션을 모니터링하는 것이 중요해지고 있습니다. 따라서 통합된 뷰를 통한 모니터링의 효율성이 높아지고 있습니다. 예를 들어 관리자는 다양한 모니터링 솔루션에서 수집된 데이터를 통합된 대시보드에서 한눈에 확인할 수 있습니다. 이러한 대시보드는 문제 발생 시 원인을 신속히 파악하고, 적합한 조치를 취할 수 있도록 도와줍니다. · 비용 및 자원 최적화 비용 및 자원 최적화는 지속해서 서버 모니터링 솔루션의 핵심 요소로 꼽히고 있습니다. 따라서 서버 모니터링 솔루션은 서버 자원의 사용 패턴을 분석하고, 불필요한 자원 낭비를 줄이며, 자원을 효율적으로 배분할 수 있는 기능에 중점을 맞춰서 발전하고 있습니다. · 보안 중심 모니터링 보안 위협이 증가함에 따라 보안 중심의 모니터링이 중요해지고 있습니다. 따라서 서버 모니터링 솔루션 자체의 기능을 강화하거나, SIEM(Security Information and Event Management)과 같은 보안전문 솔루션과의 연동을 통해 보안 로그와 이벤트 데이터를 분석하여 잠재적인 보안 위협에 빠르게 대처하는 사례가 늘고 있습니다. 이와 같이 서버 모니터링 솔루션은 클라우드나 마이크로 시스템 아키텍처와 같은 시스템의 환경의 변화에 따라, 인공지능과 같은 기술적 진화에 따라, 또한 보안이나 비용절감과 같은 사용자들의 니즈의 변화에 따라 다양한 방향으로 진화, 발전하고 있습니다. 고객 서버 시스템 환경이나 서비스의 특성이나 고객의 특정 니즈에 따라 최신 트랜드를 잘 반영한 솔루션을 선택하여 서버 시스템의 운용 효율과, IT 서비스의 안정성을 제고하는 것이 IT 운용 부서의 주요 과제 중의 하나가 되고 있습니다.
2024.08.05
기술이야기
SIEM을 도입해야 하는 5가지 이유
기술이야기
SIEM을 도입해야 하는 5가지 이유
IT 산업의 발전에 따라 다양한 장비와 시스템에서 매일 엄청난 양의 로그가 만들어지고 있습니다. 보안 장비, 서버, 미들웨어 등에서 생성되는 로그들이 대표적입니다. 이러한 로그들을 모두 취합하여 관리하게 되면, 1년 동안 저장되는 데이터는 테라바이트(TB) 단위의 디스크 용량이 필요한데요. 이는 인프라 관리에 있어 큰 부담이 될 수 있겠죠. 이때 통합 로그 관리 시스템인 SIEM(Security Information and Event Management)이 해결책이 될 수 있습니다. 그렇다면 SIEM은 무엇일까요? SIEM은 보안 정보 관리(SIM, Security Information Management)와 보안 이벤트 관리(SEM, Security Event Management)의 이점을 결합한 로그 관리 도구입니다. 즉 수집한 로그를 통해 정보를 분석하여 보안상 위협이 되는 이벤트를 실시간으로 감지하는 솔루션이라고 할 수 있죠. 그래서 이번 시간에는 SIEM이 왜 필요한지, 그리고 어떤 특장점이 있는지 알아보도록 하겠습니다. │SIEM, 왜 필요할까? SIEM이 필요한 가장 큰 이유는 빅데이터 처리와 보안적 측면에서 설명할 수 있습니다. 빅데이터 로그는 보안 사고가 발생한 근거를 찾아내는 중요한 증거 자료로 활용됩니다. 예를 들어 대형 온라인 쇼핑몰에서는 수많은 거래가 이루어지며 해커의 침입 시도가 발생할 수 있는데요. 이러한 기록이나 비정상적인 접근을 실시간으로 감지하여 문제가 생기기 전에 미리 대응할 수 있습니다. 이처럼 보안 위협에 효과적으로 대응하려면, 수집한 로그 데이터에 대한 체계적인 분석이 필요합니다. 관리되지 않은 로그는 IT 시스템의 장애나 문제 발생 시 원인을 찾아내기 어렵기 때문이죠. 따라서 로그 분석을 위해 로그를 정규화하여 저장하고, 효율적으로 관리하기 위한 로그 압축 보관 툴이 필요합니다. 또한 시스템 로그와 애플리케이션 로그 등 각 IT 인프라에서 발생하는 수많은 로그들은 빅데이터의 영역에 속합니다. 따라서 이를 중앙집중적으로 처리하여 효과적으로 분석하고 관리하는 도구가 필요하죠. │SIEM의 주요구성 SIEM은 네트워크 범위의 로그를 수집하고, 저장하며, 분석하는 기능을 갖고 있는데요. SIEM의 구성도 그림을 통해 좀 더 자세히 살펴보겠습니다. 로그 수집 SIEM은 서버, 네트워크, 보안장비, 클라우드 등 다양한 IT 인프라에서 발생하는 로그 데이터를 Syslog나 SNMP 등을 이용해 로그와 이벤트를 모아 Collector에 수집합니다. 이를 위해 직접 대상 장비에 Agent/Agentless 방식을 활용하거나, 클라우드의 경우 API 연동을 통해 다양한 방식으로 로그를 수집하죠. 실시간으로 발생되는 로그 수집은 물론, 방화벽/IDS/IPS 등 다양한 보안 장비에 대한 로그 데이터 수집이 필요합니다. 로그 저장 로그 수집뿐만 아니라 로그 저장 역시 중요합니다. 주로 ELK Stack을 활용하거나 수집 로그에 대한 분산 처리/저장 엔진을 활용하여, 로그를 저장하게 되는데요. 주로 관계형 데이터베이스에 자제적으로 저장하는 경우가 많습니다. 인덱싱 속도와 효율을 높이기 위해 ELK Stack을 활용하여, 로그를 저장하는 것 역시 좋은 대안이 될 수 있죠. 로그 분석 로그를 수집하고 저장한 다음 단계는 로그를 분석하는 것입니다. 이때 중요한 과정이 '파싱(Parsing)'입니다. 파싱은 비정형 로그 데이터를 쿼리가 가능한 구조화된 형태로 변환하는 과정입니다. 쉽게 말해, 파싱은 비정형 로그 데이터를 자르고 인덱스를 추가하여(key-value 형식으로) 보다 쉽게 식별할 수 있습니다. 이처럼 파싱을 통해 로그를 유형별로 분류하고, 정규화 및 표준화 작업을 거쳐, 분석에 필요한 정제된 로그를 추출합니다. 이렇나 정제된 로그는 분석 과정에서 매우 유용하게 사용됩니다. 시각화 및 리포팅 수집된 로그의 핵심 지표와 요약 이벤트를 설정하여, 시각화해서 볼 수 있습니다. 또한 사용자 정의 기반의 대시보드를 통해, 다양한 컴포넌트를 활용한 로그 데이터의 시각화와 리포팅 기능 역시 제공해야 합니다. │SIEM 도입 시 얻을 수 있는 5가지 앞에서도 SIEM에 대한 이점을 잠깐 언급했지만, 사실 이밖에도 여러 특장점이 있는데요. 그 중 대표적으로 5가지를 소개해 드릴게요. 첫째, 보안 수준의 강화 기존의 ESM(Enterprise Security Management)과는 다르게 SIEM은, 많은 양의 로그 데이터를 상관 분석하여 보안 위협을 찾아낼 수 있습니다. 기업 내 정보시스템의 보안 이벤트를 관리해서, 내부와 외부를 가리지 않고 기업 전반의 통합 보안 관리가 가능해지죠. 둘째, 통합 로그 관리 [그림] Zenius SIEM : 요약뷰 다양한 레거시 인프라와 클라우드에서 발생하는 로그를 하나의 플랫폼으로 일원화하여, 로그 관리가 훨씬 쉬워집니다. 장기간 데이터를 저장하고 모든 인프라에서 발생하는 로그를 파싱하여 관리하면, 관리 포인트를 한 곳으로 모을 수 있어 기업에서는 비용과 시간을 크게 절약할 수 있습니다. 셋째, 인덱싱을 통한 로그 검색 [그림] Zenius SIEM : 호스트 및 로그유형 트리 검색 기능 호스트 및 로그 유형 별로 검색어와 조건을 설정해서 로그를 검색할 수 있습니다. 특정 시간대나 특정 검색어를 통해, 대용량의 로그 중 일부만을 추출하여 분석할 수 있어 로그 분석이 훨씬 용이해집니다. 넷째, 보안 감시 설정 및 상관 분석 [그림] Zenius SIEM : 상관분석 감시설정 수집된 다양한 로그들의 상관관계를 분석하면 더 가치 있고 유의미한 이벤트를 확인할 수 있습니다. 예를 들어 방화벽 접속 로그에서 유해 IP나 등록되지 않은 IP로의 접근을 이벤트로 설정하면, 유해 IP를 실시간으로 확인할 수 있습니다. 또한 보안 위협 상황과 거래 이상 탐지 등 시나리오 기반으로 이벤트를 정의하고 자동으로 탐지할 수 있는 상관 분석 기능도 사용할 수 있습니다. 다섯째, 컴플라이언스 준수를 위한 측면 최근 몇 년간 기업들이 고객의 개인정보를 더 잘 보호하도록 법이 강화되었습니다. 특히 해킹과 개인정보 침해 사건이 늘어나면서 기업들이 보안을 철저히 해야 할 필요성이 커졌는데요. SIEM을 이용하면 이러한 보안 요구사항을 충족하는 데 큰 도움이 됩니다. KISA에서 권고하는 정보보호 및 개인정보보호 관리체계(ISMS-P)에서는 서버, 보안 시스템 등에 대한 사용자 접속 기록과 시스템 로그를 6개월 이상 저장하고, 이를 안전하게 관리해야 한다고 명시하고 있습니다. 또한 개인정보보호법과 정보통신망법에 따르면 로그는 1년 이상 보관해야 하고, 위조나 변조를 막기 위해 물리적인 서버에 저장하고 정기적으로 백업을 해야 하죠. 하지만 SIEM 시스템을 도입하면 이러한 법적 요구사항을 쉽게 준수할 수 있습니다. 따라서, 기업은 고객의 개인정보를 안전하게 보호하고, 침해사고 발생 시 빠르게 대응할 수 있습니다. 이번 시간에는 SIEM이 왜 중요하고, 어떤 특장점이 있는지 자세히 알아보았습니다. 요즘 기업에서는 보안 관련 요소들을 각각 관리하는 것이 쉽지 않습니다. 특히 규모가 큰 기업이나 보안이 중요한 공공기관의 경우에는 통합 관리 시스템이 꼭 필요하죠. 따라서, Zenius SIEM과 같은 솔루션을 통해 로그 관리를 안정적이고 효율적으로 해보는 건 어떨까요? ?더보기 Zenius SIEM으로 로그 관리하기
2024.07.29
기술이야기
EMS, NPM, AIOps까지! NMS의 진화 자세히 보기
기술이야기
EMS, NPM, AIOps까지! NMS의 진화 자세히 보기
앞선 글들을 통해서 NMS의 기본 개념, 구성요소와 기능, 정보 수집 프로토콜에 대해서 알아봤었는데요. 이번 글에서는 NMS의 역사와 진화 과정, 그리고 최근 트렌드에 대해서 자세히 알아보겠습니다. EMS, NPM, 그리고 AIOps에 이르기까지 네트워크의 빠른 변화에 발맞추어 진화하고 있는 NMS에 대해서 하나씩 하나씩 살펴보겠습니다. ㅣNMS의 역사와 진화 과정 우선 NMS의 전반적인 역사와 진화 과정을 살펴보겠습니다. [1] 초기 단계 (1980년대 이전) 초기에는 네트워크 관리가 수동적이었습니다. 네트워크 운영자들은 네트워크를 모니터링하고 문제를 해결하기 위해 로그 파일을 수동으로 분석하고 감독했습니다. [2] SNMP의 등장 (1988년) SNMP(Simple Network Management Protocol)의 등장으로 네트워크 장비에서 데이터를 수집하고 이를 중앙 집중식으로 관리하는 표준 프로토콜을 통해 네트워크 관리자들이 네트워크 장비의 상태를 실시간으로 모니터링하고 제어할 수 있게 됐습니다. [3] 네트워크 관리 플랫폼의 출현 (1990년대 중후반) 1990년대 후반부에는 상용 및 오픈 소스 기반의 통합된 네트워크 관리 플랫폼이 등장했습니다. 이러한 플랫폼들은 다양한 네트워크 장비와 프로토콜을 지원하고, 시각화된 대시보드와 경고 기능 등을 제공하여 네트워크 관리의 편의성을 높였습니다. [4] 웹 기반 NMS (2000년대 중반) 2000년대 중반에는 웹 기반의 NMS가 등장했습니다. 이러한 시스템은 사용자 친화적인 웹 인터페이스를 통해 네트워크 상태를 모니터링하고 관리할 수 있게 했습니다. [5] 클라우드 기반 NMS (2010년대 이후) 최근 몇 년간 클라우드 기반 NMS의 등장으로 네트워크 관리의 패러다임이 변화하고 있습니다. 또한 빅데이터 기술과 인공지능(AI) 기술을 활용하여 네트워크 성능을 최적화하고, 향후 성능을 예측할 수 있는 성능 예측 기능까지 NMS에서 제공하고 있습니다. ㅣNMS에서 EMS로의 진화 네트워크 환경은 빠르게 변화하게 되고, 이에 따라서 NMS도 EMS로 진화하게 됩니다. NMS의 진화는 총 세 가지 세대로 나눌 수 있습니다. 1세대: 디바이스 관리 시스템 기존의 NMS는 외산 제조사에서 제공하는 전용 네트워크 솔루션이 주를 이루었습니다. CISCO의 시스코웍스(CiscoWorks), IBM의 넷뷰(NetView) HP의 네트워크 노드 매니저(Network Node Manager) 등 다양한 벤더들이 자사의 제품에 대한 모니터링 서비스를 제공하기 위해 특화된 디바이스 관리 솔루션을 내놓았죠. HP Network Node Manager 예시 화면(출처ⓒ omgfreeet.live) 물론 자사의 제품을 관리하기 위한 목적에서 출발한 솔루션이었기에, 대규모 이기종 IT 인프라 환경에 대한 모니터링 기능은 제공하지 못했습니다. 2세대: IT 인프라 관리 시스템 EMS의 등장 1세대의 NMS의 경우 빠르게 급변하는 네트워크 트렌드를 따라갈 수 없었습니다. 가상랜(VLAN), 클라이언트-서버 기술이 발달하게 되자, IP 네트워크 관계만으로 실제 토폴로지를 파악하기 어려웠습니다. 또한 네트워크장비 및 회선의 상태뿐 아니라, 서버 등의 이기종 IT 인프라 통합 모니터링에 대한 니즈와 함께 EMS(Enterprise Management System)의 시대가 시작됩니다. 이에 따라 서비스 관리 차원의 통합 관제 서비스가 등장합니다. 기존의 네트워크 모니터링뿐 아니라 서버, DBMS, WAS 등 IT 서비스를 이루고 있는 모든 인프라들에 대한 통합 모니터링에 대한 관심과 니즈가 증가했기 때문입니다. 3세대: 클라우드 네이티브 환경의 EMS 2010년 중 이후 서버, 네트워크 등 IT 인프라에 대한 클라우드 네이티브로의 전환이 가속화되었습니다. 기존의 레거시 환경에 대한 모니터링과 함께 퍼블릭, 프라이빗 클라우드에 대한 모니터링 니즈가 증가하면서 모든 환경에 대한 통합적인 가시성을 제공해 줄 수 있는 EMS가 필요하게 되었죠. 이외에도 AI의 발전을 통해 AIOps, Observability라는 이름으로 인프라에 대한 장애를 사전적으로 예측할 수 있는 기능이 필요하게 됐습니다. ㅣ네트워크 환경 변화(가상화)와 NMS의 변화 이번에는 네트워크 환경 변화에 따른 NMS의 변화에 대해서 알아보겠습니다. 네트워크 환경 변화(네트워크 가상화) 네트워크 구성 방식은 지속적으로 변화해왔습니다. 클라이언트-서버 모델부터 중앙 집중식 네트워크, MSA 환경에서의 네트워크 구성까지 이러한 변화는 기술 발전, 비즈니스 요구 사항, 보안 요구 사항 등 다양한 요인에 의해 영향을 받았는데요. 무엇보다 가장 중요한 변화는 전통적인 온 프레미스 네트워크 구조에서 네트워크 자원이 더 이상 물리적인 장비 기반의 구성이 아닌 가상화 환경에서 구성된다는 점입니다. ▪소프트웨어 정의 네트워킹(SDN, 2000년대 후반 - 현재): 네트워크 관리와 제어를 분리하고 소프트웨어로 정의하여 유연성과 자동화를 향상시키는 접근 방식입니다. SDN은 네트워크 관리의 복잡성을 줄이고 가상화, 클라우드 컴퓨팅 및 컨테이너화와 같은 새로운 기술의 통합을 촉진시켰습니다. ▪네트워크 가상화 (NFV, 현재): 기존 하드웨어 기반 전용 장비에서 수행되던 네트워크 기능을 소프트웨어로 가상화하여 하드웨어 의존성과 장비 벤더에 대한 종속성을 배제하고, 네트워크 오케스트레이션을 통해 네트워크 환경 변화에 민첩한 대응을 가능하게 합니다. ㅣ클라우드, AI 등의 등장에 따른 NMS의 방향 클라우드 네이티브가 가속화되고, AI를 통한 인프라 관리가 주요 화두로 급부상하면서 네트워크 구성과 이를 모니터링하는 NMS의 환경 역시 급변하고 있습니다. 클라우드 내의 네트워크: VPC VPC(Virtual Private Cloud)는 퍼블릭 클라우드 환경에서 사용할 수 있는 전용 사설 네트워크입니다. VPC 개념에 앞서 VPN에 대한 개념을 단단히 잡고 넘어가야 합니다. VPN(Virtual Private Network)은 가상사설망으로 '가상'이라는 단어에서 유추할 수 있듯이 실제 사설망이 아닌 가상의 사설망입니다. VPN을 통해 하나의 네트워크를 가상의 망으로 분리하여, 논리적으로 다른 네트워크인 것처럼 구성할 수 있습니다. VPC도 이와 마찬가지로 클라우드 환경을 퍼블릭과 프라이빗의 논리적인 독립된 네트워크 영역으로 분리할 수 있게 해줍니다. VPC가 등장한 후 클라우드 내에 있는 여러 리소스를 격리할 수 있게 되었는데요. 예를 들어 'IP 주소 간에는 중첩되는 부분이 없었는지', '클라우드 내에 네트워크 분리 방안' 등 다양한 문제들을 VPC를 통해 해결할 수 있었습니다. ▪서브넷(Subnet): 서브넷은 서브 네트워크(Subnetwork)의 줄임말로 IP 네트워크의 논리적인 영역을 부분적으로 나눈 하위망을 말합니다. AWS, Azure, KT클라우드, NHN 등 다양한 퍼블릭 클라우드의 VPC 서브넷을 통해 네트워크를 분리할 수 있습니다. ▪서브넷은 크게 퍼블릿 서브넷과 프라이빗 서브넷으로 나눌 수 있습니다. 말 그대로 외부 인터넷 구간과 직접적으로 통신할 수 있는 공공, 폐쇄적인 네트워크 망입니다. VPC를 이용하면 Public subnet, Private subnet, VPN only subnet 등 필요에 따라 다양한 서브넷을 생성할 수 있습니다. ▪가상 라우터와 라우트 테이블(routing table): VPC를 통해 가상의 라우터와 라우트 테이블이 생성됩니다. NPM(Network Performance Monitoring) 네트워크 퍼포먼스 모니터링(NPM)은 전통적인 네트워크 모니터링을 넘어 사용자가 경험하는 네트워크 서비스 품질을 측정, 진단, 최적화하는 프로세스입니다. NPM 솔루션은 다양한 유형의 네트워크 데이터(ex: packet, flow, metric, test result)를 결합하여 네트워크의 성능과 가용성, 그리고 사용자의 비즈니스와 연관된 네트워크 지표들을 분석합니다. 단순하게 네트워크 성능 데이터(Packet, SNMP, Flow 등)를 수집하는 수동적인 과거의 네트워크 모니터링과는 다릅니다. 우선 NPM은 네트워크 테스트(Synthetic test)를 통해 수집한 데이터까지 활용하여, 실제 네트워크 사용자가 경험하는 네트워킹 서비스 품질을 높이는데 그 목적이 있습니다. NPM 솔루션은 NPMD라는 이름으로 불리기도 합니다. Gartner는 네트워크 성능 모니터링 시장을 NPMD 시장으로 명명하고 다양한 데이터를 조합하여 활용하는 솔루션이라고 정의했습니다. 즉 기존의 ICMP, SNMP 활용 및 Flow 데이터 활용과 패킷 캡처(PCAP), 퍼블릭 클라우드에서 제공하는 네트워크 데이터 활용까지 모든 네트워크 데이터를 조합하는 것이 핵심이라 할 수 있습니다. AIOps: AI를 활용한 네트워크 모니터링 AI 모델을 활용한 IT 운영을 'AIOps'라고 부릅니다. 2014년 Gartner를 통해 처음으로 등장한 이 단어는 IT 인프라 운영에 머신러닝, 빅데이터 등 AI 모델을 활용하여 리소스 관리 및 성능에 대한 예측 관리를 실현하는 것을 말합니다. 가트너에서는 AIOps에 대한 이해를 위해 관제 서비스, 운영, 자동화라는 세 가지 영역으로 분류해서 설명하고 있습니다. ▪관제(Observe): AIOps는 장애 이벤트가 발생할 때 분석에 필요한 로그, 성능 메트릭 정보 및 기타 데이터를 자동으로 수집하여 모든 데이터를 통합하고 패턴을 식별할 수 있는 관제 단계가 필요합니다. ▪운영(Engine): 수집된 데이터를 분석하여 장애의 근본 원인을 판단하고 진단하는 단계로, 장애 해결을 위해 상황에 맞는 정보를 IT 운영 담당자에게 전달하여 반복적인 장애에 대한 조치 방안을 자동화하는 과정입니다. ▪자동화(Automation): 장애 발생 시 적절한 해결책을 제시하고 정상 복구할 수 있는 방안을 제시하여, 유사 상황에도 AIOps가 자동으로 조치할 수 있는 방안을 마련하는 단계입니다. 위의 세 단계를 거쳐 AIOps를 적용하면 IT 운영을 사전 예방의 성격으로 사용자가 이용하는 서비스, 애플리케이션, 그리고 인프라까지 전 구간의 사전 예방적 모니터링을 가능하게 합니다. 또한 구축한 데이터를 기반으로 AI 알고리즘 및 머신 러닝을 활용하여 그 어떠한 장애에 대한 신속한 조치와 대응도 자동으로 가능하게 합니다. Zenius를 통한 클라우드 네트워크 모니터링 참고로 Zenius를 통해 각 퍼블릭 클라우드 별 VPC 모니터링이 가능합니다. VPC의 상태 정보와 라우팅 테이블, 서브넷 목록 및 서브넷 별 상세 정보 (Subnet ID, Available IP, Availability Zone 등)에 대한 모니터링 할 수 있습니다. Zenius-CMS를 통한 AWS VPC 모니터링 이외에도 각 클라우드 서비스에 대한 상세 모니터링을 통해 클라우드 모니터링 및 온 프레미스를 하나의 화면에서 모니터링하실 수 있습니다. 。。。。。。。。。。。。 지금까지 살펴본 것처럼, 네트워크의 변화에 따라서 NMS는 계속해서 진화하고 있습니다. 현재의 네트워크 환경과 변화할 환경을 모두 완벽하게 관리할 수 있는 NMS 솔루션을 통해 안정적으로 서비스를 운영하시기 바랍니다.
2024.04.03
기술이야기
클라우드 전환과 하이브리드 클라우드가 성공하려면?
기술이야기
클라우드 전환과 하이브리드 클라우드가 성공하려면?
정부와 공공기관, 그리고 금융권과 대기업 등 모든 분야에서 클라우드 전환이 가속화되고 있습니다. 이에 따라서 가트너(Gartner)는 2018년 약 2.1조 원이었던 국내 클라우드 시장 규모가 2024년에는 약 '6조 원'에 이를 것으로 내다봤습니다. 。。。。。。。。。。。。 1. 클라우드 전환 단계 ▪초창기: 소규모 Workload가 시범적으로 전환되는 시기 ▪과도기: 인프라, 네이티브 앱 등 주요 Workload가 전환되는 시기 ▪정착기: 모든 Workload가 클라우드에서 개발/구축되는 시기 클라우드 전환은 크게 세 단계로 나누어서 진행됩니다. 대부분의 기업과 기관이 현재 '클라우드 전환 과도기'에 접어든 가운데, 몇 가지 작지 않은 이슈로 인한 어려움을 겪고 있습니다. 2. 클라우드 송환? 클라우드에서 On-Premise로 복귀?! IDC는 최근, "향후 2년 내 프라이빗 클라우드(Private Cloud) 또는 비 클라우드 환경으로의 이전을 계획하고 있는 기업의 비중이 70%가 넘는 것으로 나타났으며, 이러한 현상은 더욱 심화될 전망이다"라고 발표했습니다. '클라우드 송환(Cloud Repatriation)'이라고도 부를 수 있는 이 같은 현상은, 주로 클라우드의 높은 비용·성능 문제·보안 및 규제·공급자 Lock-in 등이 주요 원인으로 지적되고 있습니다. 이와 같은 클라우드 전환 과도기에서의 어려움을 극복하고 효율성을 높이기 위해, '하이브리드 클라우드'로의 전환이 새로운 트렌드로 자리 잡았습니다. 3. 유연하게 활용한다! ‘하이브리드 클라우드’로의 전환 트렌드 하이브리드 클라우드(Hybrid Cloud)는 퍼블릭·프라이빗 클라우드와 대형 IDC 센터와 같은, 온프레미스(On-Premise) 환경을 조합하여 사용하는 것을 말합니다. ⓒ디지털 서비스 이용 지원 시스템 현재 87% 이상의 기업이 2가지 이상의 멀티 클라우드를 사용하며, 72% 이상은 하이브리드 클라우드를 사용하는 것으로 나타났습니다. 하이브리드 클라우드의 장점 ▪다양한 환경을 조합하여 유연하게 리소스를 확장하거나 축소 가능 ▪민감정보를 프라이빗 클라우드에 유지하여 보안성 강화 ▪서로 다른 클라우드 환경의 장점의 조합 및 활용 가능 하이브리드 클라우드는 위와 같은 분명한 장점이 있기에, 계속해서 많은 기업과 기관이 사용할 것으로 예상됩니다. 하지만 하이브리드 클라우드도 반드시 극복해야 할 한계와 문제점이 있습니다. 하이브리드 클라우드의 한계는 크게 세 가지로 나눠볼 수 있는데요. 4. 하이브리드 클라우드의 세 가지 한계, 그리고 극복 방안 관리의 복잡성 Complexity On-Premise, 하이브리드 클라우드, 퍼블릭 클라우드 등은 모두 서로 다른 인프라 구성과 특성을 보유하고 있습니다. 따라서 다양한 CSP와 Legacy 시스템 등을 종합적으로 관제하기 위한 모니터링 기술이 필요합니다. 정책의 분산화 Decentralization 각 CSP의 독자적인 기술과 운영환경에 따라, 기업의 IT 인프라 관리 정책이 분산화될 우려가 있습니다. 따라서 서로 다른 API 환경에 대응할 수 있는 중립적인 모니터링 접근 방식이 필요합니다. 서비스 품질 이슈 Quality 이기종 환경에서의 실시간 성능 모니터링 부재로, 서비스 품질 및 성능 문제가 발생할 수 있습니다. 따라서 실시간 상태 및 성능 지표 모니터링을 통한 최적의 프로비저닝 역량 확보가 중요합니다. 결국 하이브리드 클라우드의 세 가지 한계를 극복할 수 있는 '성공적인 모니터링 전략'이 필요합니다. 5. 하이브리드 클라우드 환경에서의 성공적인 모니터링 전략 앞서 살펴본 것처럼 하이브리드 클라우드의 효율을 높이고 한계를 극복하기 위해선, 성공적인 클라우드 & On-Premise 통합 모니터링이 필요합니다. 통합 모니터링을 통해서 다양한 관리 Point를 단일화하고, 일관된 IT 정책을 적용하며, 다양한 관점별 View를 통한 데이터 가시성을 확보할 수 있습니다. 또한 각 환경에 대한 실시간 성능 지표 모니터링과 신속한 장애 감지 및 원인 분석을 통해, 높은 서비스 품질을 유지할 수 있습니다. 주요 Point에 대해서 자세히 살펴본다면 다음과 같습니다. l 단일 Framework 기반의 통합 모니터링 환경 구성 성공적인 모니터링을 위해서는 Public/Private 클라우드와 On-Premise를 아우르는 단일 Framework 기반의 통합 모니터링 환경을 구성해야 합니다. 다양한 환경에 대한 통합 모니터링 시스템을 구축하여, 대시보드와 토폴로지 맵 등을 통해 분산된 IT 리소스와 서비스 정보를 한눈에 볼 수 있어야 하는 것이죠. l 퍼블릭 클라우드 모니터링: 통합 관리 및 운영 가시성 확보 제니우스(Zenius)의 클라우드 서비스 맵 이용 중인 클라우드 서비스 전체 및 개별 단위의 주요 지표 상세 모니터링으로, 가시성을 확보해야 합니다. 이를 통해서 다양한 서비스의 주요 지표를 관리, 이용 서비스 간의 연관관계 관리, 과금(Billing) 관리, 즉각적인 장애 관리를 할 수 있습니다. l 프라이빗 클라우드 모니터링: 개별적인 구성 환경을 고려한 모니터링 각 기업과 공공기관 개별적인 클라우드 구성 환경을 고려하여, 클라우드 인프라 자원을 관리하고 활용도를 높이기 위한 모니터링 전략도 필요합니다. 위의 설명처럼 쿠버네티스(Kubernetes), 컨테이너(Container), SDN 등 프라이빗 클라우드 환경을 구성하는 요소를 다각적으로 관리하여 IT 인프라 자원의 활용도를 향상시켜야 합니다. l MSA 기반 애플리케이션 모니터링 IDC에 따르면 2025년에 출시되는 앱의 90% 이상이 '클라우드 네이티브'로 구현될 전망이라고 합니다. 클라우드 네이티브의 핵심은 'MSA(Micro Service Architecture)' 방법론으로의 전환입니다. 애플리케이션을 효과적으로 실행·배포·활용하기 위한 핵심요소는 'Container'이죠. 따라서 MSA 환경에서의 성공적인 애플리케이션 관리를 위해서는 실시간 모니터링, 분산 시스템 관제, 서비스 수요 변화 대응 이 세 가지가 가장 중요합니다. 위 도표에 정리된 것처럼 컨테이너 기반의 마이크로 서비스 모니터링, 복잡화된 시스템 간 트랜잭션 분석 및 가시화, 오토스케일링 자동 대응을 통한 관제 연속성 확보 전략을 구축한다면 성공적으로 MSA 기반의 애플리케이션 모니터링을 할 수 있습니다. l 레거시 환경 모니터링 마지막으로 On-premise로 자체 보유하고 있는 레거시 장비와 프라이빗 클라우드 장비가 있는 전산실의 성공적인 모니터링을 위해서는, 먼저 On-premise 환경을 고려한 최적의 포인트 솔루션과 통합 플랫폼 기반 모니터링이 확보되어야 합니다. 또한 안정적인 On-Premise 환경 운영을 위해 전산실 부대설비(UPS, 항온 항습기 등), 환경감시(온/습도, 누수 등)에 대한 레거시 환경 맞춤형 관리가 가능해야 합니다. 물리/가상 자원 간의 그룹화 관리 기능, 다양한 자원 간의 이벤트 연관 설정 및 분석 기능도 성공적인 레거시 환경 모니터링을 위한 필수조건입니다. 6. 성공적인 모니터링 솔루션 선택 기준은? 클라우드 전환기, 하이브리드 클라우드 환경에서 성공적인 모니터링을 위한 루션 선택 기준은 1) 기술력이 있는지 2) 검증된 솔루션인지 3) 믿을 수 있는 기업인지 이렇게 세 가지로 정리할 수 있습니다. 하나, 기술력이 있는 솔루션인가? 클라우드와 레거시 통합을 위한 프레임워크 기반의 솔루션인지, 그리고 여러 환경에 존재하는 IT 자원을 통합적으로 가시화할 수 있는지, 변화에 쉽게 대응할 수 있는 사용자 맞춤 설계형 대시보드를 제공하는지를 꼭 살펴봐야 합니다. 브레인즈컴퍼니 제니우스(Zenius)의 퍼블릭 클라우드 서비스 관제 예시 또한 AI 기술을 통해 장애를 사전에 예방하는 제니우스(Zenius) 처럼, 서비스 장애로 인한 손실을 방지하기 위한 사전 장애 감지 및 대응도 지원하는지 꼭 살펴봐야 합니다. 업무 효율과 편의성을 높이기 위한 오토스케일링 자동 대응, 장애/이벤트 오토리커버리 등 운영 자동화 기능도 필수 요소입니다. 둘, 검증된 솔루션인가? 클라우드 서비스 보안인증(CSAP), 마켓플레이스 등록 등 클라우드 환경에서의 성능 검증 절차 등 거친 솔루션인지도 중요하게 살펴봐야 합니다. 또한 다수의 공공기관 및 다양한 산업군에서 사용되고 있는지도 중요한 판단 기준입니다. 셋, 믿을 수 있는 기업의 솔루션인가? 마지막으로 모니터링 서비스를 개발 및 운영한 업력, 재무 상태 안정성, 전문 인력 보유 등으로 지속적인 지원이 가능한 기업의 솔루션인지를 검토해 봐야 합니다. 。。。。。。。。。。。。 브레인즈컴퍼니는 전통적인 IT 인프라 모니터링 시장에서의 경험을 바탕으로, 하이브리드 환경에서의 성공적인 모니터링을 수행하고 있습니다. 이제 필수가 된 클라우드 전환, 제대로 된 솔루션 선택을 통해 성공적으로 진행하시기 바랍니다!
2024.01.18
기술이야기
테라폼(Terraform)의 모든 것, 그리고 AWS EC2 생성하기
기술이야기
테라폼(Terraform)의 모든 것, 그리고 AWS EC2 생성하기
클라우드 환경이 도래하면서 CSP(Cloud Service Provider)에서는 콘솔을 통해 클라우드 자원에 쉽게 접근할 수 있게 되었습니다. 하지만 서비스를 운영하며 발생하는 다양한 이슈를 콘솔에서 전부 관리하기에는 무리가 있습니다. 반복적인 작업과 휴먼에러가 발생하기 때문이죠. 이러한 문제를 한 번에 해결할 수 있는 방법이 바로 IaC(Infrastructure as Code)입니다. 인프라를 코드로 관리하는 컨셉으로, 효율적인 데브옵스와 클라우드 자동화 구축을 위해 ‘꼭’ 필요한 기술로 각광받고 있죠. 그중에서도 ‘테라폼(Terraform)’은 가장 강력한 IaC 도구로 꼽힙니다. “테라폼(Terraform)이란?” 테라폼은 하시코프(Hashicorp) 사에서 Go 언어로 개발한 오픈소스 IaC 도구입니다. 테라폼에서는 HCL(Hashicorp Configuration Language, 하시코프 설정 언어)을 사용해 클라우드 리소스를 선언합니다. *쉽게 설명한다면 코드로서 클라우드 인프라 서버를 더 효율적으로 구축하고, 운영할 수 있는 오픈소스 소프트웨어죠. 따라서 이번 시간에는 테라폼의 기본동작방식, 특장점, 명령어의 종류, 구체적인 활용 예시에 대해서 살펴보겠습니다. 。。。。。。。。。。。。 테라폼의 기본동작방식 테라폼은 Write, Plan, Apply 기본동작방식으로 이루어져 있는데요. Write 단계에서는 HCL 언어로 필요한 리소스를 선언하고, Plan 단계에서는 앞에서 선언된 리소스들이 생성 가능한지 테스트 및 예측 실행을 수행하며, Apply 단계에서는 선언된 리소스들을 CSP에 적용하는 과정을 거칩니다. *쉽게 설명한다면 Write 단계는 코드 기반으로 선언하고, Plan 단계는 코드 기반으로 검토하며, Apply 단계는 코드 기반으로 리소스를 생성하는 것이죠. 테라폼의 기본개념 테라폼의 주요 기본개념이자 구성요소입니다. 전부 필수적인 내용이지만 특히 Resource, Provider, State는 많이 쓰이는 중요 개념이며 하단 예시에도 나오니 꼭 기억해 두세요! 테라폼의 장점 테라폼은 다양한 장점들이 있는데요. 그중 가장 큰 장점은 자동화를 통해 코드 기반으로 서버 운영 및 관리가 가능한 점입니다. 초보자도 쉬운 코드 재사용을 통해, 효율적인 협업이 가능하고 생산성도 향상시킬 수 있죠. 또한 테라폼은 AWS, GCP(구글), Azure(MS), Naver Cloud(네이버클라우드) 등 다양한 환경에서 지원이 가능한데요. 즉 테라폼만으로도 멀티 클라우드 리소스들을 선언하고 코드로 관리할 수 있습니다. 테라폼의 명령어 테라폼에서 자주 쓰이는 명령어입니다. 그중에서도 코드를 통해 실행될 내용을 미리 확인하는 Plan, 코드 기반으로 리소스를 생성하는 Apply, 그리고 상태를 확인하는 State가 핵심 명령어로 많이 사용되고 있습니다. 테라폼의 활용예시 테라폼을 통해 많은 것을 할 수 있지만, 이번 시간에는 테라폼을 이용하여 AWS에 가장 중심이 되는 서비스인 EC2(AWS에서 제공하는 서버)를 생성해 보겠습니다. 또한 제니우스(Zenius) 모니터링까지 살펴봅시다! 우선 앞서 [테라폼의 기본동작방식]에서 설명했던 것처럼 테라폼은 Write, Plan, Apply 단계를 거치게 되는데요. 테라폼 명령어가 어떤 방식으로 쓰이고 반응하는지, 예시를 통해 확인해 볼까요? > Write 단계: Provider 및 Resource 선언하기 Writer 단계에서는 [테라폼의 기본개념]으로 언급된 *Provider, Resource를 코드 기반으로 선언한 부분을 확인할 수 있습니다. > Plan 단계: Terraform plan Plan 단계에서는 *Terraform plan을 통해 검증을 하게 되는데요. 위 사진 하단에 나와있듯 1개가 추가되고, 0개가 변하고 0개가 없어진다는 의미입니다. 이처럼 +을 통해 추가되는 인프라의 상세정보를 확인할 수 있습니다. > Apply 단계: Terraform apply Apply 단계에서는 앞서 구축 계획에 문제가 없다면 *Terraform apply를 통해 검증된 결과를 바탕으로 실제 인프라에 적용하는 단계입니다. apply 명령을 이용하여 리소스를 생성·수정·삭제하는 것이죠. > State로 확인해 보기 State list 명령어를 통해서도 확인해 보니, 1개의 인스턴스(instance, 클래스의 현재 생성된 오브젝트)가 확인 되네요. 앞서 State list 명령어를 통해 생성된 ‘부분’만 확인했다면, 이번에는 State show 명령어를 통해 어떻게 생성이 됐는지 ‘상세’하게 확인해 봅시다. State 명령어뿐만 아니라 State는 terraform.tfstate 파일로도 확인 가능해 인스턴스 Name 또한 비교해 보았습니다. 테라폼을 이용해 최종 목표였던 AWS에 EC2 인스턴스가 잘 생성이 되었는지 확인해 봐야겠죠? *빨간색 네모 박스에 표기되어 있는 것처럼 잘 생성 되었습니다. 여기서 다시 주목할 점은 AWS의 인스턴스를 생성하기 위해선, 여러 가지 절차를 거쳐야 하는데요. 테라폼을 이용하면 ‘코드’ 하나로 바로 생성이 가능하다는 점입니다. 코드 기반으로 서버운영 및 관리의 자동화라는 특장점 또한 다시 한번 상기해 볼 수 있겠죠? 이처럼 인프라 서버를 효율적으로 구축하는 테라폼을 이용하여, AWS에 EC2를 생성해 보았습니다. 하지만 ‘생성’만 중요한 게 아닌, 효율적인 클라우드 인프라 관리를 극대화하기 위해 ‘모니터링’하는 점도 매우 중요한데요. 테라폼처럼 매우 쉽고 효율적인 방법을 소개하겠습니다. 바로 AWS EC2 모니터링이 가능한 클라우드 서비스 모니터링 시스템인 제니우스-CMS(Zenius-CMS) 예시를 통해, 다양한 환경에서 인프라 모니터링을 어떻게 하고 있는지 살펴보겠습니다! Zenius에서 AWS 모니터링하기 Zenius-CMS는 API를 통해 AWS 계정 기반으로 자동 모니터링을 제공하고 있는데요. 테라폼을 통해 AWS에서 EC2가 코드 기반으로 쉽게 생성했던 것처럼, CMS도 간편한 AWS 모니터링 실행이 가능합니다. 위 사진처럼 EC2 클라우드 서버에 대한 성능도 모니터링이 가능하죠. 여기서 새로운 인스턴스를 추가하면, 이 또한 자동으로 모니터링이 됩니다. Zenius-CMS는 EC2뿐만 아니라 RDS, VPC 등 과금 현황까지 통합 모니터링할 수 있는데요. AWS 콘솔에 접속하지 않고도, AWS 주요 성능 지표에 대한 모니터링 추이도 확인할 수 있습니다. 。。。。。。。。。。。。 이번 시간에는 인프라 서버를 효율적으로 구축하는 테라폼에 대해 학습하고, AWS에 EC2를 생성해 보며 활용 예시까지 살펴보았습니다. 또한 제니우스-CMS(Zenius-CMS) 예시를 통해, AWS EC2 모니터링뿐만 아니라 다양한 환경에서 인프라 모니터링 방법을 알 수 있었는데요. 앞으로도 클라우드 환경에서의 인프라 관리뿐만 아니라, 다양한 환경에서의 모니터링이 가능한 제니우스 제품에 많은 관심 부탁드릴게요! ?참고 자료 모두의 Terraform(테라폼) PART1 - 개념(230313) Terraform(테라폼)이란? 간단 사용기(220711) 테라폼(Terraform) 기초 튜토리얼(200314)
2024.01.11
1
2