반복영역 건너뛰기
주메뉴 바로가기
본문 바로가기
제품/서비스
EMS Solution
Features
클라우드 관리
서버관리
데이터베이스 관리
네트워크 관리
트래픽 관리
설비 IoT 관리
무선 AP 관리
교환기 관리
운영자동화
실시간 관리
백업 관리
스토리지 관리
예방 점검
APM Solution
애플리케이션 관리
URL 관리
브라우저 관리
ITSM Solution
서비스데스크
IT 서비스 관리
Big Data Solution
SIEM
AI 인공지능
Dashboard
대시보드
Consulting Service
컨설팅 서비스
고객
레퍼런스
고객FAQ
문의하기
가격
자료실
카탈로그
사용자매뉴얼
회사소개
비전·미션
연혁
2016~현재
2000~2015
인증서·수상
투자정보
재무정보
전자공고
IR자료
새소식
공고
보도자료
오시는 길
채용
피플
컬처
공고
FAQ
블로그
열기
메인 페이지로 이동
블로그
최신이야기
블로그
최신이야기
사람이야기
회사이야기
기술이야기
다양한이야기
최신이야기
검색
기술이야기
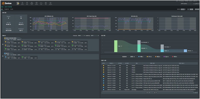
Zenius를 통한 NVIDIA MIG 모니터링과 GPU 자원 최적화 방안
기술이야기
Zenius를 통한 NVIDIA MIG 모니터링과 GPU 자원 최적화 방안
최근 데이터 센터 운영자에게 GPU는 가장 가치 있는 자산이지만, 역설적으로 가장 관리하기 까다로운 숙제이기도 합니다. 특히 NVIDIA MIG 기술은 자원 효율성을 극대화했지만, 운영자에게는 GPU라는 전체 숲을 넘어 그 안의 나무 한 그루(인스턴스)까지 낱낱이 살펴봐야 하는 새로운 과제를 안겨주었습니다. 지금부터 MIG 환경에 최적화된 모니터링 체계가 필요한 이유를 살펴보고, Zenius가 어떻게 관리의 사각지대를 없애고 효과적인 통합 모니터링 체계를 구현하는지 자세히 살펴보겠습니다. 1. MIG(Multi-Instance GPU)란 무엇인가? 기존에는 하나의 GPU를 여러 명이 공유하기 위해 소프트웨어 방식의 가상화(vGPU)나 시분할(Time-sharing) 방식을 주로 사용했습니다. 하지만 이 방식은 자원을 나눠 쓰는 과정에서 서로 간섭(Interference)을 일으키거나, 보안상의 허점이 발생할 수 있다는 불안 요소가 있었죠. 이러한 한계를 극복하기 위해 NVIDIA Ampere 아키텍처(A100)부터 도입된 기술이 바로 MIG(Multi-Instance GPU)입니다. MIG는 소프트웨어가 아닌 하드웨어 수준에서 하나의 GPU를 최대 7개의 독립된 인스턴스로 분할하여, 마치 7개의 작은 GPU가 각자 작동하는 것과 같은 환경을 제공합니다. MIG의 장점을 자세히 살펴보면 독립된 하드웨어 자원 할당: 각 인스턴스는 전용 고대역폭 메모리(HBM), 캐시, 컴퓨팅 코어를 가집니다. 완벽한 격리(Isolation) 구현: 한 인스턴스에서 장애가 발생하거나 과부하가 걸려도 다른 인스턴스의 성능에 전혀 영향을 주지 않습니다. 예측 가능한 성능 보장: 공유 자원 경쟁이 없으므로 일관된 응답 속도(Latency)를 보장합니다. 2. 왜 MIG 환경에서는 새로운 모니터링이 필요할까? MIG 기술은 자원 운영 효율을 높여주지만, 관리자에게는 '단일 물리 장치'를 넘어 '수많은 독립 인스턴스'를 개별적으로 관리해야 하는 새로운 숙제를 안겨줍니다. 기존의 물리 GPU 단위 모니터링 방식만 고수할 경우 다음과 같은 실질적인 한계에 직면하게 됩니다. 가시성의 공백: 전체 GPU 사용률은 낮아 보여도, 특정 인스턴스는 이미 연산 한계(Full)에 도달해 병목 현상을 겪고 있을 수 있습니다. 인스턴스 단위의 세밀한 데이터 없이는 정확한 성능 분석과 의사결정이 어렵습니다. 복합 환경의 관리: 온프레미스 서버(SMS)와 쿠버네티스(K8s) 환경이 혼재된 경우, 각 환경에서 구동되는 GPU 인스턴스 현황을 통합해서 보기가 매우 어렵습니다. 3.기존 물리 GPU 모니터링 vs MIG 모니터링의 차이점 기존의 방식대로 GPU를 바라본다면 MIG 환경에서는 많은 정보를 놓치게 됩니다. 주요 차이점은 다음과 같습니다. ① 데이터의 입도(Granularity) - 기존: GPU 온도, 전체 사용률, 총 메모리 사용량 등 '물리 장치' 단위의 지표를 수집합니다. - MIG: 각 GPU Instance ID별로 할당된 프로필(예: 1g.5gb, 3g.20gb)과 해당 인스턴스의 실시간 연산량, 메모리 점유율을 개별적으로 추적해야 합니다. ② 자원 매핑의 복잡성 - 기존: 1 Host = N GPUs 구조로, 호스트와 장치 간의 연결 관계가 매우 단순합니다. - MIG: 물리 GPU 상단에 가상화된 계층이 존재하므로, "Physical GPU → GPU Instance → Compute Instance"로 이어지는 복잡한 계층 구조를 명확히 매핑하여 시각화해야 합니다. ③ 성능 병목 지점의 식별 - 기존: GPU 전체 사용률이 높으면 그래픽 카드 자체의 성능 한계로 판단합니다. - MIG: 전체 GPU 사용률은 낮아 보이더라도, 특정 인스턴스(MIG)에 할당된 자원이 풀(Full) 상태라면 해당 워크로드에서만 병목이 발생합니다. 이를 정확히 구분해내지 못하면 원인을 엉뚱한 곳에서 찾거나, 불필요한 인프라 증설 결정을 내리는 등 자원 낭비로 이어질 수 있습니다. 이처럼 MIG의 정확한 모니터링을 위해서는 물리적 장치와 개별 인스턴스를 아우르는 다차원적인 시각화와, 인스턴스 단위의 정밀한 데이터 추적 체계가 필요합니다. 4. Zenius를 통한 효과적인 GPU/MIG 모니터링 Zenius는 앞서 살펴본 모니터링 사각지대로 인한 가시성의 공백과 복합 환경의 관리 복잡성을 해결하기 위해, 온프레미스(SMS)와 쿠버네티스(K8s) 환경을 아우르는 통합 GPU 모니터링 대시보드 등을 통해 인프라 관리자의 운영 부담을 낮춰줍니다. 구체적인 Zenius의 강점은 세 가지로 정리할 수 있습니다. ① 물리 GPU와 MIG의 계층적 통합 관제 Zenius는 물리적 장치(Physical)와 하위 인스턴스(MIG)의 관계를 계층적으로 시각화하여 복잡한 자원 현황을 한눈에 파악할 수 있게 합니다. - 토탈 대시보드: 물리 GPU의 수량과 생성된 MIG 인스턴스 현황을 대시보드 상단에서 실시간으로 즉각 확인할 수 있습니다. - 유연한 그룹핑: 모델별, 서비스별 그룹핑은 물론 심각도 순 정렬 기능을 제공하여, 관리 대상이 수백 대에 달하더라도 우선순위에 따른 전략적 대응이 가능합니다. ② 정밀한 성능 추적과 Top-N 분석 단순한 장비의 '생존 여부' 확인을 넘어, GPU가 최적의 성능을 내고 있는지 '체력 상태'를 면밀히 체크합니다. - 핵심 지표 시각화: GPU 사용률(Utilization), 전력 소모량(Power Draw), SM Active 등 엔지니어에게 꼭 필요한 핵심 데이터를 직관적인 차트로 구성하여 제공합니다. - 인스턴스별 상태 파악: 개별 MIG 인스턴스의 점유율을 독립적으로 추적함으로써, 특정 워크로드에서 발생하는 성능 병목 지점을 즉시 식별하고 조치할 수 있습니다. ③ 지능형 감시 및 장애 대응 Zenius의 강력한 이벤트 엔진은 물리 GPU와 MIG 인스턴스에서 발생하는 미세한 이상 징후까지 놓치지 않고 감지합니다. - 성능 항목 감시 기능: 온도 임계치 초과나 인스턴스 수집 불량(미수집) 등 주요 성능 지표에 대해 세밀한 개별 감시 규칙을 설정할 수 있습니다. - 이벤트 내역 관리: 발생한 이벤트의 심각도와 인프라 정보를 유기적으로 연결하여, 장애 발생 시 원인 분석에 소요되는 시간을 획기적으로 단축합니다. Zenius는 복잡한 GPU 인프라의 가시성을 확보함으로써, 관리자가 실질적인 데이터에 기반해 자원을 효율적으로 배분하고 안정적으로 운영할 수 있도록 돕습니다. 5. 실전 활용 예시: Zenius로 실현하는 자원 최적화 1) 쿠버네티스(K8s) AI 워크로드 관리: K8s 클러스터 내에서 구동되는 각 파드(Pod)가 할당된 MIG 자원을 적절히 쓰고 있는지 확인할 수 있습니다. Zenius의 사용 현황 그래프를 보면 할당된 자원(Allocated)과 유휴 자원(Not Allocated)의 비율을 한눈에 알 수 있어, 효율적인 자원 재배치가 가능합니다. 2) 장애 선제 대응 및 가용성 확보: 대시보드 우측의 '이벤트 현황'과 '사용 현황' 차트를 결합하면, 특정 인스턴스가 비활성(Not Active) 상태로 변하거나 온도가 급증하는 신호를 감지하여 서비스 중단 전 선제적으로 대응할 수 있습니다. 아무리 뛰어난 자원이라도 운영자의 눈에 보이지 않으면 효율을 높이기 어렵습니다. Zenius는 복잡하게 얽힌 GPU 인프라를 누구나 이해하기 쉬운 직관적인 정보로 바꾸어, 관리자가 실무 현장에서 데이터에 기반한 최선의 판단을 내릴 수 있도록 지원하겠습니다.
2026.04.28
기술이야기
쿠버네티스 워커노드, Zenius K8s로 효과적으로 관리하는 법
기술이야기
쿠버네티스 워커노드, Zenius K8s로 효과적으로 관리하는 법
최근 많은 기업이 클라우드 네이티브 환경으로 전환하며 쿠버네티스(K8s)를 도입하고 있지만, 복잡한 클러스터 내부를 관리하는 것은 결코 쉬운 일이 아닙니다. 특히 담당자가 변경되거나 CLI(명령어 기반 인터페이스)에 익숙하지 않은 운영자라면, 수많은 파드(Pod)와 워커노드의 상태를 일일이 명령어로 확인하다가 중요한 장애 시점을 놓치기도 합니다. 쿠버네티스 모니터링 툴 Zenius K8s의 워커노드 관리 기능은 이러한 운영의 복잡성을 획기적으로 낮춰주는 핵심 기능입니다. 데몬셋(DaemonSet)과 디플로이먼트(Deployment)의 구성 현황부터 과거 설정 변경 이력까지 직관적인 GUI로 제공하여, 누구나 숙련된 엔지니어처럼 인프라를 관리할 수 있게 돕습니다. Zenius K8s를 활용해 워커노드 운영 체계를 표준화하고 가시성을 확보하는 방법을 단계별로 자세히 알아보겠습니다. 기능 구성 및 확인 절차 장애 대응의 시작은 현재 운영 중인 워커노드의 상세 구성을 정확히 파악하는 것입니다. Zenius K8s는 복잡한 YAML 설정을 일일이 분석하지 않아도 GUI 환경에서 모든 정보를 직관적으로 확인할 수 있게 구성되어 있습니다. 쿠버네티스 운영의 핵심인 데몬셋과 디플로이먼트의 상태를 점검하고, 문제가 발생했을 때 원인을 추적하는 과정을 살펴보겠습니다. Step 1. DaemonSet(데몬셋) 정보 확인 [EMS > K8s > 모니터링 > 요약 > 특정 클러스터 클릭 > Workload > DaemonSet] 데몬셋은 클러스터의 모든 노드에 특정 파드가 반드시 실행되도록 보장하는 컨트롤러입니다. 주로 로그 수집기나 모니터링 에이전트처럼 '인프라 관리용' 프로그램을 운영할 때 사용됩니다. 전체 데몬셋의 요약 정보를 확인하고 특정 항목을 클릭하여 상세 분석을 시작합니다. - 기본정보: 데몬셋의 뼈대라고 할 수 있는 어노테이션, 셀렉터, 레이블을 확인합니다. 파드들이 어떤 규칙으로 각 노드에 배포되었는지 파악하는 가장 기초적인 데이터입니다. - 메타 정보: Metadata, Spec, Status 등 상세 설계를 확인하는 곳입니다. 수동 동기화를 통해 정보를 실시간으로 누적할 수 있으며, 이렇게 쌓인 데이터는 나중에 변경 이력을 분석하여 장애 원인을 찾는 소중한 단서가 됩니다. - 성능: CPU, 메모리 등 다양한 성능 지표를 실시간 그래프로 확인합니다. 특히 '성능 팝업' 기능을 이용하면 특정 데몬셋 전용 현황판을 별도로 띄워 집중 관제할 수 있어 매우 편리합니다. - 파드: 해당 데몬셋에 속해 현재 각 노드에서 구동 중인 파드 목록을 확인합니다. 개별 파드가 정상적으로 자원을 소모하고 있는지 요약 정보를 함께 제공합니다. - K8s 이벤트: 시스템 레벨에서 발생한 최근 메시지들을 통해 파드 생성 실패나 이미지 풀링 오류 등 숨겨진 장애 징후를 추적합니다. Step 2. Deployment(디플로이먼트) 정보 확인 [EMS > K8s > 모니터링 > 요약 > 특정 클러스터 클릭 > Workload > Deployment] 애플리케이션의 배포와 업데이트 전략을 관리하는 디플로이먼트 역시 상세한 관리 기능을 제공합니다. 전체 Deployment의 구성 정보를 확인하고 상세 정보를 하단에서 분석합니다. - 기본정보: 서비스 식별과 관리에 필요한 레이블 및 어노테이션 정보를 확인합니다. - 조건(Condition): 현재 디플로이먼트의 상태를 한눈에 요약한 플래그 정보입니다. 배포가 정상적으로 진행 중인지, 완료되었는지, 혹은 어떤 이상이 발생했는지 컨트롤러가 판단한 로그를 통해 현재 컨디션을 즉시 진단할 수 있습니다. - 메타정보: 디플로이먼트의 전체 구성 코드 정보를 확인합니다. 설정값 변경 시마다 이력이 남으므로 업데이트 이후 발생한 예기치 못한 성능 저하 등을 분석할 때 필수적인 데이터입니다. - 성능: 애플리케이션 리소스 사용 추이를 분석합니다. 팝업 현황판을 활용해 특정 서비스의 부하 상태를 정밀하게 모니터링할 수 있습니다. - 파드: 디플로이먼트가 관리하는 복제본(Replicas) 파드들의 리스트와 성능 상태를 점검합니다. - K8s 이벤트: 롤링 업데이트 과정이나 파드 생성/삭제 시 발생하는 시스템 로그를 확인하여 배포의 성공 여부를 객관적으로 판단합니다. Zenius K8s 활용 가이드: 실무 장애 대응 시나리오 운영 현장에서는 1분 1초가 급박합니다. Zenius K8s를 활용해 장애의 원인을 '추측'하지 않고 '데이터'로 확인하는 실무 운영팁을 살펴보겠습니다. Case 1. 파드(Pod) 목록 및 상태 확인: "서비스가 왜 안 뜨지?" 어플리케이션 배포 직후나 트래픽 급증 시, 서비스가 간헐적으로 끊긴다면 가장 먼저 확인해야 할 '골든 타임' 점검 가이드입니다. - 경로: Workload > DaemonSet or Deployment 선택 후 하단 '파드' 탭으로 이동 실무자 핵심 체크리스트: - 준비 상태(Ready): 단순히 파드가 켜져 있는지가 아니라, 실제 서비스 트래픽을 받을 준비가 되었는지를 나타냅니다. 'Running' 상태인데도 이 값이 False라면 노드밸런서가 해당 파드를 서비스에서 제외하고 있다는 뜻이므로 즉시 원인을 파악해야 합니다. - 파드 상태(Status): 현재 Running 상태인지, 아니면 이미지 주소를 못 찾거나 설정 오류로 인해 Pending/Error에 머물러 있는지 체크합니다. - 리소스 한도 대비 사용률(CPU/MEM Usage by Limit): 쿠버네티스 장애의 단골 손님인 'OOM(Out Of Memory) Kill'을 예방하는 지표입니다. 설정된 제한값(Limit) 근처에서 자원이 요동치고 있다면, 더 큰 장애가 터지기 전에 리소스 증설이나 코드 최적화 타이밍을 잡아야 합니다. - 재시작 횟수(Restarts): 가장 치명적인 '침묵의 신호'입니다. 겉보기엔 멀쩡한 'Running'이라도 재시작 횟수가 높다면, 어플리케이션이 내부 오류로 인해 끊임없이 죽고 살아나기를 반복하며 서비스 품질을 갉아먹고 있다는 증거입니다. - 상세 분석: 지표에서 이상 징후가 발견되면 망설이지 말고 파드 명칭을 클릭하세요. 자원 사용량의 추이와 시스템 로그를 심층 분석할 수 있는 화면으로 즉시 연결되어 원인 파악의 속도를 높여줍니다. 이 기능을 통해서 장애 인지 시점부터 원인 파악까지의 시간(MTTR)을 단축할 수 있습니다. 특히 재시작 횟수와 리소스 제한치 근접 여부를 시각적으로 확인함으로써, 대형 장애로 번지기 전 선제적 조치가 가능해집니다. Case 2. 메타 정보 변경 이력 확인: "어제까진 됐는데, 뭐가 바뀌었지?" "분명히 아무것도 안 건드렸다"는 말은 운영 현장에서 가장 믿기 어려운 말 중 하나입니다. Zenius K8s는 사람의 기억이 아닌 '기록'으로 진실을 말해줍니다. 경로: 워커노드 상세 화면 내 '메타정보' 탭 이동 - 상세비교 (Visual Diff): '상세비교' 기능을 실행하면 장애가 없던 과거 시점과 현재의 YAML 데이터를 나란히 대조합니다. 변경된 코드 라인이 하이라이트 처리되어 나타나므로, 운영자는 화살표를 눌러가며 이미지 태그가 바뀌었는지, 혹은 누군가 실수로 환경 변수를 삭제했는지 단 몇 초 만에 찾아낼 수 있습니다. - 수동 동기화: K8s 클러스터의 변화를 실시간으로 반영하고 싶을 때 '동기화 요청' 기능을 사용하세요. 최신 데이터를 기반으로 비교할 수 있어 분석의 정확도를 높여줍니다. (작업 중 중복 요청 방지 기능이 포함되어 시스템 안정성까지 고려했습니다.) - 내보내기 (Export): 규제 준수(Compliance)나 장애 사후 보고를 위해 특정 시점의 설정값이 필요하다면 TXT 파일로 다운노드하세요. 단순 모니터링을 넘어 중요한 IT 자산을 영구 보관하는 아카이빙이 가능해집니다. 설정 오류로 인한 장애 발생 시 '범인 찾기'가 아닌 '원인 찾기'에 집중할 수 있게 합니다. 또한, 운영 노하우가 담당자의 머릿속이 아닌 시스템 이력으로 남게 되어 조직의 기술적 자산이 축적됩니다. 실제로 **홈쇼핑은 신규 서비스를 K8s로 구축하면서 Zenius K8s를 도입해 큰 효과를 거두었습니다. 도입 전에는 관리자들이 K8s 관리 명령어를 직접 입력하며 워커노드를 추적해야 했고, 관련 지식 부족으로 운영에 어려움을 겪었습니다. 하지만 Zenius 도입 이후 자동 모니터링이 가능해졌고, 관리자가 인지하지 못했던 파드의 지속적인 재기동이나 리소스 제한 설정 누락 등을 기반 지식이 적은 상태에서도 손쉽게 관리할 수 있게 되었습니다. 이처럼 Zenius K8s는 단순히 '살아있는지'만 확인하는 모니터링을 넘어, 개별 요소의 메타 정보와 조건 정보를 체계적으로 관리합니다. 장애 발생 시 누가 업무를 맡더라도 표준화된 절차대로 대응할 수 있게 돕고, 소중한 운영 경험을 시스템에 축적하는 유용한 도구입니다.
2026.04.14
기술이야기
Spring MVC: 반복되는 검증 로직 한 번에 끝내기
기술이야기
Spring MVC: 반복되는 검증 로직 한 번에 끝내기
인프라 관리 도메인에서 API 설계 시 가장 빈번하게 등장하는 파라미터는 단연 targetId입니다. 하지만 이 식별자는 비즈니스 로직이 실행되기 전, 반드시 통과해야 하는 '삼중 관문'을 가지고 있습니다. 유효성 검사, 도메인 객체 변환, 그리고 권한 확인이 그것입니다. 초기 구현 단계에서는 이 관문들을 각 컨트롤러 메서드 내부에서 직접 제어하는 방식을 택했습니다. 하지만 인프라 규모가 커지고 API 엔드포인트가 늘어날수록, 이 직관적인 방식은 코드 중복과 유지보수 효율성 저하라는 아키텍처적 부채로 돌아오기 시작했습니다. API 엔드포인트가 수십 개로 늘어남에 따라, 동일한 검증 코드가 여러 컨트롤러에 산재하게 되는 구조적 문제가 발생했습니다. 이는 단순한 코드 중복(Boilerplate Code)을 넘어, 타겟 검증 정책이 변경될 때마다 관련된 모든 API를 수정해야 하는 유지보수의 취약점으로 이어졌습니다. 또한 비즈니스 로직과 검증 로직이 한 곳에 혼재됨에 따라 코드의 가독성이 저하되고, 수정 과정에서 누락이 발생할 경우 장애로 직결될 위험이 높습니다. 반복되는 검증 로직과 분산된 수정 포인트(N개의 지점) 문제를 근본적으로 해결하기 위해, 다음과 같은 명확한 엔지니어링 목표를 수립했습니다. “타겟 검증, 변환을 메서드 파라미터 주입 시점에 끝낸다” Spring MVC는 이미 @PathVariable, @RequestParam, @AuthenticationPrincipal과 같이 요청 데이터를 가공하여 컨트롤러 메서드 파라미터에 바인딩하는 표준화된 메커니즘을 제공하고 있습니다. 이 아키텍처 패턴에 착안하여, [ URL에서 타겟 ID 추출 → 유효성 검증 → 도메인 객체 변환 ]으로 이어지는 일련의 과정을 비즈니스 로직 진입 전인 '파라미터 주입 단계'에서 완결짓도록 HandlerMethodArgumentResolver를 적용했습니다. 이 아키텍처를 실제 코드로 구현하기 위해, 프로세스를 크게 세 가지 단계로 나누어 진행했습니다. 1. 메타데이터 정의 (Annotation): 어떤 파라미터를 검증할지 식별하고 정책을 부여 2. 로직 구현 (Resolver & Helper): 실제 값을 추출하고 도메인 객체로 변환하는 바인딩 로직 작성 3. 설정 등록 (Configuration): Spring MVC가 해당 리졸버를 인식하도록 설정 가장 먼저, 컨트롤러 파라미터에 검증 요구사항을 명시할 커스텀 어노테이션을 정의합니다. 1. 커스텀 어노테이션 정의 - @ToTargetInfoRecords 구현의 첫 단계로, 파라미터에 메타데이터를 부여할 커스텀 어노테이션을 정의합니다. 타겟에 대한 모든 정보를 TargetInfoRecord라는 도메인 객체로 캡슐화하여 관리하고 있습니다. 따라서 '해당 파라미터를 TargetInfoRecord 객체로 변환하라'는 명시적인 의미를 담아 @ToTargetInfoRecords라는 어노테이션을 설계했습니다. 이 어노테이션은 런타임 시점에 Resolver가 식별할 수 있어야 하므로 RUNTIME 정책을 사용하며, 파라미터 레벨에 적용되도록 타겟을 한정했습니다. - VALUE_PARAMETER로 메서드 파라미터에서만 사용하도록 제한합니다. - RUNTIME 보존으로 요청 처리 시점에 리졸버가 어노테이션 값을 읽습니다. 2. ArgumentResolver 구현 다음으로 Spring MVC의 HandlerMethodArgumentResolver 인터페이스를 구현하여 실질적인 바인딩 로직을 처리하는 ToTargetInfoRecordResolver를 작성합니다. HandlerMethodArgumentResolver를 상속한 ToTargetInfoRecordsResolver를 생성합니다. 3. 리졸버 등록 방법 구현한 리졸버가 실제로 동작하기 위해서는 Spring MVC의 Argument Resolver 체인에 등록해야 합니다. WebMvcConfigurer를 구현하여 우리가 만든 리졸버를 추가해주면, 이후 들어오는 요청에 대해 Spring이 자동으로 개입하게 됩니다. 이 리졸버를 등록한 후에 클라이언트로부터 요청이 들어오면, 컨트롤러 메서드 호출 직전에 파라미터 단위로 다음 순서가 진행됩니다. 1. Spring이 컨트롤러 메서드의 각 파라미터에 대해 등록된 리졸버 리스트를 순서대로 확인합니다. 2. supportsParameter(...)가 true인 첫 번째 리졸버를 선택합니다. 3. 선택된 리졸버의 resolveArgument(...)를 호출하여 값을 만들고, 그 반환값을 해당 파라미터에 주입합니다. 자세한 구현은 다음과 같습니다. 1) 어떤 파라미터를 내가 담당하는가 — supportsParameter 파라미터에 @ToTargetInfoRecords가 붙어 있으면 자신의 책임으로 판단합니다. 2) 값을 어떻게 만들고 주입하는가 — resolveArgument 3) URL에서 값은 어떻게 추출하는가 — 쿼리 vs 경로 - 쿼리스트링은 webRequest.getParameterValues()로, 경로 변수는HandlerMapping.URI_TEMPLATE_VARIABLES_ATTRIBUTE로 추출합니다. - 메서드 파라미터 타입이 List인지도 구분하고 검증합니다. 이렇게 헬퍼 클래스를 통해 요청 위치나 데이터 타입에 구애받지 않고 무결성이 검증된 데이터가 준비되면, 변환된 객체가 마침내 컨트롤러 메소드의 파라미터에 주입됩니다. 결과적으로 컨트롤러는 HTTP 요청의 복잡한 세부 사항을 전혀 모른 채, 안전하게 가공된 도메인 객체를 즉시 사용할 수 있게 됩니다. 실제 적용 사례 가장 눈에 띄는 변화는 컨트롤러의 간결함입니다. 기존에는 비즈니스 로직과 섞여 있던 '타겟 ID 추출', '유효성 검사', '도메인 변환', '권한 체크' 등의 횡단 관심사(Cross-cutting Concerns)가 완벽하게 분리되었습니다. 덕분에 개발자는 신규 API를 작성할 때 불필요한 반복 코드(Boilerplate)를 작성하는 수고를 덜고, 핵심 비즈니스 로직 구현에만 온전히 집중할 수 있게 되었습니다. 또한, 유지보수 측면에서도 강력한 이점을 가집니다. 만약 타겟 검증 정책이 변경되더라도 수십 개의 컨트롤러를 일일이 수정할 필요 없이, ArgumentResolver의 로직 한 곳만 수정하면 전사적으로 변경 사항이 반영됩니다. 다수의 API에서 [URL로부터 값 추출 → 검증 → 도메인 객체 변환]의 패턴이 반복되는 프로젝트라면, HandlerMethodArgumentResolver를 적극적으로 도입하여 코드의 품질과 생산성을 높여보시는 것을 권장합니다.
2026.03.06
기술이야기
서버 모니터링 툴을 통한 조치가이드 및 이력 관리 하기
기술이야기
서버 모니터링 툴을 통한 조치가이드 및 이력 관리 하기
시스템을 운영하다 보면 담당자가 변경되거나 휴가 중일 때 장애가 발생하여 곤란을 겪는 경우가 종종 있습니다. 숙련된 엔지니어의 노하우가 시스템에 남아있지 않고 개인의 기억에만 의존해 있다면, 단순한 장애도 큰 서비스 중단으로 이어질 수 있습니다. 서버 모니터링 툴 Zenius SMS의 조치권고사항 및 조치내역 관리 기능은 이러한 문제를 해결하기 위한 핵심 기능입니다. 장애 발생 시 초급 엔지니어도 즉시 참고할 수 있는 표준 가이드라인을 제공하고, 장애 처리 후에는 조치 내역과 결과 보고서를 시스템에 등록하여 조직의 소중한 자산으로 남길 수 있습니다. Zenius SMS를 활용해 장애 대응 체계를 표준화하고 노하우를 자산화하는 방법을 단계별로 자세히 알아보겠습니다. Zenius SMS 기능 구성 및 확인 절차 장애 대응 체계를 구축하는 과정은 크게 사전 가이드라인(조치권고사항) 등록과 실제 상황 발생 시 가이드 확인으로 나뉩니다. Step 1. [운영관리 > 유지보수정보 > 조치권고사항 관리] : 감시항목 선택 및 가이드 등록 먼저 장애 유형별 표준 대응 매뉴얼을 만드는 단계입니다. 운영관리 메뉴의 조치권고사항 관리 화면으로 이동하면 등록된 리스트를 확인할 수 있습니다. 여기서 새로운 가이드를 만들기 위해 등록 화면으로 진입합니다. 등록 화면에서 가이드를 적용할 감시 항목(예: CPU Used(%))을 검색하여 선택합니다. 특정 서버나 그룹에만 적용할 수도 있지만, 보통은 전체 서버에 공통적으로 적용되는 표준 가이드를 만듭니다. 선택한 항목에 대해 구체적인 조치 방법을 작성합니다. Zenius SMS는 가이드를 두 가지 유형으로 나누어 관리할 수 있습니다. 첫 번째는 스냅샷 확인이나 프로세스 정렬처럼 모니터링 툴 내에서 수행할 수 있는 Zenius 활용 조치방법입니다. 두 번째는 터미널 접속 후 top 명령어를 확인하거나 특정 서비스를 재기동하는 것과 같은 시스템 일반 조치방법입니다. 이렇게 유형을 나누어 등록하면 운영자가 상황에 맞춰 체계적으로 대응할 수 있습니다. 작성이 완료되면 등록 버튼을 눌러 저장합니다. 등록된 조치권고사항은 리스트에 추가되며, 이후 해당 이벤트가 발생할 때마다 운영자에게 가이드라인으로 제공됩니다. 관리자는 언제든 이 리스트에서 항목을 확인하고 수정할 수 있습니다. Step 2. [SMS > 이벤트 > 상세검색] : 이벤트 발생 확인 실제 운영 환경에서 서버에 부하가 발생했다고 가정해 보겠습니다. 통합 대시보드나 이벤트 현황판에 CPU Used와 같은 이벤트가 붉은색 경고등과 함께 실시간으로 표시됩니다. 운영자는 발생한 알람 리스트를 확인하고, 상세 분석이 필요한 대상을 클릭하여 이벤트 상세 화면으로 진입합니다. Step 3. [SMS > 이벤트 > 상세확인 > 조치방법] : 등록된 가이드라인 조회 이벤트 상세 화면이 열리면 기본 정보 탭 옆에 있는 조치방법 탭을 클릭합니다. 이곳에서 앞서 Step 1에서 등록해 둔 조치권고사항이 표시됩니다. "스냅샷의 CPU 사용률을 확인하세요", "터미널에서 top 명령어를 입력하세요"와 같은 구체적인 지시 사항이 나오므로, 운영자는 당황하지 않고 매뉴얼대로 원인 분석을 시작할 수 있습니다. Zenius SMS 활용 가이드 장애 대응이 끝났다면, 그 과정을 기록하여 우리 조직만의 자산으로 만들어야 합니다. 조치 내역을 등록하고 공유하는 과정을 살펴보겠습니다. Case 1. 조치내역 등록 및 지식 자산화 1) [SMS > 이벤트 > 상세확인 > 조치내역] : 조치 내용 및 보고서 등록 장애 처리가 완료된 후, 운영자는 조치방법 탭 옆에 있는 조치내역 탭으로 이동합니다. 이곳에는 아직 등록된 이력이 없는 상태입니다. 우측 하단의 등록 버튼을 클릭합니다. 등록 팝업창에서 장애 원인이 소프트웨어인지 하드웨어인지 분류하고, 구체적으로 어떤 조치를 취했는지 텍스트로 입력합니다. 단순 텍스트뿐만 아니라, 작업 절차서나 장애 결과 보고서 파일이 있다면 첨부파일로 함께 업로드합니다. 이를 통해 단순한 기록을 넘어 완벽한 장애 이력 관리가 가능해집니다. 2) 과거 이력 조회 및 참조 등록이 완료되면 조치 내역 리스트에 저장되어 언제든 다시 찾아볼 수 있습니다. 추후 동일한 서버에서 같은 장애가 발생했을 때, 과거에 누가 어떻게 해결했는지 즉시 확인함으로써 해결 시간을 획기적으로 단축할 수 있습니다. Case 2. [EMS > 이벤트 > 상세확인 > 조치내역] : 통합 조치 현황 관리 개별 서버뿐만 아니라 전체 IT 인프라 관점에서도 조치 현황을 관리할 수 있습니다. EMS 화면에서는 현재 발생한 이벤트들의 조치 상태(대기, 진행 중, 완료)를 한눈에 파악하고, 일괄적으로 상태를 변경하거나 이력을 관리할 수 있어 관리자의 업무 효율성을 높여줍니다. Zenius SMS를 활용해 장애 대응 체계를 표준화하고 노하우를 자산화하는 방법을 단계별로 자세히 알아보겠습니다. 지금까지 Zenius SMS의 조치권고사항과 조치내역 관리 기능을 살펴보았습니다. 이처럼 Zenius SMS는 단순한 모니터링을 넘어, 장애 발생 시 누구든 표준화된 절차대로 대응할 수 있게 돕고, 소중한 운영 경험을 시스템에 축적하여 조직 전체의 기술력을 상향 평준화하는 똑똑한 운영 관리 도구입니다.
2026.02.11
기술이야기
IT 인프라 모니터링 시스템의 컨트롤러 개선기, ArgumentResolver를 통한 중복 제거
기술이야기
IT 인프라 모니터링 시스템의 컨트롤러 개선기, ArgumentResolver를 통한 중복 제거
대규모 IT 인프라를 모니터링하는 도메인에서는 서버나 네트워크 장비와 같은 관리 대상을 통칭하여 타겟(Target)이라고 부릅니다. 이에 따라 대다수의 API는 리소스 식별을 위해 URL 경로(Path Variable)나 쿼리 스트링(Query Parameter)을 통해 targetId를 필수적으로 전달받는 구조를 가지고 있습니다. 이 targetId는 단순한 문자열 식별자가 아니라, 실제 비즈니스 로직이 수행되기 전 반드시 선행되어야 하는 일련의 검증 절차를 요구합니다. 구체적으로는 클라이언트 입력값에 대한 유효성 검사, 해당 ID를 기반으로 한 DB 조회 및 도메인 객체(TargetInfoRecord)로의 매핑, 그리고 해당 타겟에 대한 사용자 접근 권한(Authorization) 확인 과정이 포함됩니다. 프로젝트 초기 구현 단계에서는 이러한 전처리 로직을 각 컨트롤러 메서드 바디 상단에 직접 구현하는 방식을 취했습니다. 하지만 API 엔드포인트가 수십 개로 늘어남에 따라, 동일한 검증 코드가 여러 컨트롤러에 산재하게 되는 구조적 문제가 발생했습니다. 이는 단순한 코드 중복(Boilerplate Code)을 넘어, 타겟 검증 정책이 변경될 때마다 관련된 모든 API를 수정해야 하는 유지보수의 취약점으로 이어졌습니다. 또한 비즈니스 로직과 검증 로직이 한 곳에 혼재됨에 따라 코드의 가독성이 저하되고, 수정 과정에서 누락이 발생할 경우 장애로 직결될 위험이 높습니다. 반복되는 검증 로직과 분산된 수정 포인트(N개의 지점) 문제를 근본적으로 해결하기 위해, 다음과 같은 명확한 엔지니어링 목표를 수립했습니다. “타겟 검증, 변환을 메서드 파라미터 주입 시점에 끝낸다.” Spring MVC는 이미 @PathVariable, @RequestParam, @AuthenticationPrincipal과 같이 요청 데이터를 가공하여 컨트롤러 메서드 파라미터에 바인딩하는 표준화된 메커니즘을 제공하고 있습니다. 이 아키텍처 패턴에 착안하여, [ URL에서 타겟 ID 추출 → 유효성 검증 → 도메인 객체 변환 ]으로 이어지는 일련의 과정을 비즈니스 로직 진입 전인 '파라미터 주입 단계'에서 완결짓도록 HandlerMethodArgumentResolver를 적용했습니다. 이 아키텍처를 실제 코드로 구현하기 위해, 프로세스를 크게 세 가지 단계로 나누어 진행했습니다. 메타데이터 정의 (Annotation): 어떤 파라미터를 검증할지 식별하고 정책을 부여 로직 구현 (Resolver & Helper): 실제 값을 추출하고 도메인 객체로 변환하는 바인딩 로직 작성 설정 등록 (Configuration): Spring MVC가 해당 리졸버를 인식하도록 설정 가장 먼저, 컨트롤러 파라미터에 검증 요구사항을 명시할 커스텀 어노테이션을 정의합니다. 1. 커스텀 어노테이션 정의 - @ToTargetInfoRecords 구현의 첫 단계로, 파라미터에 메타데이터를 부여할 커스텀 어노테이션을 정의합니다. 타겟에 대한 모든 정보를 TargetInfoRecord라는 도메인 객체로 캡슐화하여 관리하고 있습니다. 따라서 '해당 파라미터를 TargetInfoRecord 객체로 변환하라'는 명시적인 의미를 담아 @ToTargetInfoRecords라는 어노테이션을 설계했습니다. 이 어노테이션은 런타임 시점에 Resolver가 식별할 수 있어야 하므로 RUNTIME 정책을 사용하며, 파라미터 레벨에 적용되도록 타겟을 한정했습니다. - VALUE_PARAMETER로 메서드 파라미터에서만 사용하도록 제한합니다. - RUNTIME 보존으로 요청 처리 시점에 리졸버가 어노테이션 값을 읽습니다. 2. ArgumentResolver 구현 다음으로 Spring MVC의 HandlerMethodArgumentResolver 인터페이스를 구현하여 실질적인 바인딩 로직을 처리하는 ToTargetInfoRecordResolver를 작성합니다. HandlerMethodArgumentResolver를 상속한 ToTargetInfoRecordsResolver를 생성합니다. 3. 리졸버 등록 방법 구현한 리졸버가 실제로 동작하기 위해서는 Spring MVC의 Argument Resolver 체인에 등록해야 합니다. WebMvcConfigurer를 구현하여 우리가 만든 리졸버를 추가해주면, 이후 들어오는 요청에 대해 Spring이 자동으로 개입하게 됩니다. 이 리졸버를 등록한 후에 클라이언트로부터 요청이 들어오면, 컨트롤러 메서드 호출 직전에 파라미터 단위로 다음 순서가 진행됩니다. 1. Spring이 컨트롤러 메서드의 각 파라미터에 대해 등록된 리졸버 리스트를 순서대로 확인합니다. 2. supportsParameter(...)가 true인 첫 번째 리졸버를 선택합니다. 3. 선택된 리졸버의 resolveArgument(...)를 호출하여 값을 만들고, 그 반환값을 해당 파라미터에 주입합니다. 자세한 구현은 다음과 같습니다. 1) 어떤 파라미터를 내가 담당하는가 — supportsParameter 파라미터에 @ToTargetInfoRecords가 붙어 있으면 자신의 책임으로 판단합니다. 2) 값을 어떻게 만들고 주입하는가 — resolveArgument 3) URL에서 값은 어떻게 추출하는가 — 쿼리 vs 경로 - 쿼리스트링은 webRequest.getParameterValues()로, 경로 변수 HandlerMapping.URI_TEMPLATE_VARIABLES_ATTRIBUTE로 추출합니다. - 메서드 파라미터 타입이 List인지도 구분하고 검증합니다. 이렇게 헬퍼 클래스를 통해 요청 위치나 데이터 타입에 구애받지 않고 무결성이 검증된 데이터가 준비되면, 변환된 객체가 마침내 컨트롤러 메소드의 파라미터에 주입됩니다. 결과적으로 컨트롤러는 HTTP 요청의 복잡한 세부 사항을 전혀 모른 채, 안전하게 가공된 도메인 객체를 즉시 사용할 수 있게 됩니다. 실제 적용 사례 가장 눈에 띄는 변화는 컨트롤러의 간결함입니다. 기존에는 비즈니스 로직과 섞여 있던 '타겟 ID 추출', '유효성 검사', '도메인 변환', '권한 체크' 등의 횡단 관심사(Cross-cutting Concerns)가 완벽하게 분리되었습니다. 덕분에 개발자는 신규 API를 작성할 때 불필요한 반복 코드(Boilerplate)를 작성하는 수고를 덜고, 핵심 비즈니스 로직 구현에만 온전히 집중할 수 있게 되었습니다. 또한, 유지보수 측면에서도 강력한 이점을 가집니다. 만약 타겟 검증 정책이 변경되더라도 수십 개의 컨트롤러를 일일이 수정할 필요 없이, ArgumentResolver의 로직 한 곳만 수정하면 전사적으로 변경 사항이 반영됩니다. 다수의 API에서 [URL로부터 값 추출 → 검증 → 도메인 객체 변환]의 패턴이 반복되는 프로젝트라면, HandlerMethodArgumentResolver를 적극적으로 도입하여 코드의 품질과 생산성을 높여보시는 것을 권장합니다.
2026.02.06
기술이야기
효율적인 로그 모니터링과 실시간 로그 분석을 위한 OpenSearch PPL 활용 가이드
기술이야기
효율적인 로그 모니터링과 실시간 로그 분석을 위한 OpenSearch PPL 활용 가이드
오늘날 대규모 인프라 환경에서 발생하는 방대한 데이터를 관리하기 위해 로그 모니터링과 로그분석은 필수적인 요소가 되었습니다. OpenSearch(및 Elasticsearch)는 이 분야의 사실상 표준으로 자리 잡았으나, 이를 활용하는 엔지니어와 분석가들은 강력한 기능의 이면에 있는 ‘Query DSL’이라는 높은 진입 장벽을 마주하곤 합니다. JSON 형식을 기반으로 하는 DSL은 검색 조건을 매우 정밀하게 정의할 수 있다는 장점이 있습니다. 하지만 쿼리가 복잡해질수록 로직이 깊게 중첩되어 가독성이 떨어지고 생산성이 저하되는 구조적 문제를 안고 있습니다. 특히 1분 1초가 급한 장애 상황이나 보안 침해 사고를 분석해야 하는 SIEM(보안 정보 및 이벤트 관리) 환경에서, 수십 줄의 JSON 괄호를 맞추는 작업은 민첩한 대응을 방해하는 실질적인 걸림돌이 됩니다. 이러한 문제를 해결하기 위해 등장한 것이 바로 PPL(Piped Processing Language)입니다. PPL이 제안하는 새로운 분석 방식을 살펴보기 전, 먼저 우리가 기존 DSL 환경에서 겪어온 실제적인 어려움들을 통해 왜 방식의 변화가 필요한지 짚어보겠습니다. 1. 데이터 탐색의 어려움 1.1. OpenSearch DSL OpenSearch(및 Elasticsearch)는 검색 엔진 시장의 사실상 표준으로 자리 잡았지만, 데이터 분석가나 엔지니어들에게는 한 가지 큰 진입 장벽이 존재했습니다. 바로 Query DSL(Domain Specific Language)입니다. DSL은 JSON(JavaScript Object Notation) 형식을 기반으로 하며, 검색 쿼리의 구조를 매우 정밀하게 정의할 수 있다는 강력한 장점이 있습니다. 하지만 이는 동시에 인간의 직관과는 거리가 먼 방식이기도 합니다. DSL은 쿼리가 복잡해질수록 JSON 객체가 깊게 중첩되는 특성이 있기 때문입니다. 예를 들어 단순한 GROUP BY 집계를 수행하려 해도 aggs안에 terms, 그 안에 다시 aggs를 정의해야 하는 피라미드 구조가 형성됩니다. 일반적으로 데이터를 탐색하는 과정은 "A를 찾고, B를 제외한 뒤, C로 묶어서 계산한다"라는 선형적인 사고를 따릅니다. 하지만 DSL은 이 모든 조건을 하나의 거대한 JSON 객체로 구조화해야 하므로, 작성과 수정 시 높은 집중력을 요합니다. 또한 로그를 분석하거나 장애 원인을 파악하는 긴급한 상황에서, 수십 줄의 JSON 괄호 짝들은 가독성과 생산성을 저하시키는 요인이 됩니다. <예시 1.1: 지난 1시간 동안 500 에러가 발생한 상위 5개 IP 추출하기 위한 DSL문> 1.2. PPL(Piped Processing Language) PPL은 이러한 구조적 복잡성을 해결하기 위해 등장했습니다. 이름에서 알 수 있듯이, 파이프(Pipe, |)를 통해 데이터를 순차적으로 처리하는 언어입니다. PPL이 가져온 변화는 단순히 문법의 형태를 바꾼 수준에 그치지 않습니다. 데이터에 접근하는 패러다임 자체를 선언적 구조(JSON)에서 절차적 흐름(Pipeline)으로 전환시킨 것입니다. 이는 Unix와 Linux에서 익숙하게 사용되는 명령어 파이프라인 철학을 데이터 검색 엔진에 이식한 결과이기도 합니다. 이러한 방식의 변화 덕분에 사용자는 더 이상 복잡한 JSON의 계층 구조를 설계할 필요가 없습니다. 대신 "데이터를 가져오고, 필터링한 뒤, 통계를 낸다"는 인간의 자연스러운 사고 흐름에 맞춰 질의를 작성할 수 있게 되었습니다. 이는 결과적으로 쿼리 작성 시간을 단축시키고, 분석가의 의도를 더욱 명확하게 코드에 투영할 수 있게 해줍니다. <예시 1.2: 예시 1.2와 동일한 로직을 PPL로 작성한 경우> 2. PPL의 핵심 특징 및 장점 PPL을 도입해야 하는 이유는 단순히 쓰기 편해서가 아닙니다. 이는 데이터 분석의 접근성(Accessibility), 가독성(Readability), 유연성(Flexibility) 측면에서 근본적인 이점을 제공하기 때문입니다. 2.1. SQL-like Syntax 데이터 업계에서 SQL은 가장 보편적인 언어입니다. PPL은 SQL의 문법적 특성을 차용하여 접근성을 높였습니다. SELECT, WHERE, LIKE 등 익숙한 키워드를 그대로 사용하므로, 새로운 도구 도입에 따른 저항감을 최소화합니다. 2.2. Pipe ($|$) PPL의 가장 강력한 무기는 | (파이프) 연산자입니다. 이는 쿼리를 논리적 단계로 분해합니다. 1단계: 전체 데이터 가져오기 (source=logs) 2단계: 필요한 부분만 남기기 (| where status=500) 3단계: 불필요한 필드 버리기 (| fields timestamp, message) 이처럼 하나의 문제를 단계별로 쪼개며 순차적으로 해결할 수 있습니다. 이러한 방식은 디버깅의 용이성도 증가시킵니다. DSL은 쿼리가 실패하면 전체 JSON 구조를 다시 살펴봐야 하지만, PPL은 파이프를 하나씩 끊어가며 어느 단계에서 데이터가 의도와 다르게 변형되었는지 즉시 확인할 수 있습니다. 2.3. Aggregation의 추상화 OpenSearch의 집계(Aggregation) 기능은 강력하지만 DSL 작성이 매우 까다롭습니다. PPL은 이를 stats 명령어로 추상화했습니다. 기존 DSL 방식에서 집계를 하려면 버킷(Buckets)과 메트릭(Metrics)의 개념을 이해하고, 이를 JSON의 계층 구조로 쌓아 올려야 했습니다. 하지만 PPL은 이 복잡한 과정을 우리가 흔히 쓰는 SQL 스타일로 탈바꿈시켰습니다. 간단한 시나리오인 “카테고리별 평균 가격 구하기”를 DSL로 작성하면 aggs 안에 그룹핑을 위한 terms를 정의하고, 그 안에 다시 계산을 위한 aggs를 중첩해야 합니다. 평균을 구한다라는 쿼리의 의도보다 괄호와 같은 문법적 구조에 더 신경 써야 합니다. 그룹핑 조건이 늘어날수록 JSON은 기하급수적으로 깊어집니다. 반면 동일한 시나리오를 PPL로 작성하면 stats 이라는 명령어로 간단하게 표현할 수 있습니다. stats: "집계를 시작하겠다"는 선언입니다. avg(price): "무엇을 계산할지" 명시합니다. (Metric) by category: "무엇을 기준으로 묶을지" 명시합니다. (Bucket) 단 한 줄의 코드로 DSL의 복잡한 로직을 완벽하게 대체할 수 있습니다. 2.4. 동적 필드 생성 데이터 분석을 하다 보면, 인덱스에 저장된 원본 데이터(Raw Data)만으로는 부족할 때가 많습니다. - 용량이 bytes 단위로 저장되어 있어 보기 불편한 경우 - 파일 경로와 파일 이름이 하나의 필드에 있어 각각 분리해야 하는 경우 - 보낸 용량, 받은 용량만 있고 총 용량이 없는 경우 이를 해결하기 위해 데이터를 재색인(Reindexing)하는 것은 너무 복잡한 과정입니다. 하지만 PPL은 eval 명령어 하나로 쿼리 실행 시점에 필드를 즉석에서 생성합니다. 바이트 단위를 메가바이트로 변환하여 새로운 필드 size_mb를 만드는 로직은 eval 명령어와 간단한 연산자를 이용하여 작성할 수 있습니다. 원본 데이터에는 size_mb라는 필드가 존재하지 않습니다. 하지만 PPL이 실행되는 순간 계산되어, 마치 원래 있던 필드처럼 where 절에서 필터링 조건으로 사용하거나 fields로 출력할 수 있습니다. PPL의 eval은 데이터 저장 구조(Schema)가 분석의 한계가 되지 않도록, 분석가에게 데이터를 재정의할 수 있는 강력한 권한을 부여하는 기능입니다. 3. PPL 문법 해부 앞서 PPL이 데이터 분석에 제공하는 근본적인 이점들을 살펴보았습니다. 하지만 이러한 장점들을 실무에 온전히 녹여내기 위해서는 PPL이 데이터를 처리하는 방식, 즉 문법의 구조를 정확히 이해하는 과정이 필요합니다. PPL의 문법은 단순한 규칙의 나열이 아니라, 데이터의 흐름을 제어하는 그 자체입니다. 각 명령어는 이전 단계에서 넘어온 데이터를 가공하여 다음 단계로 넘겨주는 '필터' 역할을 수행합니다. 마치 공장의 컨베이어 벨트 위에서 원재료가 각 공정을 거쳐 완성품이 되는 것과 같은 원리입니다. 그럼 지금부터 데이터 분석 현장에서 가장 빈번하게 사용되는 6가지 핵심 명령어를 통해 PPL의 구조를 깊이 있게 살펴보겠습니다. 3.1. source 모든 PPL 쿼리의 시작점입니다. SQL의 FROM 절에 해당하지만, PPL에서는 search source=... 형태로 명시합니다. 단일 인덱스뿐만 아니라 와일드카드(*)를 사용하여 여러 인덱스를 동시에 조회할 수 있습니다. search source=logs-* : 'logs-'로 시작하는 모든 인덱스 조회. 3.2. where 분석에 불필요한 데이터를 걸러내는 단계입니다. SQL의 WHERE 절과 동일합니다. where는 파이프라인의 가장 앞단에 위치시키는 것이 성능상 유리합니다. 처리해야 할 데이터의 총량을 줄여주기 때문입니다. where는 AND, OR, NOT 논리 연산자와 in, like 등의 비교 연산자를 모두 지원합니다. 3.3. eval 원본 데이터에는 없지만 분석 시점에 필요한 새로운 데이터를 만들어냅니다. 기존 필드 값을 이용해 계산을 하거나 문자열을 조합하여 새로운 필드를 정의합니다. 3.4. stats SQL의 GROUP BY와 집계 함수를 합친 개념입니다. 문법: stats <function>(<field>) by <grouping_field> 집계함수: count, sum, avg, min, max와 같은 통계 분석에 필요한 함수를 제공합니다. 3.5. fields 최종 사용자에게 보여줄 데이터를 다듬는 과정입니다. SELECT 절과 유사합니다. 수백 개의 필드 중 분석에 필요한 핵심 필드만 남깁니다 (+로 포함, -로 제외 가능). rename: 기술적인 필드명(예: req_ts_ms)을 비즈니스 친화적인 이름(예: Response Time)으로 변경하여 가독성을 높입니다. 3.6. sort & head sort: 데이터의 정렬 순서를 정합니다. - 기호를 붙이면 내림차순(DESC)이 됩니다. (sort -count) head: SQL의 LIMIT와 같습니다. 상위 N개의 결과만 잘라냅니다. 대량의 데이터 분석 시 결과를 끊어서 확인하는 데 필수적입니다. 4. 실전 예제 지금까지 PPL의 기본 개념과 주요 명령어들을 살펴보았습니다. 하지만 도구의 진정한 가치는 이론적인 문법을 아는 것에 그치지 않고, 이를 실제 복잡한 데이터 환경에 어떻게 적용하느냐에 있습니다. 이제 우리가 현업에서 흔히 마주할 수 있는 구체적인 시나리오들을 통해, PPL이 실무적인 문제들을 얼마나 직관적이고 효율적으로 해결하는지 단계별로 알아보겠습니다. 4.1. Brute Force 공격 탐지 상황: 과도한 로그인 실패(401 Error) IP 식별 1) search source=access_logs: 엑세스 로그 전체를 가져옵니다. 2) where status = 401: 전체 로그 중 로그인 실패 로그만 남깁니다. 3) stats count() as fail_count by client_ip: IP 주소별로 실패 횟수를 집계합니다. 이제 데이터는 개별 로그가 아니라 'IP별 요약 정보'가 됩니다. 4) where fail_count > 50: 50회 이상 실패한 의심 IP만 필터링합니다. (집계 후 필터링 - SQL의 HAVING 절과 유사) 5) sort -fail_count: 가장 공격 빈도가 높은 IP를 최상단에 노출합니다. 4.2. 카테고리별 매출 분석 상황: 상품 카테고리별 매출 현황과 평균 단가 확인 1) eval revenue = price * quantity: price와 quantity 필드를 곱하여, 원본 데이터에 없던 revenue(매출액) 필드를 실시간으로 계산해냅니다. 2) stats sum(revenue) as total_sales, avg(revenue) as avg_order_value by category: 카테고리 기준으로 총 매출(sum)과 평균 주문액(avg)을 동시에 계산합니다. 3) head 10: 상위 10개 카테고리만 추출하여 리포트용 데이터를 완성합니다. 4.3. 시간대별 트래픽 추이 시각화 상황: 지난 24시간 동안 웹 서버의 트래픽 변화 1) span(timestamp, 10m): 연속적인 시간 데이터를 10분 단위로 자릅니다. 2) stats count() as request_count by ...: 잘라낸 10분 단위별로 요청 수(count)를 셉니다. 결과: 이 쿼리의 결과는 그대로 라인 차트(Line Chart)나 바 차트(Bar Chart)로 시각화하기 완벽한 형태(X축: 시간, Y축: 횟수)가 됩니다. 5. PPL 성능 최적화와 고려사항 PPL은 사용자가 직관적으로 쿼리를 작성할 수 있게 돕지만, 그 이면에서는 방대한 데이터를 처리하는 무거운 작업이 수행됩니다. 도구의 편리함이 시스템의 부하로 이어지지 않도록, 쿼리 효율성을 고려하는 분석 습관을 갖추는 것이 중요합니다 5.1. 성능 최적화 방안 PPL 쿼리는 파이프라인 구조이기 때문에, 앞단에서 데이터의 크기를 줄일수록 전체 실행 속도가 기하급수적으로 빨라집니다. 1) where는 search 바로 뒤에 오는 것이 좋습니다. 데이터를 집계(stats)하거나 정렬(sort)한 뒤에 필터링하는 것은 낭비입니다. 불필요한 데이터를 메모리에 올리기 전에 where 절로 과감하게 잘라내야 합니다. 2) 필요한 필드만 명시하는 것이 좋습니다. OpenSearch 문서는 수십, 수백 개의 필드를 가질 수 있습니다. fields 명령어를 사용하여 분석에 꼭 필요한 필드만 남기면 네트워크 전송량과 메모리 사용량을 획기적으로 줄일 수 있습니다. 5.2. PPL vs DSL 언제 무엇을 써야 할까? PPL이 등장했다고 해서 기존의 DSL(Domain Specific Language)이 사라지는 것은 아닙니다. 두 언어는 태생적 목적이 다릅니다. 이 둘을 상호 보완적인 관계로 이해하고 적재적소에 사용하는 것이 좋습니다. 1) PPL을 써야 하는 경우 - 사람 중심, 탐색, Ad-hoc 분석, 운영/보안 PPL은 사람이 데이터를 봐야 하는 상황에 최적화되어 있습니다. 사고의 흐름이 끊기지 않고 빠르게 질문을 던지고 답을 얻어야 하는 상황입니다. * 상황 A: 장애 발생 시 긴급 원인 분석 "지금 500 에러가 급증하는데, 특정 API에서만 발생하는 건가?" 긴급 상황에서 복잡한 JSON 괄호를 맞출 시간은 없습니다. PPL로 빠르게 필터링(where)하고 집계(stats)하여 원인을 좁혀나가야 합니다. * 상황 B: 보안 위협 헌팅 "지난 1주일간 새벽 시간에만 접속한 관리자 계정이 있는가?" 데이터를 이리저리 돌려보고, 조건을 바꿔가며 숨겨진 패턴을 찾아내는 '탐색적 분석'에는 수정이 용이한 PPL이 압도적으로 유리합니다. * 상황 C: 비개발 직군의 데이터 접근 기획자(PM), 마케터, 데이터 분석가가 직접 데이터를 추출해야 할 때. SQL에 익숙한 이들에게 JSON DSL을 학습시키는 것은 비효율적입니다. PPL은 이들에게 데이터 접근 권한을 열어주는 열쇠가 됩니다. 2) DSL을 써야 하는 경우 키워드: 기계 중심, 애플리케이션 개발, 정밀도, 검색 튜닝 DSL은 애플리케이션이 데이터를 조회할 때 최적화되어 있습니다. 코드로 구현되어 시스템의 일부로 동작하거나, 매우 정교한 검색 로직이 필요할 때 사용합니다. * 상황 A: 검색 서비스 기능 구현 쇼핑몰 검색창, 자동 완성, 추천 시스템 등 최종 사용자에게 노출되는 기능을 개발할 때. Java, Python, Go 등의 클라이언트 라이브러리(SDK)는 객체 지향적인 JSON 구조(DSL)와 완벽하게 매핑됩니다. 코드로 쿼리를 조립하기에는 DSL이 훨씬 안정적입니다. * 상황 B: 정교한 검색 랭킹 튜닝 function_score, boosting, slop 등 검색 품질을 미세하게 조정하는 기능은 DSL만이 100% 지원합니다. PPL은 '분석'에 강하지만 '검색 랭킹' 제어력은 약합니다. * 상황 C: 초고성능 최적화가 필요한 고정 쿼리 수천만 건의 데이터를 0.1초 안에 조회해야 하는 API 백엔드. DSL은 필터 캐싱, 라우팅 제어 등 엔진 내부의 최적화 기능을 극한까지 활용할 수 있는 세밀한 옵션들을 제공합니다.\ 3) 정리 지금까지 OpenSearch의 PPL(Piped Processing Language)에 대해 깊이 있게 살펴보았습니다. 과거에는 OpenSearch 데이터를 분석하려면 'JSON 괄호와의 싸움'을 피할 수 없었습니다. 하지만 PPL의 등장으로 이제 SQL을 아는 개발자, 데이터 분석가, 심지어 비개발 직군까지도 데이터와 직접 대화할 수 있는 길이 열렸습니다. PPL이 가져온 변화는 명확합니다. - 직관성: 사고의 흐름대로 파이프(|)를 연결하여 로직을 구현합니다. - 생산성: 복잡한 집계 코드를 단 한 줄로 압축합니다. - 협업: 누구나 읽고 이해할 수 있는 코드로 팀 간 커뮤니케이션이 원활해집니다. 여러분의 데이터 인프라에 OpenSearch가 있다면, 오늘 당장 복잡한 JSON 대신 PPL을 입력해 보시길 권합니다. 단순히 쿼리 언어를 바꾸는 것을 넘어, 데이터 속에 숨겨진 인사이트를 발견하는 속도가 달라질 것입니다.
2026.01.07
기술이야기
하이브리드 클라우드 모니터링에 Zenius EMS가 필요한 4가지 이유
기술이야기
하이브리드 클라우드 모니터링에 Zenius EMS가 필요한 4가지 이유
오늘날 기업의 IT 인프라는 퍼블릭 클라우드와 프라이빗 클라우드(또는 온프레미스 환경)를 함께 사용하는 하이브리드 클라우드 구조로 빠르게 전환되고 있습니다. 이처럼 두 환경의 장점을 결합한 하이브리드 클라우드는 유연한 확장성과 높은 보안성을 동시에 확보할 수 있어, 다양한 산업 분야에서 널리 채택되고 있습니다. 하지만 하이브리드 클라우드 환경은 운영 가시성을 확보하고, 시스템 전반을 효율적으로 관리하는 부분 등에서 어려움이 있습니다. 특히 서로 다른 환경을 하나의 관점에서 통합적으로 모니터링하려면, 기존의 단일형 관제 시스템만으로는 분명한 한계가 존재합니다. Zenius EMS는 이러한 복잡성을 해결하기 위해 설계된 지능형 IT 인프라 통합 모니터링 솔루션입니다. 다양한 인프라를 하나의 프레임워크 안에서 통합 관리할 수 있도록 돕고, 자동화된 장애 대응 기능과 대규모 인프라 수용 능력을 함께 갖추고 있어, 복잡한 클라우드 운영 환경에서도 안정성과 효율성을 동시에 실현할 수 있습니다. 그렇다면 구체적으로 Zenius EMS가 하이브리드 클라우드 모니터링에 왜 필요한지 네 가지로 나눠서 살펴보겠습니다. Zenius EMS가 하이브리드 클라우드 모니터링에 필요한 네 가지 이유 1) 다양한 인프라를 하나의 화면에서 통합 관리 Zenius EMS는 각 인프라 유형에 최적화된 전용 모듈을 통해 인프라 상태와 성능을 체계적으로 수집하고 분석합니다. 예를 들어, CMS 모듈(Zenius CMS)은 클라우드 서비스별 리소스 상태, 사용 지표, 비용 초과 알림 등을 통합해 관리하며, K8s 모듈(Zenius K8s)은 클러스터 전체 구성요소의 상태, 리소스 사용률, 이벤트 발생 내역을 실시간으로 관제합니다. 또한 자동 생성되는 Topology Map을 통해 워크로드 간 연관 관계와 서비스 흐름을 시각적으로 표현할 수 있어, 클러스터 내부에서 발생하는 병목이나 장애 영향을 직관적으로 파악할 수 있습니다. APM 모듈(Zenius APM)은 웹 애플리케이션의 트랜잭션 처리량, 응답 지연, 사용자 행동 흐름 등을 실시간 분석하며, 동시에 WAS, DB, 외부 연계 시스템 등 전체 요청 경로 상의 성능 병목을 식별할 수 있습니다. NPM 모듈(Zenius NPM)은 커널 수준에서 수집한 네트워크 트래픽 데이터를 기반으로, 장비 단위가 아닌 프로세스 단위의 통신 현황을 분석하여 어떤 서비스가 어느 포트, 어느 서버와 언제 얼마나 통신했는지를 정확하게 추적할 수 있도록 돕습니다. 특히 Zenius EMS의 큰 강점은, 이러한 각기 다른 모듈들이 단순히 병렬적으로 구성되는 것이 아니라, 하나의 통합 관제 프레임워크 내에서 상호 연동되어 작동한다는 점입니다. 예를 들어, K8s 모듈과 APM 모듈을 연계하면, 클러스터 내 서비스의 성능 저하가 애플리케이션 차원에서 어떤 영향을 주는지를 교차 분석할 수 있으며, 그 결과를 기반으로 장애 발생 원인을 보다 정밀하게 추적할 수 있습니다. Zenius EMS는 단일 뷰 기반의 통합 화면 구성과 모듈 간 연계 분석 기능을 통해, 복잡한 하이브리드 인프라 환경에서도 인프라 상태를 실시간으로 가시화하고, 장애의 흐름과 구조를 맥락적으로 이해할 수 있도록 지원합니다. 2) 운영 자동화와 예측 분석으로 장애 대응 시간 최소화 하이브리드 클라우드 환경에서는 장애가 언제, 어디서, 어떤 형태로 발생할지 예측하기 어렵기 때문에, 수동적인 장애 대응 방식으로는 복잡한 인프라 환경을 안정적으로 운영하기 어렵습니다. Zenius EMS는 운영자의 개입을 최소화하면서도 정확하고 빠르게 대응할 수 있는 자동화된 장애 관리 체계를 내장하고 있습니다. 먼저, Agent가 각 인프라 노드나 애플리케이션에 설치되어 이벤트 발생을 실시간으로 감지하며, 감시정책에 따라 자동으로 알림을 전송하고, 장애의 심각도에 따라 최대 3단계까지 에스컬레이션 (escalation)되는 체계를 제공합니다. 복구가 완료되면, 시스템은 정상 상태로의 전환 여부를 다시 감지하고, 담당자에게 자동 통보함으로써 알림 누락이나 대응 지연을 최소화합니다. 또한 Zenius EMS는 장애 발생 당시의 인프라 상태를 Snapshot 형태로 저장하여 이후 원인 분석에 활용할 수 있습니다. 단순한 수치 기록을 넘어서 해당 시점의 구성요소 상태, 트래픽 흐름, 애플리케이션 반응 시간 등 실시간 운영 데이터 전체를 캡처할 수 있어 문제 발생의 맥락을 복원하는 데 용이합니다. 저장된 장애 이력은 Knowledge DB에 축적되며, 유사 장애 발생 시 자동으로 과거의 대응 이력을 불러와 선제적인 조치를 제안합니다. 이와 함께 Zenius EMS는 AI 알고리즘 기반의 성능 예측 기능도 지원합니다. 장기간 축적된 메트릭 데이터를 분석해 자원 사용률 급증, 트래픽 편중, 프로세스 과부하 같은 이상 징후를 사전에 감지하고, 장애로 이어지기 전 조치를 취할 수 있도록 도와줍니다. 이로써 Zenius EMS는 장애 탐지, 원인 분석, 대응, 재발 방지, 선제 대응까지 운영 전 과정을 자동화하고 지능화된 방식으로 처리할 수 있는 환경을 제공합니다. 3) 대규모 환경에서도 안정적으로 작동하는 구조 Zenius EMS는 복잡한 구성과 대규모 트래픽이 동시에 존재하는 엔터프라이즈급 인프라 환경에서도 안정성과 성능을 유지할 수 있는 구조적 기반을 갖추고 있습니다. 단일 Manager Set만으로도 최대 1,500대 이상의 서버를 동시에 관제할 수 있으며, SIEM 모듈 기준 초당 160만 건의 데이터 입력을 처리할 수 있는 고성능 분석 엔진을 보유하고 있습니다. 이는 TTA 인증을 통해 공식적으로 성능을 입증받은 결과입니다. Zenius EMS는 전체 시스템이 초경량 매니저 및 에이전트 구조로 설계되어 있어 낮은 리소스 점유율로도 높은 처리 효율을 유지할 수 있습니다. 모듈 간 데이터 전달 및 상호작용도 최소한의 네트워크 부하로 작동되도록 설계되어, 대용량 환경에서도 병목 없이 관제 품질을 유지합니다. 특히 확장된 환경에서는 모듈 추가만으로 수용량을 유연하게 늘릴 수 있어, 인프라 확장에 따른 별도의 구조 변경 없이 유연한 확장 대응이 가능해, 인프라 변화에 빠르게 적응할 수 있습니다. 또한 Zenius EMS는 국내외 주요 클라우드 서비스 제공업체(CSP)의 마켓플레이스 8곳에 등록되어 있어, 클라우드 환경에서도 간편하고 신속한 도입이 가능합니다. 이미 다양한 산업의 대규모 고객 환경에 적용되어 성능과 안정성을 입증했으며, 이를 통해 높은 기술적 신뢰성을 확보하고 있습니다. 4) 검증된 안정성과 지속적인 기술 지원 Zenius EMS는 기능적 완성도뿐 아니라, 현장 중심의 운영 안정성과 체계적인 기술 지원 역량을 함께 갖춘 IT 인프라 관제 솔루션입니다. 현재까지 공공, 금융, 의료, 제조 등 다양한 산업 분야에서 1,000여 개 이상의 고객사에 도입되어 실제 운영되고 있으며, 10년 이상 장기 사용 고객 비율이 34%를 넘어설 만큼 높은 충성도와 신뢰를 확보하고 있습니다. 구축 이후에도 Zenius EMS는 단순한 모니터링 시스템을 넘어, 지속 가능한 운영 경험을 제공합니다. 고객 전담 엔지니어가 상시 유지보수와 기술 지원을 전담하며, 운영 중 발생하는 이슈에 신속하고 일관된 대응이 가능하도록 ServiceDesk 체계가 마련되어 있습니다. 또한, 15년 이상의 현장 경험을 가진 전문 엔지니어 인력이 직접 대응하며, QA 전담 테스트팀은 신규 기능이나 환경 변경 시 사전 안정성 검증을 통해 서비스 품질을 철저히 관리합니다. 더불어, 정기적인 제품 고도화와 보안 패치가 지속적으로 이루어지고 있으며, 고객 환경의 변화에 따른 모듈 기능 확장이나 커스터마이징 요청에도 유연하게 대응하고 있습니다. 이러한 운영 지속성과 기술 지원 체계는 Zenius EMS의 큰 강점으로 꼽힙니다. 하이브리드 클라우드 환경은 단순히 퍼블릭과 프라이빗 인프라를 병행해 사용하는 차원을 넘어, 가상화, 컨테이너, 다양한 클라우드 리소스들이 유기적으로 얽혀 있는 복잡한 구조로 변화하고 있습니다. 이처럼 다양한 인프라가 서로 연결되어 있는 환경에서는 단일 장애가 전체 서비스에 어떤 영향을 주는지를 파악하는 일조차 쉽지 않으며, 과거의 이슈와 연관된 맥락까지 함께 분석할 수 있어야 보다 정확하고 신속한 운영이 가능해집니다. Zenius EMS는 단일 리소스 중심의 수치나 지표 제공에 머무르지 않고, 전체 인프라 구조를 맥락적으로 해석하고, 실시간 자동화 및 예측 분석 기능을 통해 장애를 사전에 방지하며, 발생한 이슈에 대해서도 구조적 흐름 안에서 진단할 수 있는 환경을 제공합니다. 여기에 더해, 대규모 인프라 환경에서도 안정적으로 동작할 수 있는 구조와 운영자의 부담을 줄여주는 기술 지원 체계, 그리고 수많은 현장 경험을 통해 검증된 운영 안정성까지 더해지면서, Zenius EMS는 단순한 모니터링 도구를 넘어 하이브리드 인프라 운영을 실질적으로 뒷받침하는 기반 플랫폼으로 자리 잡고 있습니다.
2025.06.12
기술이야기
가트너부터 딜로이트까지, 2024 IT트렌드 총정리
기술이야기
가트너부터 딜로이트까지, 2024 IT트렌드 총정리
지난해는 AI를 중심으로 IT 전 분야에서 혁신적인 변화가 있었고, 올 2024년에는 변화의 속도가 더 빨라질 것으로 예상됩니다. 따라서 이와 같은 빠른 변화를에 얼마나 잘 대처하는지가 점점 더 중요해지고 있는데요. 변화를 더 자세하고 빠르게 파악하기 위해서 가트너, 딜로이트, 포레스터 리서치가 발표한 2024 IT 트렌드의 핵심 내용을 모아봤습니다. 。。。。。。。。。。。。 가트너, AI가 가져올 구체적인 변화에 주목하다 가트너는 AI TRiSM부터 Machine Customers까지 총 10개의 주제로 2024년 IT 트렌드를 정리했습니다. 특히 AI와 클라우드를 통한 산업에서의 구체적인 변화에 주목했는데요. 자세한 내용을 살펴보겠습니다. [1] AI TRiSM: AI의 신뢰, 위험 및 보안 관리 AI TRiSM(AI Trust, Risk, and Security Management)은 인공지능 시스템의 신뢰성, 위험, 보안을 관리하는 프레임워크입니다. AI가 윤리적이고 공정하며 투명해야 함을 의미하며, 잠재적 위험을 식별하고 완화하는 데 중점을 둡니다. 보안 관리는 AI 시스템을 사이버 공격과 데이터 유출로부터 보호합니다. AI TRiSM은 의료·금융·자율주행 차량 등, 다양한 분야에서 AI의 안전하고 책임 있는 사용을 보장하는 데 필수적입니다. 이를 통해서 AI 기술의 지속 가능한 발전과 사회적 신뢰를 유지할 수 있습니다. [2] CTEM: 지속적인 위협 노출 관리 Continuous Threat Exposure Management(CTEM)은 사이버 보안 분야에서 조직의 지속적인 위협 노출을 관리하는 전략입니다. 이 방법론은 실시간 모니터링, 자동화된 위험 평가, 적응적 대응 전략을 포함하며 장기적으로 비즈니스의 연속성을 보장하는데 기여합니다. 예를 들어 금융 서비스 회사는 네트워크와 시스템을 지속적으로 스캔하여 취약점을 탐지하고, 감지된 위협에 대해 우선순위를 매겨 신속하게 대응해야 합니다. 또한 소프트웨어 개발 회사는 개발 중인 소프트웨어와 인프라를 모니터링하여 보안 취약점을 조기에 발견하고, 자동화된 도구를 사용해 코드의 취약점을 수정해야 합니다. [3] Sustainable Technology: 지속 가능한 기술 지속 가능한 기술은 환경 영향을 줄이고 지속 가능성을 촉진하는 혁신 및 관행을 포함합니다. IIoT(산업용 사물 인터넷) 센서와 AI를 사용하여 공급망 작업을 최적화하고, 탄소 배출을 줄이며 전반적인 장비 효율성을 향상시키는 산업이 좋은 예입니다. 또한 자급자족 LED 조명, 전기 교통, 태양 에너지, 탄소 포집 및 저장 기술 등의 지속 가능한 기술과 관행도 포함됩니다. 가트너는 또한 지속 가능한 기술이 위험 감소, 운영 효율성 향상, 경쟁 우위 획득, 인재 유치, 환경 및 사회적 책임 강화와 같은 비즈니스 이점을 제공한다고 강조합니다. [4] Platform Engineering: 플랫폼 엔지니어링 플랫폼 엔지니어링은 개발자와 사용자가 쉽게 사용할 수 있는 도구, 기능 및 프로세스 세트를 제공하는 방식입니다. 사용자의 생산성을 높이고 부담을 줄이는데 중점을 둡니다. 플랫폼 엔지니어링은 사용자의 특정 요구와 비즈니스 요구에 맞게 플랫폼을 수정합니다. 전담 제품 팀은 재사용 가능한 도구와 적절한 기능을 제공하며, 사용자 친화적인 인터페이스 솔루션을 제공합니다. 자동화된 프로세스 및 의사 결정을 위한 기초를 제공하며, 복잡한 상황에서도 디지털 개발을 가속화하게 하는 Be Informed 플랫폼이 좋은 예입니다. [5] AI-Augmented Development: AI 증강 개발 소프트웨어 개발 과정에서 AI를 활용하여 개발자의 작업을 돕고, 테스트 플랫폼과 문서 작성을 지원하는 것을 뜻합니다. GitHub Copilot, Replit GhostWriter, Amazon CodeWhisperer와 같은 AI 기반 코드 생성 서비스가 좋은 예입니다. 이러한 AI 기반 코딩 도우미를 사용하여 업무의 효율을 높일 수 있지만, AI가 오류를 발생시킬 수 있고 독창적인 코드를 생성할 수 없기에 개발자의 역할은 여전히 중요합니다. [6] Industry Cloud Platforms: 산업 클라우드 플랫폼 Industry Cloud Platforms은 특정 산업에 특화된 기능을 제공하는 클라우드 서비스입니다. SaaS(Software as a Service), PaaS(Platform as a Service), IaaS(Infrastructure as a Service)를 결합하여 업계별 맞춤형 기능을 제공합니다. 구체적으로 네 가지의 서비스를 예로 들 수 있습니다. ◾ AWS for Healthcare AWS는 의료 산업에 특화된 클라우드 서비스를 제공하여 의료 데이터 관리, 환자 관리, 의료 연구 등을 지원합니다. ◾ Microsoft Cloud for Financial Services 금융 산업에 맞춤화된 클라우드 솔루션을 제공하여 은행업, 보험 업계에서 사용되고 있습니다. ◾ GCP for Retail Google은 소매 산업에 특화된 클라우드 서비스를 통해 고객 데이터 분석, 재고 관리, 전자상거래 솔루션 등을 지원합니다. ◾ IBM Cloud for Telecommunications 통신 산업에 최적화된 클라우드 서비스를 제공하여 네트워크 운영, 고객 서비스 향상, 신기술 적용 등을 지원합니다. 이러한 산업별 클라우드 플랫폼은 기업이 보다 효율적으로 운영하고 혁신을 가속화하는 데 도움을 줍니다. [7] Intelligent Applications: 지능형 애플리케이션 Intelligent Applications은 인공지능(AI)과 머신러닝 기술을 활용하여 데이터를 분석하고, 사용자 행동을 예측하는 등의 기능을 제공합니다. 자동화된 의사결정, 사용자 맞춤형 경험 제공, 그리고 비즈니스 프로세스의 효율성 향상을 위해 설계되었습니다. 예를 들어 고객 서비스를 위한 AI 기반 챗봇, 데이터 분석을 통해 사용자에게 맞춤형 추천을 제공하는 소매 애플리케이션, 또는 실시간 의료 데이터 분석을 제공하는 헬스케어 애플리케이션 등이 있습니다. Salesforce Einstein, Google Cloud AI, IBM Watson, Microsoft Azure AI가 지능형 애플리케이션에 해당합니다. [8] Democratized Generative AI: 민주화된 생성 AI Democratized Generative AI는 인공지능의 생성 능력을 널리 사용할 수 있게 하는 개념으로, 비전문가도 쉽게 사용할 수 있는 AI 도구와 플랫폼을 의미합니다. 창작물 생성, 데이터 분석, 예측 모델링 등 다양한 분야에서 사용됩니다. 구체적인 서비스나 회사로는 OpenAI의 GPT-, Google의 DeepMind, Adobe의 Sensei와 같은 플랫폼들이 이에 해당합니다. 이러한 도구들은 사용자가 복잡한 알고리즘을 직접 다루지 않고도 AI의 혜택을 누릴 수 있게 해줍니다. [9] Augmented Connected Workforce: 증강 연결된 노동력 기술을 활용하여 직원들의 작업 능력을 향상시키고 원격 협업을 강화하는 전략입니다. 가상 현실, 증강 현실, 인공지능 등을 포함하는 다양한 기술을 활용하여 직원들이 더 효율적이고 효과적으로 협업하고 작업할 수 있도록 지원합니다. Microsoft의 HoloLens와 같은 증강 현실 기기나 Slack, Microsoft Teams와 같은 협업 플랫폼이 좋은 예입니다. 이러한 기술들은 직원들이 시간과 장소의 제약 없이, 효과적으로 협업하고 작업할 수 있는 환경을 만들어줍니다. [10] Machine Customers: 기계 고객 기계나 소프트웨어가 독립적으로 결정을 내리고 트랜잭션을 수행하는 시나리오를 말합니다. 예를 들어 IoT(사물 인터넷) 기기나 자동화 시스템이 소비자 역할을 수행하여 자동으로 주문하거나, 서비스를 요청하는 것입니다. Amazone Dash의 예시 소모품의 사용량을 체크하여 필요할 때 자동으로 주문하는 Amazon의 Dash Service가 대표적인 예입니다. 이러한 기술은 자동화된 공급 체인 관리와 효율적인 재고 관리 등에 기여하며, 비즈니스와 소비자 모두에게 편리함을 제공합니다. 딜로이트, 6가지 트렌드에 주목하다 딜로이트(Deloitte)는 2024 IT 트렌드를 아래와 같은 여섯 개의 주제로 정리했습니다. [1] 공간 컴퓨팅과 메타버스 메타버스는 기업의 주요 도구로 자리 잡고 있으며, 공간 컴퓨팅 기술도 점점 더 중요한 역할을 할 예정입니다. 디지털 트윈, 5G, 클라우드, 엣지, AI 기술에 대한 투자가 이 변화를 주도하고 있습니다. [2] 생성형 AI 생성형 AI는 비즈니스를 개선하고 혁신을 촉진하는 강력한 도구로, 전략적 계획과 특정 비즈니스 요구에 초점을 맞추어 구현되고 있습니다. 기업은 이 기술을 통해 각 분야에서 높은 경쟁력을 확보할 수 있습니다. 사용자의 시청 패턴과 선호도를 분석하여, 개인화된 추천 콘텐츠를 제공하는 Netflix와 Spotify가 가장 기본적이고 좋은 예입니다. [3] 새로운 컴퓨팅 방식의 도입 비즈니스는 기존 인프라를 더 효율적으로 활용하고, 최첨단 하드웨어를 추가하여 프로세스를 가속화하고 있습니다. 일부 기업은 이전 컴퓨팅을 넘어서 클라우드, 엣지, 양자 컴퓨팅 등 새로운 컴퓨팅 방식을 모색하고 있습니다. [4] 개발자 경험 강화(DevOps를 넘어 DevEx로) 기술 인재를 유치하고 유지하기 위해 회사들은 개발자 경험에 초점을 맞추고 있습니다. Github Copilot 같은 코드 자동 완성 및 분석 도구의 도입, 통합 개발 환경(IDE) 최적화, 컨테이너화 및 오케스트레이션 도구 도입 등이 이에 해당합니다. 이러한 노력은 결국 최종 사용자의 경험을 향상시켜 비지니스 성과를 높여줄 예정입니다. [5] 합성 미디어 시대의 진실 방어 AI의 부상으로 인해 악의적인 딥페이크 콘텐츠가 증가함에 따라, 각 기업과 조직들은 유해 콘텐츠를 식별하고 잠재적 공격을 예측하기 위한 방법을 도입하고 있습니다. 특히 2024년은 미국 대통령 선거 등 중요한 이벤트가 많기에 중요한 이슈로 떠오를 예정입니다. [6] 기술적 부채에서 기술적 웰니스로 각 회사와 조직은 기존 코어 시스템, 인프라, 데이터, 애플리케이션을 포함한 노후화된 시스템을 현대화해야 합니다. 이를 위해 정기적인 점검과 예방적 관리에 중점을 두는 새로운 접근 방식이 필요합니다. 포레스터 리서치, 생성형 AI와 디지털 혁신에 주목하다 포레스터 리서치에 따르면 전 세계 기술 분야에 대한 투자는 5.3% 증가할 것으로 예상됩니다. 이 중 금융 서비스와 헬스케어가 가장 빠른 성장세를 보일 것이고, 클라우드 컴퓨팅을 포함한 IT 서비스와 소프트웨어 분야는 2027년까지 가장 높은 비중을 차지할 예정입니다. 또한 기업이 위험을 줄이고 경쟁력을 확보하기 위해선 생성형 AI, 그리고 녹색 및 디지털 혁신 등에 주목해야 합니다. 생성형 AI 생성형 AI는 2024년에 중요한 역할을 할 것으로 예상됩니다. 대형 컨설팅 회사들은 생성형 AI에 큰 규모의 투자를 할 것이며, 해당 기업들은 경쟁력을 높이기 위해 AWS, Microsoft Azure, GCP 등과 파트너십을 맺을 것으로 예상됩니다. 이제 각 기업이 생성형 AI를 활용하여 실질적인 이윤을 추구하기 시작할 것이기 때문에, 2024년을 '의도적 AI 시대(era of intentional AI)의 원년'이라고도 말할 수 있습니다. 녹색 및 디지털 혁신 데이터 센터의 에너지 효율을 높이기 위한 노력이 진전을 보이고 있습니다. 2030년까지 데이터 센터를 탄소 중립으로 만들겠다는 약속이 강화되고 있습니다. 이는 지속 가능하고 환경친화적인 기술로의 전환의 시작을 뜻합니다. 기술 리더들의 도전 기술 분야의 리더들이 인재를 발굴하고 비즈니스 전략과 기술을 조화시키는데 어려움을 겪을 것으로 예상됩니다. 또한 AI와 관련된 기술의 수요가 빠르게 증가할 것이기에, 관련된 기술과 경험을 기르는 것도 매우 중요해지고 있습니다. 마지막으로 포레스터는 기업들의 경쟁력 유지와 성장 촉진을 위해 위와 같은 트렌드를 빠르게 받아들여야 한다고 강조했습니다. 매튜 구아리니 포레스터 리서치 부사장은, "전체 기술 전략을 핵심까지 현대화하고 조직과 운영을 크게 향상시켜야 성과를 얻을 수 있다"라고 말했습니다. 。。。。。。。。。。。。 가트너, 포레스터 리서치, 딜로이트가 전망한 2024 IT 트렌드를 살펴봤습니다. 트렌드를 아는 것에서 그치는 것이 아니라 발 빠르게 대응하는 것이 가장 중요합니다. 브레인즈컴퍼니는 트렌드에 빠르고 효과적으로 대응할 수 있도록, 제니우스(Zenius)를 통해 쿠버네티스(Kubernetes)를 비롯한 프라이빗/퍼블릭/하이브리드 클라우드 환경, 온-프레미스 환경 모두를 완벽하게 관리할 수 있는 서비스를 제공하고 있습니다. 또한 브레인즈컴퍼니의 자회사인 에이프리카는 AI 비즈니스를 위한 쿠버네티스 기반의 AI 개발 통합 플랫폼 솔루션과, 멀티 클라우드 통합 관리 플랫폼(CMP) 솔루션을 제공하고 있습니다(?에이프리카 솔루션 자세히 보기). 힘차게 시작한 2024년, 올 한 해는 또 얼마나 큰 변화가 있을까요? 이 글을 읽으시는 모두가 변화에 앞서가서 성공 스토리를 만들 수 있기를 기원합니다.
2024.01.19
회사이야기
[전시회] 브레인즈컴퍼니가 소프트웨이브2023에서 주목받은 이유
회사이야기
[전시회] 브레인즈컴퍼니가 소프트웨이브2023에서 주목받은 이유
지난번 시간에는 「소프트웨이브2023」 전시회에 브레인즈컴퍼니가 참가하여, 전반적인 현장 스케치를 담았었는데요. 두 번째 이야기에서는 1) 브레인즈컴퍼니와 제니우스(Zenius)를 구체적으로 어떻게 알렸는지 2) 참관객분들의 반응은 어땠는지를 자세하게 살펴보려고 합니다. 브레인즈컴퍼니가 참가하여 대성황을 이루었던 소프트웨이브2023. 그날의 생생한 사진과 리얼한 후기도 있으니 주목해 주세요! 。。。。。。。。。。。。 선근님 인터뷰 국내 바이어 VIP 그룹 투어 전시회 첫날이었던 29일(수), 과기부 장관·국회의원·주요기업 임원진 등 주요 VIP 대상으로 브레인즈컴퍼니를 소개하는 시간이 있었습니다. 소개는 브레인즈 그룹 대표인 선근님께서 진행해 주셨어요! 선근님께서는 브레인즈컴퍼니·에이프리카 회사와 제품 소개를 시작으로, “앞으로 인공지능(AI)와 클라우드 분야를 선두하는 기업으로 거듭나겠다."라는 멋진 포부도 밝혀주셨습니다. 이번 소프트웨이브2023에서 브레인즈컴퍼니는, 다양한 콘텐츠로 참관객분들께 다가가려고 노력했는데요. 특히 프론트월, 백월 공간으로 나누어 설명한 부분이 좋은 반응을 얻었습니다. 참관객분들의 이목을 사로잡은 대시보드 제품별 브로슈어, 대시보드, 구축사례 안내 “대시보드가 너무 예뻐요” 프론트월에서 가장 많이 언급된 Best 답변 1위랍니다! 많은 참관객분들께서 제니우스의 통합 대시보드와 서비스 종합상황판 대시보드 등을 요리조리 살펴보셨는데요. “통합관제는 가시성이 무엇보다 중요하다고 생각해요. 그런 의미에서 제니우스의 대시보드는 가시성도 뛰어나고, 고객사 성격에 맞는 커스터마이징도 가능하며, UI적인 면도 우수하네요. 무엇보다 대시보드가 너무 눈에 띄어서 홀린 듯 부스에 들어올 수밖에 없었어요(웃음)” 라며 브레인즈컴퍼니와 제니우스 제품에 칭찬을 아낌없이 해주셨습니다! 이처럼 제니우스의 대시보드는 고객사 IT 업무 및 서비스 운영 현황을 한눈에 파악할 수 있도록 구성하고 시각화했으며, 고객사별 최적의 관제 화면을 구현해 드리고 있어요. 공공기관·대기업·금융권 등 1,000여 개의 성공적인 구축사례 안내를 통해 제니우스 제품에 신뢰성을 더했답니다! 제니우스 핵심제품을 한눈에 제니우스 제품별 소개, 시연 안내 백월 공간에서는 브레인즈컴퍼니의 4가지 핵심 제품을 직관적으로 확인할 수 있었는데요. 제니우스 EMS, APM, ITSM, SIEM을 파트별 담당자 엔지니어분들께서 제품 안내를 도와드렸습니다. 제니우스 EMS 제품을 통해 참관객분들께 통합관리 관제의 중요성, 실제 사례, 각 인프라별 관제의 중요성 등을 전달드렸었는데요. “실제 사례를 직접 눈으로 확인해 보니, 우리 회사에 도입하면 장애 예측이나 장애 시 대응에 편리할 것 같아요.”와 같은 반응이 대부분 차지했을 정도로 호응도가 좋았습니다. 제니우스 APM 또한, 사용자 관점에서 응답 시간관리가 점점 중요해지고 있음에 따라 EMS와 연계해서 사용할 수 있다는 ‘접근성’ 면에서 좋은 반응을 보여주셨는데요. “여러 제품을 쓰지 않아도, 제니우스 하나면 모든 관제가 가능하네요! APM을 도입해서 사용하면 한눈에 관리가 편할 것 같아요.”와 같은 뿌듯한 피드백을 주셨답니다. 。。。。。。。。。。。。 3일 동안 소프트웨이브2023 전시회를 통해 많은 참관객·고객 사분들과 마주하고 소통하며, 브레인즈컴퍼니와 자사 제품을 더 널리 알릴 수 있던 기회였습니다. 특히 브레인즈컴퍼니와 제니우스 제품에 대해 이미 관심을 갖고 방문해 주신 참관객분들이 많다는 점에서 뿌듯하기도 했답니다. 다시 한번 브레인즈컴퍼니와 제니우스 제품에 뜨거운 관심 주셔서 감사드립니다?♀️ 앞으로도 브레인즈컴퍼니는 고객분들께 좀 더 적극적으로 다가가기 위한 행사, 콘텐츠 등을 보여드릴게요. 여러분들의 많은 기대와 성원 부탁드리겠습니다! ?더보기 소프트웨이브2023 1탄도 있어요
2023.12.14
회사이야기
[전시회] 브레인즈컴퍼니 ‘소프트웨이브 2023’에서 새로운 비전 제시
회사이야기
[전시회] 브레인즈컴퍼니 ‘소프트웨이브 2023’에서 새로운 비전 제시
브레인즈컴퍼니가 11월 29일(수)부터 12월 1일(금)까지 삼성동 코엑스에서 국내 최대 소프트웨어(SW) 전시회인 「소프트웨이브 2023(소프트웨어 대전)」에 참가했어요. 자회사인 AI 전문기업 ‘에이프리카’와 함께 “AI, 클라우드 네이티브의 창을 열다. 디지털 플랫폼을 위한 Brainz Group”이라는 슬로건 아래 IT 분야의 새로운 비전을 제시하기 위해 참가한 것인데요. 「소프트웨이브 2023」 전시회는 참관객 3만 명, 국내외를 대표하는 320개 사, 557개 홍보 부스가 참가할 정도로 뜨거운 관심 아래 진행되었어요. 브레인즈컴퍼니와 에이프리카는 참관객분들께 자사 핵심 제품을 다채롭고 직관적으로 보여드리기 위해 세미나, 이벤트, 이 밖에도 다양한 콘텐츠를 마련했답니다. 3일 동안 많은 참관객분들과 마주하는 자리여서 더더욱 설레었던 소프트웨이브 2023 전시회. 그 현장감을 담은 후기 바로 시작할게요! 。。。。。。。。。。。。 브레인즈컴퍼니 부스 탐험 브레인즈컴퍼니와 에이프리카의 부스는 멀리서 봐도 한눈에 띨 정도로 웅장했는데요! 부스 곳곳에 브레인즈컴퍼니와 에이프리카의 제품을 다양한 형태로 구성해 보았어요. 참관객분들과 가장 처음 마주하는 안내데스크, 핵심 제품인 데모 영상과 대시보드 영상, 세미나 공간까지! 무엇보다 브레인저가 여러분들을 기다리고 있었답니다? 특히 데모 영상과 대시보드 영상을 통해 제니우스(Zenius)의 핵심제품인 EMS·APM·ITSM·SIEM을 직관적으로 소개해 드릴 수 있었는데요. 제품별 담당 엔지니어가 제니우스를 데모화면과 함께 직접 설명해 드리고 시연해 드리는 자리를 마련해서, 참관객 분들께 좋은 반응을 얻었어요! 브레인즈컴퍼니 x 에이프리카 세미나 Brainz Group Tech Talk 2023 브레인즈컴퍼니는 에이프리카와 함께 「Brainz Group Tech Talk 2023」 이름으로 세미나를 진행하기도 했는데요. ‘인공지능(AI) & 클라우드(Cloud)’를 성공적으로 디지털 전환하기 위한 네 가지 주제를 선보여드렸습니다. ▲광주과학기술원 사례로 본 대규모 AI 플랫폼 구축방안 ▲MLOps와 DevOps를 활용한 프라이빗 LLM 구축방안 ▲클라우드 전환기의 성공적인 IT 인프라 모니터링 방안 ▲디지털 플랫폼 정부의 클라우드 네이티브 구현 사례를 참관객분들께 보여드리는 자리를 가졌답니다. 이 밖에도 QR코드를 통해 온라인 설문 참여를 해주신 참관객분들에 한해, 스타벅스 커피 쿠폰 이벤트도 진행했어요. 이처럼 다양한 콘텐츠로 채워진 브레인즈컴퍼니 부스에 많은 참관객들이 몰리며 대 성황을 이루었습니다! 。。。。。。。。。。。。 소프트웨이브 2023 전시회를 통해 많은 고객분들과 마주하고, 저희 제품을 다양한 각도에서 알릴 수 있어 뿌듯하고 행복했던 시간이었어요. 자회사인 에이프리카와 함께해서 더더욱 뜻깊었답니다. 3일 동안 브레인즈컴퍼니와 에이프리카 큰 관심 보내주셔서 감사드리며, 앞으로도 IT 인프라 통합모니터링 분야뿐만 아니라 인공지능(AI) & 클라우드(Cloud) 분야에서 지속적으로 차별화된 서비스를 보여드릴게요! PS. 3일 동안 진행한 소프트웨이브 2023 전시회인 만큼 아직도 못다 한 얘기가 아직도 많아요. 다음에는 소프트웨이브 2023 못다 한 이야기 시즌2 콘텐츠로 돌아올게요-! To be continued…
2023.12.06
회사이야기
에이프리카와 2023년 상반기 공개채용
회사이야기
에이프리카와 2023년 상반기 공개채용
클라우드 및 인공지능 인프라 분야 전문가 대거 채용 브레인즈컴퍼니는 자회사인 에이프리카와 함께 신입 및 경력 사원을 대규모 공개 채용합니다. 이번 채용은 27일부터 다음 달 13일까지 진행합니다. 모집 분야는 ▲풀스택 개발자 ▲기술지원 엔지니어 ▲디자이너 ▲기술영업 ▲프리세일즈 ▲영업 ▲콘텐츠 마케터 ▲인사·총무 등입니다. 브레인즈컴퍼니와 에이프리카는 클라우드 및 인공지능 인프라 분야의 본격적인 사업확장을 위해 이번 채용을 공동으로 진행하며, 30명 가량 채용 예정입니다. 서류 접수는 사람인 포털을 통해 진행되며, 채용 절차는 필기 전형, 코딩테스트(개발자에 한함), 실무 인터뷰, 연봉 제시 순으로 이뤄집니다. 부문별 상세한 지원 자격과 우대사항은 사람인 포털에서 확인할 수 있습니다. 양사 홈페이지 메인의 공고 팝업창, 브레인즈컴퍼니 공식 페이스북 페이지, 인스타그램 등에서도 확인할 수 있어요. 강선근 브레인즈컴퍼니 대표는 "이번 채용으로 클라우드 네이티브 인프라 관리와 인공지능 솔루션 분야의 개발 및 영업력을 강화할 것으로 기대한다"고 밝혔습니다.
2023.02.27
사람이야기
2022 상반기 New Brainzer 인터뷰 | (2) 일반직 편
사람이야기
2022 상반기 New Brainzer 인터뷰 | (2) 일반직 편
'2022 상반기 NEW BRAINZER 인터뷰' 지난 개발자 편에 이어, 이번에는 일반직군 신규 입사자들의 이야기를 들어봤습니다. 인사, PR, 총무, Technical Consulting, 프리세일즈 등 다양한 직군의 브레인저가 느끼는 브레인즈컴퍼니! 함께 보러 가시죠. Question List 1. 자기소개 2. 업무소개 3. 브레인즈컴퍼니를 선택한 이유 4. 브레인즈의 매력 5. 성장을 느꼈던 순간 6. 브레인즈에서 이루고 싶은 목표 7. 예비 브레인저에게 한 마디 1. 안녕하세요! 저는 브레인즈컴퍼니 경영지원실 소속 하인혁입니다. 전공은 도시행정학으로, 첫 사회 경력으로 맡았던 총무 업무를 지금까지 쭉 해 오고 있습니다. 2. 주요 업무 위주로 말씀드리자면, ▲각종 일상 결의 및 비품/소모품 구매 ▲연차 관리 ▲건강검진/경조/라운지 관리 ▲법인 차량/자산/SW 및 라이선스 관리 ▲기타 총무 업무 등 여러 가지 지원 업무를 맡고 있어요. 3. 개인적으로는 이전 경력에 비해 여러 가지로 조건이 좋았기 때문입니다.ㅎㅎ 통근 거리, 자율 복장, 급여 등 입사를 위한 고민을 더 할 필요가 없었습니다! 또, 안정적 재무 구조 및 꾸준한 매출 실적 역시 회사를 선택한 중요한 이유 중 하나입니다. 4. 수평적 조직 문화를 통해 전 직원이 서로 배려하고 존중할 수 있는 환경을 만들어 나가고 있다는 점이 가장 마음에 들어요. 또, 다양한 복지 및 포상 제도가 존재한다는 점 역시 브레인즈컴퍼니만의 특색이라고 할 수 있어요. 5. 크게 두 가지를 꼽을 수 있을 것 같습니다! 먼저, 가끔 터지는 돌발 상황에 대응하는 새로운 업무를 맞딱뜨려지만 마무리지었을 때 한 단계 레벨 업하는 느낌이 듭니다. 업무 때문에 경찰 지구대에 제 발로 들어가 민원 신청하는 건 아무나 할 수 있는 경험은 아니죠?^^ 다음으로 새로운 외부 업체 사람들과 미팅 또는 협업하면서 갇혀 있던 제 시야가 트이는 경험을 할 때가 더러 있는데, 그 때 역시 레벨 업 하는 기분을 느껴요. 6. 누구나 장점과 단점을 함께 가지고 있듯, 저 역시도 장점과 단점을 가지고 있습니다. 물론 현재는 우리 회사에 적응해 나가는 시점으로, 다양한 경험을 통해 회사와 저 모두가 서로를 알아가고 있다 생각하는데요. 향후 잔뼈가 굵은 브레인저가 됐을 때는 보다 제 장점을 살릴 수 있는 업무를 하는 이른바 ‘전문가’로 거듭나고 싶습니다. 7. 신입사원으로서 믿고 따를 수 있는 ‘좋은 선임, 뛰어난 선임’들이 존재한다는 것은 본인의 커리어를 쌓는 데 가장 큰 메리트일 수 있는데요. 브레인즈컴퍼니에 그런 동료가 많다고 생각합니다. 더 나은 개발자, 더 나은 영업직, 더 나은 관리직으로 거듭나고 싶다면 브레인즈컴퍼니의 문을 언제든 두드려 주시길 바랍니다. 앞서 말한 긍정적인 회사 문화를 바탕으로, 각 분야 최고의 직원들이 지원자 여러분을 더 나은 존재로 발돋움할 수 있도록 도울 것입니다! 1. 안녕하세요, 저는 브레인즈컴퍼니 경영기획실에서 PR을 담당하고 있는 최순정입니다. 대학에서 국제통상학을 전공했지만, 졸업 후 언론사에서 기자 생활을 조금 하다가 공공기관 및 여러 스타트업에서 PR 업무를 쭉 해왔습니다. 2. 크게 언론 홍보/온라인 PR/사내 커뮤니케이션 이 3가지를 담당하고 있습니다. 좀 더 세부적으로 살펴보면, 언론 홍보의 경우 보도자료 작성 및 배포, 미디어 응대 등을 통해 대외적으로 브레인즈컴퍼니를 알리는 일이에요. 온라인 PR 업무로는 온드미디어(홈페이지 블로그, 네이버 블로그, 페이스북 등)에 잠재적 후보자와 고객 등을 타겟으로 하는 콘텐츠를 생산하고 있습니다. 때에 따라서는 채용 광고를 집행하거나 GA를 통해 통계 자료를 수집/분석하기도 하고요. 사내 커뮤니케이션은 사보 제작, 브행시/BB데이/CEO가 쏜다 등과 같은 사내 행사, 사내 캠페인 및 설문조사 등을 통해 사내 소통을 원활하게 하고, 브레인즈만의 고유한 기업문화를 정립해 나가는 일입니다. 3. 그동안 여러 스타트업을 옮겨 다니며 일을 해오다 보니, 좀 더 안정적이고 오래 다닐 수 있는 곳에 정착하고 싶었어요. 채용공고를 보고 브레인즈에 대해 조사하면서 꼭 입사하고 싶은 마음이 생겼었습니다. 22년 동안 적자 한 번 난 적 없이 업계 TOP 자리를 놓치지 않고 안정적으로 사업을 해오고 있었고, 지난해에는 코스닥에 상장해 연봉 천만원 인상까지 했더라고요. 그리고 브레인즈컴퍼니 블로그를 통해 해외 워크숍, 패밀리데이, 아침 무료 제공 등의 콘텐츠를 접하면서 직원들을 소중하게 생각하는 곳이라는 느낌을 받아 지원하게 됐습니다. 4. 입사 후 회사 만족도 조사를 진행한 적이 있는데요. 많은 브레인저들이 회사의 장점으로 좋은 동료와 수평적인 문화, 성장 등을 꼽았습니다. 저 역시 브레인즈의 가장 큰 매력은 좋은 동료라고 생각합니다. 회사원이라면 보통 회사에 출근하기 싫은 가장 큰 이유가 직장 상사나 동료 때문일텐데요. 하루 중 가장 많은 시간을 보내는 사람들과 맞지 않는다면 하루하루가 지옥같지 않을까요?ㅎㅎ 제가 경험했던 브레인저 대다수는 선한 사람들이고 모두 본인 분야에서 성과를 내고 있는 사람들이라고 생각합니다. 또, 무료 아침 식사, 해외 워크숍, 패밀리데이, 다양한 사내 행사 등 브레인저들이 행복하게 회사 생활을 할 수 있도록 많은 배려들이 곳곳에 묻어나 있는 곳인데요. 일례를 소개하자면, 브레인즈가 30명 남짓하던 시절 화장실에서 유축하는 여직원을 보고 충격을 먹은 선근님이 바로 여직원 휴게실을 만든 적이 있고요. 배우자 출산휴가가 흔하지 않던 시절부터 남자 직원들도 육아휴직을 보내주기도 했고요. 이런 따뜻한 배려들 덕분에 얼마 전에는 가족친화인증 기업으로 선정돼 대통령 표창을 받기도 했습니다. 개발 측면에서는 ‘찐 개발자’들이 모여 있다고 생각합니다. 얼마전 진행했던 개발자 인터뷰를 진행하면서, 오랜 시간 개발을 통해 깊은 전문성을 갖춘 분들이 많다는 것을 알게 됐습니다. 상반기에 입사한 신입 개발자 분과 사내 행사 때 대화를 나눈 적이 있었는데요. 부서장님을 존경하고 인정받고 싶다는 이야기를 하더라고요. 또, 다른 신입 개발자들 역시 많이 배우고 성장하고 있다고 전해 들었어요. 그만큼 전문성 있는 상사에게서 많은 것을 배워갈 수 있는 곳이라고 자부합니다! 이처럼 브레인즈컴퍼니는 좋은 환경에서 좋은 동료들과 함께 행복하게 회사 생활을 할 수 있는 곳입니다. PR 담당자로서 더 많은 자랑을 하고 싶지만, 이 정도로 끝내겠습니다. ㅎㅎㅎ 5. 얼마 전 좋은 홍보란 ‘결과를 예측할 수 있는 홍보’라는 글귀를 본 적이 있어요. 요즘 채용 브랜딩을 위해 다양한 콘텐츠를 생산해내고 있는데요. “이런 이야기를 들려주면 잠재적 후보자들이 지원하지 않을까”라고 예측하며 만들었던 콘텐츠가 입사 지원에 영향을 미쳤을 때 뿌듯함을 느꼈던 거 같아요. 그리고 입사 초기에 비해 시간을 덜 들이고 결과물을 내놨을 때 성장하고 있다는 느낌을 받았습니다. 6. 외부적으로는 많은 사람들이 ‘브레인즈컴퍼니’라는 단어를 들었을 때 “아, 거기!”라고 바로 알아차릴 수 있도록 하고 싶어요. 내부적으로는 브레인저들이 더욱 행복하게 일할 수 있도록 다양한 시도를 해 나갈 예정입니다. 7. 업계 1등 제품을 만드는 곳, 좋은 사람들이 모여 있는 곳, 근무환경이나 복지 등 어느 하나 부족한 것이 없는 곳이라고 생각합니다. 입사, 망설이지 않으셔도 됩니다. 입사하지 않는 분들은 좋은 기회를 놓치는 거겠죠?ㅎㅎㅎ 1. 안녕하세요. 브레인즈컴퍼니 경영기획실 천웅입니다. 저는 경영학을 전공하고 교육회사와 제조업에서 채용업무를 해왔습니다. 현재는 3번째 회사로 인사기획 업무를 하고 있습니다. 2. 현재 인사기획 업무 중 가장 많은 비중을 차지하고 있는 업무는 채용입니다. 22년의 업력을 가진 브레인즈컴퍼니가 추구하는 인재상이 변화된 환경에 적합한지에 대한 검토와 분석을 통해 자사에 보다 적합한 인재를 영입하기 위한 채용기획을 하고 있습니다. 그 외 업무로, 조직과 조직원의 성장을 돕는 교육훈련 및 성과 기획과 이를 지원하는 인사행정 업무를 하고 있습니다. 3. IT 업종에 대한 호기심이 있었습니다. 모든 업종별로 추구하는 가치가 달라 제도와 규정이 다르다는 것을 경험했는데요. 특히, IT 업종은 변화에 민감하게 반응하는 모습인데요. 브레인즈컴퍼니도 이러한 변화에 맞춰 수평적 조직문화를 만들기 위해 다양한 활동을 하고 있다는 것을 듣게 됐고, 변화의 중심에서 일해볼 수 있는 기회라고 생각해 선택하게 됐습니다. 4. 브레인즈컴퍼니는 커피향 가득한 성수동 카페거리에 있습니다. 분위기 좋은 맛집과 카페가 많아 퇴근 후 약속을 잡기도 좋고, 성수역이 가까워서 다른 지역으로 이동하기도 교통이 편리해요. 긴급하게 처리해야 하는 갑작스러운 야근이 발생한다면 저녁식사 드실 수 있게 야근비를 지원합니다. 그리고 8층 라운지 음료수는 항상 무한리필 되고요. 브레인즈컴퍼니는 2년 단위로 전 직원이 해외여행을 가고 있어요. 해외여행 이외에 매년 전직원의 20%는 세계 곳곳에서 열리는 전시회 참관단으로 해외연수를 갑니다. 코로나로 해외여행이 어려웠던 시기가 지나면서 2023년을 기대하고 있습니다. 5. 업종별/규모별로 경험해봤던 업무들이 환경별로 다르게 작동하는 것을 느끼고 환경에 맞춰 다른 버전의 자료가 만들어지는 순간에 성장하고 있다고 느껴요. 성장이라는 느낌이 드는 이유는 이미 정답이라고 생각하고 인정받았던 과거의 경험에서 벗어날 수 있었기 때문이 아닐까 생각됩니다. 6. 쉽게 읽기 어려운 사내 규정을 읽기 쉬운 자료로 만들고 싶습니다. 직장 생활을 하면서 동일한 문장도 읽는 사람에 따라서 다르게 이해하고 해석하는 모습을 많이 봤는데요. 누구나 이해할 수 있는 유튜브 영상이나 자료들을 만들고 싶어요. 7. 브레인즈컴퍼니의 개발환경은 동료들과 토론하는 것을 좋아하며 코드리뷰를 통해 동료들과 함께 성장하는 문화를 가지고 있습니다. 제품이 개발되는 것에 멈추지 않고 제품을 사용하는 고객의 의견을 경청하며 더 나은 제품을 만들기 위해 노력하고 있는데요. 동료들과 함께 성장하고 싶은 분들에게 브레인즈컴퍼니 입사를 추천합니다. 1. 안녕하세요. TechnicalConsulting팀의 박기민입니다. 전공은 전자공학이고, 이전에 해양로봇 주력 회사에서 개발자로 일한 경험이 있습니다. 2. SW 엔지니어로서 자사 주요 제품군인 Zenius 시스템 구축 프로젝트 업무를 하고 있습니다. 현재 나주사무소에서 TC팀 선배들과 같이 주요 고객사인 한국전력공사 및 타 사이트 유지보수를 담당하고 있어요. 3. 브레인즈컴퍼니 만의 제품인 Zenius 솔루션이 있다는 점, 직관적인 UI로 정보를 제공한다는 점, 고객과 소통해 니즈를 충족시켜 준다는 점이 선택하게 된 가장 큰 이유입니다. 4. 개인 일정 때문에 바쁠때도 항상 생각해주시고 챙겨주시는 팀원 분들, 여러 프로젝트를 경험하며 스스로가 성장할 수 있다는 확신이 든다는 점이 가장 큰 매력입니다. 한 곳에 집중이 아닌 여러 고객사들을 통해 멀티테스킹 능력도 기를 수 있다고 자부합니다. 5. 어떤 장애가 발생해 그 장애를 해결하기 위해 고민하고 여러 시각적으로 접근해 그 장애를 해결했을 때, 또 성취감과 시야가 조금씩 넓어지고 있다는 걸 느낄 때에 가장 성장한 것 같습니다. 6. 계속해서 문제 해결에 대한 시야를 넓히고 프로젝트를 도맡을 수 있는 인재가 되는 것이 목표입니다. 7. 입사할 때 가장 중요한 요소는 두가지라고 생각합니다. 첫째로, 화목한 사내분위기, 두 번째는, 개인의 성장 입니다. 화목한 사내 분위기에서 성장할 기회를 얻고 싶은 분들이라면 입사를 강력히 추천합니다. 1. 안녕하세요. 브레인즈컴퍼니 프리세일즈팀에서 근무하고 있는 유준영입니다. 저는 IT와는 크게 관련이 없는 산업경영공학과를 전공했지만, 새로운 분야에서 좋은 사람들과 재밌게 근무하고 있습니다. 2. 크게 봤을 때 두 가지로 나눌 수 있을 거 같아요. 내부에서 제품 관련 교육을 진행하거나 외부에서 제품 소개를 하는 업무 등 제품에 대한 발표를 진행하는 업무가 있고요. 브레인즈컴퍼니 제품이 경쟁력을 가질 수 있도록 제안서 및 제품 관련 자료들을 만드는 업무를 진행하고 있어요. 3. IT 관련 업종에서 근무를 하고 싶다는 생각을 가지고 직장을 알아보던 중, 브레인즈컴퍼니는 복지, 근무환경, 제품 등 상당히 좋은 기업으로 판단해 지원하게 됐습니다. 취업 준비를 하면서 많은 회사에 지원했지만, "꼭 이 회사에 붙었으면 좋겠다"라고 생각했던 회사라서 입사 확정 전화를 받고 기뻤던 기억이 있네요.ㅎㅎㅎ 4. 좋은 직장 동료 및 임원들이 있어서 따로 힘든 점 없이 행복한 직장생활을 이어나가고 있습니다. 또, 입사하고 한 번도 아침을 안 먹어 본 적이 없을 정도로 아침이 잘 나와서 매우 만족하고 있어요.(점점 살이 찌고 있습니다.ㅎㅎㅎ) 5. 초반엔 아는 것도 많지 않고 빨리 일을 처리해야겠다는 급한 마음에 실수가 잦아 다시 일을 하는 경우가 자주 있었는데요. 요즘엔 아는 것도 늘고(아직 많이 부족하지만ㅠㅠ) 좀 더 꼼꼼히 업무해야겠다는 생각을 가져서인지 실수가 줄어서 한 번에 업무가 완료되는 경우도 있었습니다. 이렇게 실수하지 않도록 노력하고 발전하는 자신을 보면서 더 좋은 사람이 된 것 같아 기분이 좋습니다. 6. 아직 거창한 목표를 세우기보다는, 현실적으로 업무에 대한 전문성을 가지고 싶습니다. 현재 근무기간이 오래되지 않아서 미숙한 부분이 많은데, 이러한 부분들을 더 열심히 노력해 전문성을 확보할 수 있도록 하겠습니다. 7. IT 인프라 모니터링 시스템 매출 1위, 평균 근속연수 10년. 이 두 가지 지표만 봐도 얼마나 좋은 회사인지 알 수 있습니다. 브레인즈컴퍼니에 입사하셔서 무제한 제공되는 커피와 간식을 함께 먹으며 좋은 시간 보낼 수 있길 바랍니다.
2022.12.16
1
2